| Titel: | Untersuchungen an Lamellensenksperrbremsen. |
| Autor: | A. Bergmann |
| Fundstelle: | Band 326, Jahrgang 1911, S. 295 |
| Download: | XML |
Untersuchungen an
Lamellensenksperrbremsen.
Von Dipl.-Ing. A. Bergmann.
(Fortsetzung von S. 283 d. Bd.)
Untersuchungen an Lamellensenksperrbremsen.
C2. Versuche bei betriebsmässigem Senken.
11. Versuchseinrichtungen und
-ergebnisse.
Bei den nachfolgenden Versuchen wurde die Last von Hand aufgewunden und dann
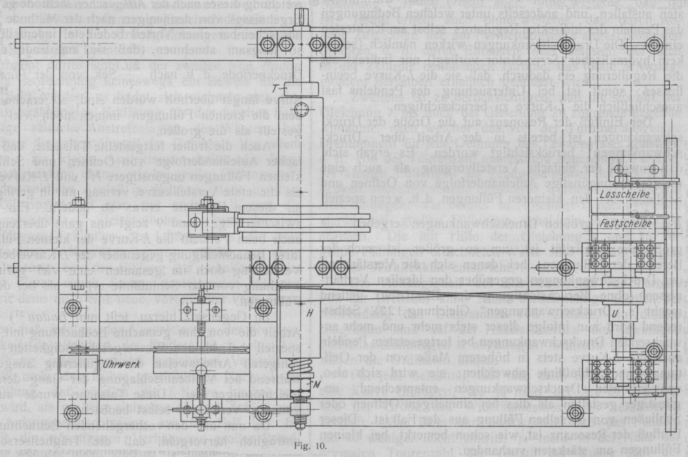
betriebsmäßig durch Motorantrieb gesenkt. Da der die Riemenscheibe H und die Stufenrolle U verbindende Treibriemen (Fig. 8–10), um bei den kleinen Scheibendurchmessern ein
Gleiten zu verhüten, sehr straff gespannt sein mußte, so drückte die
Riemenspannung die Riemenscheibe H fest gegen die
durchgesteckte Welle W. Der Widerstand, den die
Reibung in der Bohrung der Riemenscheibe H dem
Verschieben der Bremswelle entgegensetzte, blieb zwar infolge der guten
Schmierung ohne merkbaren Einfluß auf die Federspannung und konnte daher
vernachlässigt werden, wohl aber bewirkte die Riemenspannung eine Vergrößerung
der Momente R1, R2, R3, R4 und G, insbesondere der beiden Momente R1 und G. Diese Aenderung der Momente kam offenbar dadurch
zustande, daß der mit der Riemenscheibe H
festverschraubte Flansch E1 infolge des Riemenzuges leicht eckte. Er legte
sich infolgedessen einseitig mit seinen Randpartien an die Sperrscheibe S1 an, so daß zwar
die Reibungskraft des Momentes R1 die gleiche blieb, der Hebelarm ρ1 aber und damit
das Moment R1
selbst größer wurden. Außerdem kam durch das Ecken des Flansches E1 ein
exzentrischer Druck in das ganze System, auf den auch die Vergrößerung des
Gewindewiderstandes G zurückzuführen sein dürfte.
Weniger bedeutend war der Einfluß der Riemenspannung auf das Moment R2
+ R3
+ R4.
Aus Versuchen (Versuchsverfahren Kap. 5) ergab sich für den Anpressungsdruck P = 1 kg bei aufgelegtem Riemen
R1
+ R2
+ R3
= P • μ (ρ1 + ρ2
+ ρ3 + ρ4) = 1 • μ (ρ1 + ρ2
+ ρ3 + ρ4) = 5,15
kgcm,
G + R2 + R3
+ R4 = P • [r tg (α + φ) + μ ( ρ2
+ ρ3 + ρ4 )] = 1 • [r tg (α + φ) + μ (ρ2
+ ρ3 + ρ4 )] = 5,09
kgcm,
G + R1 = P[r tg
(α + φ) + μρ1] = 1 • [r tg (α + φ) + μρ1] = 1,274 kgcm;
R2
+ R3
+ R4 = 1 • μ ( ρ2
+ ρ3 + ρ4 ) = 4,483
kgcm,
R1
= 1 • μ • ρ1 = 0,667 kgcm, G =
1 • r tg (α + φ) =
0,607 kgcm,
tg (α + φ) = 0,449, α + φ = 24° 10',
φ = 7° 40', tg φ = 0,135;
bei nicht aufgelegtem Riemen
(vergl. Kap. 5 und Kap. 9).
Die Vergrößerung des Momentes R1 hatte nur eine Vermehrung der Motorarbeit beim
Lösen der Bremse zur Folge, sonst aber keinerlei Einfluß auf die an der
sinkenden Last angreifenden Kräfte; die Aenderungen des Momentes R1 brauchten daher
nicht weiter beachtet zu werden. Anders verhielt es sich mit der Vergrößerung
des Momentes G. Da sie von der jeweiligen
Riemenspannung und diese wieder von Temperatur, Luftfeuchtigkeit usw. beeinflußt
wurde, so war eine stete Kontrolle des Momentes G
erforderlich. Ebenso unterlag die Größe des Momentes R2
+ R3
+ R4 kleinen
Schwankungen. Zur Ermittlung der Momentensumme
G + R2 + R3
+ R4 = P • [r tg (α + φ) + μ ( ρ2
+ ρ3 + ρ4 )]
diente das in Kap. 5 angegebene Verfahren mit dem
Unterschied, daß nicht die Federwage, sondern das Moment
\frac{L\,\eta\,x}{n} der ohne Stoß angehängten Last den
Zug an der Lasttrommel ausübte. Der sich so ergebende Kontrolldruck ist durch
Striche zu beiden Seiten der Diagrammdrucklinie (Fig.
18) verzeichnet. Aus ihm läßt sich die Größe des Momentes G + R2 + R3
+ R4 für jedes
Diagramm feststellen und danach das Diagrammbeurteilen.
Hinreichend Zeit zur Beobachtung des Senkvorganges ließ sich durch
Einschalten der losen Rolle gewinnen; die angehängte Last blieb dauernd L = 50 kg, der Wirkungsgrad η = 0,91.
Textabbildung Bd. 326, S. 296
Fig. 18. Bremsdruckdiagramme aufgenommen beim Lastsenken. (V., der
natürlichen Größe.)
Die Ordinaten (Abstände der
Diagrammlinie von der O-Linie) geben den jeweiligen Bremsdruck, die
Abszissen die Zeit an; Indikatorvorschub 2,54 cm i. d. Sek.
Die Feder F am Kopf der Bremswelle wurde so
eingestellt, daß der Stellring T in der
Drucknullage gegen die Lasttrommel stieß, das Lüftspiel also = 0 war. Da der
Einfluß der Federstärke durch die grundlegenden Versuche klargestellt war, so
wurden die weiteren Versuche hauptsächlich mit der schwächsten verfügbaren Feder
Nr. 1 und der stärksten Nr. 3 gemacht.
Die Trägheitsmomente der Lasttrommel und der mit ihr verbundenen rotierenden
Massen hatten die Werte.
J1
= 0,1634; J2=
1,613; J3 = 2,847;
J4 = 5,736
kg-Sek.2 cm.
Zum Lastsenken ließen sich vermittels der Stufenrolle vier verschiedene
Geschwindigkeiten verwenden: 76, 107, 139 und 196 Umdr. der Bremswelle i. d.
Min. (gemessen an der Bremswelle selbst). Die höchste Geschwindigkeit (196 Umdr.
i. d. Min.) fand bei Benutzung von zwei Sperrscheiben keine Verwendung, da die
stoßartig wirkenden Druckschwankungen den Apparat zu zerstören
Tabelle 6.
Diagramme, aufgenommen bei Anwendung von zwei Sperrscheiben.
Umdr. der Bremswelle i. d. Min.
76
107
139
Feder Nr.
1
3
1
3
1
3
Trägheitsmoment der rot.
Massen
J
1
J
2
J
3
J
4
J
1
J
2
J
3
J
4
J
1
J
2
J
3
J
4
J
1
J
2
J
3
J
4
J
1
J
2
J
3
J
4
J
1
J
2
J
3
J
4
Mit Anlassen des Motors. Diagr.
Nr.
1
2
3
4
5
6
7
8
9
10
11
12
13
14
15
16
Mit Einrückend. Treibriemens. Diagr.
Nr.
17
18
19
20
21
22
23
24
25
26
27
28
29
30
31
32
33
34
35
36
37
38
39
40
Diagramme, aufgenommen bei Anwendung einer Sperrscheibe
Umdr. der Bremswelle i. d. Min.
76
139
196
Feder Nr.
1
2
3
1
3
1
3
Trägheitsmoment der rot.
Massen
J
1
J
2
J
3
J
4
J
1
J
2
J
3
J
4
J
1
J
2
J
3
J
4
J
1
J
2
J
3
J
4
J
1
J
2
J
3
J
4
J
4
J
4
Einrücken d.Treibriemens. Diagr.
Nr.
41
42
43
44
45
46
47
48
49
50
51
52
53
54
55
56
57
58
59
60
Mit Anlassen des Motors. Diagr.
Nr.
61
62
stören drohten. Die Motorgeschwindigkeit blieb, sobald der
Motor nach Ausschalten der Vorschaltwiderstände seine normale Umdrehungszahl
erreicht hatte, konstant.
Das Aufnehmen der Diagramme (Nr. 1–16 Fig. 18 und
Tab. 6) erfolgte nach dem in Kap. 3 beschriebenen Verfahren.
Um den Einfluß des schnelleren oder langsameren Einleitens der Senkbewegung zu
untersuchen, wurde bei einer Anzahl von Diagrammen (Nr. 17–40) der
Haupttreibriemen eingerückt, nicht der Motor angelassen. Der Antrieb erfolgte
hierbei sehr schnell, die Riemen hatten im ersten Augenblick große Kräfte zu
übertragen und glitten infolgedessen sehr leicht. Um dies zu verhindern,
verminderte man vor dem Einrücken des Riemens durch teilweises Lüften der Bremse
(von Hand) den Bremsdruck so weit, daß die Riemen von vornherein ohne Gleiten
durchzogen.
Auf Tab. 6 sind die näheren Umstände, unter denen die Diagramme aufgenommen sind,
angegeben. Der Vorschub der Diagrammpapiere betrug im Durchschnitt 2,54 cm/Sek.;
daraus ergaben sich für jeden Punkt der Diagrammlinie die zugehörigen
Zeiten.
Aus den Diagrammen geht hervor, daß sich im allgemeinen die Bremse auf einen
mutieren Druck einzustellen sucht. Dieser mittlere Druck stimmt bei den
Diagrammen mit gleichmäßig verlaufender Drucklinie Nr. 1 bis 13, 17 bis 34 und
37 fast ohne Abweichung mit der Höhe des Kontrolldruckes überein. Demnach ist
seine Größe
P_m=\frac{L\,\eta\,x}{n\,[r\,\mbox{tg}\,(\alpha+\varphi)+\mu\,(\rho_2+\rho_3+\rho_4)]}
. . . . . 17)
oder mit Benutzung der Abkürzung r tg (α + φ) + μ ( ρ2
+ ρ3 + ρ4 ) = b1
P_m=\frac{L\,\eta\,x}{n\,b_1} . . . . .
17a)
Theoretisch ergab sich der mittlere Bremsdruck aus
Gleichung 13
P_m=P_a+p\,\frac{\beta}{\delta},
wobei Pa = 0, C = 0 und,
da die Motorgeschwindigkeit konstant, auch e1 = 0 zu setzen war, zu
P_m=\frac{L\,\eta\,x}{n\,.\,\mu\,(\rho_2+\rho_3+\rho_4)}.
Das Fehlen des Gliedes r tg
(α + φ) in der theoretischen Gleichung erklärt
sich aus der Vernachlässigung des Widerstandes im Gewinde beim Aufstellen der
theoretischen Grundgleichungen. Uebrigens ist bei guter Schmierung der
Bremsschraube r tg (α +
φ) im Verhältnis zu μ ( ρ2
+ ρ3 + ρ4 ) so klein, daß
der Fehler praktisch nicht ins Gewicht fällt.
Die Bremse stellte sich um so eher auf den mittleren Druck ein, je geringer die
Federstärke (vergl. insbesondere Diagramm Nr. 10–12 und Nr. 14–16), das
Trägheitsmoment der mit der Last verbundenen rotierenden Massen und die
Senkgeschwindigkeit, und je allmählicher die Senkbewegung eingeleitet wurde
(vergl. die mit Riemen-Einrücken – plötzliches Einleiten – und die mit
Motor-Anlassen – allmähliches Einleiten – aufgenommenen Diagramme).
Bei hohen Drehgeschwindigkeiten der Bremswelle, größeren Trägheitsmomenten der
rotierenden Massen und schnellem Einleiten der Senkbewegung trat der Fall ein,
daß die Last nicht imstande war, die Beschleunigungsarbeit für die von ihr zu
bewegenden Massen schnell genug zu leisten und darin vom Motor unmittelbar
unterstützt werden mußte. Für die Zeit des Motorantriebes verlief, da das
Lüftspiel = 0 war, im Diagramm die Drucklinie auf der Nullinie (Diagramm Nr.
14–16 und 38–40). Wäre die Verbindung zwischen Motor und Bremswelle absolut
starr, so hätte der unmittelbare Motorantrieb stoßartig und nur für einen kurzen
Augenblick wirken müssen; die Elastizität des 6 m langen Baumwolltreibriemens
verteilte ihn auf eine längere Zeit (höchstens ½ Sek.). Der Einfluß des
unmittelbaren Motorantriebes der Bremswelle äußert sich in den Diagrammen durch
ein verhältnismäßig steileres und höheres Ansteigen der Bremsdrucklinie.
Auffallend ist die geringe Zunahme des Druckmaximums bei den mit den
Trägheitsmomenten J2, J3,
J4 und unter
sonst gleichen Verhältnissen aufgenommenen Diagrammen; nach den Ergebnissen der
grundlegenden Versuche mußten sich größere Unterschiede ergeben. Der Grund lag
in dem elastischen Treibriemen, der für größere Trägheitsmassen, d.h. bei
größeren Kräften in höherem Maße als elastisches Ausgleichsorgan wirkte als bei
kleinen.
Die Motorbelastung blieb, sobald sich die Bremse auf den mittleren Druck
eingestellt hatte, konstant. Da die beiden Gewindehälften der Bremse (Bremswelle
und Lasttrommel) bei konstantem Bremsdruck in relativer Ruhe zueinander blieben,
so hatte der Motor nur das Reibungsmoment Rx an dem Flächenpaar I und die Reibungswiderstände, wie Zapfen- und Zahnreibung, des
zwischen Bremse und Motor liegenden Getriebes zu überwinden.
12. Lastgeschwindigkeit beim
Senken.
Die theoretische Bestimmung der Lastgeschwindigkeit beim Senken ist zwar möglich,
da die Winkelbeschleunigung e2 der Lasttrommel durch Gleichung 9 und der Wert
von s durch Gleichung 16 bekannt sind, ergibt aber
im besten Fall nur Annäherungswerte und ist zudem sehr umständlich. Die
wirkliche Lastgeschwindigkeit läßt sich genau aus den Diagrammen entnehmen. Bei
konstanter Motorgeschwindigkeit ist die Winkelgeschwindigkeit der angetriebenen
Bremswelle konstant und gleich der mittleren Winkelgeschwindigkeit der
Lasttrommel
c_0=\frac{\mbox{Umdr. der Bremswelle i. d. Min.}}{60}\
\frac{1}{\mbox{Sek.}}.
Zur Bestimmung der Geschwindigkeitsänderungen bebenutzt man die
Bremsdruckdiagramme. Die Diagramme geben die Längenänderung s der Feder in der Zeit t und zugleich die Seiten Verschiebung der Welle an. Bei einer
Seitenverschiebung von d s in der Zeit d t beträgt die Verschiebungsgeschwindigkeit (s.
Fig. 19).
c=\frac{d\,s}{d\,t}=\mbox{tg}\,\gamma.
Textabbildung Bd. 326, S. 298
Fig. 19.
Ein Verschieben der Welle kann nur durch Unterschiede in
der Drehgeschwindigkeit von Bremswelle und Lasttrommel bewirkt werden. Die
Unterschiede sind wegen der in Welle und Trommel eingeschnittenen Schraube
proportional zur Verschiebungsgeschwindigkeit c der
Welle. Die relative Winkelgeschwindigkeit der Lasttrommel (gegenüber der
Bremswelle) beträgt für die Verschiebungsgeschwindigkeit c der Welle
c\,.\,\frac{1}{2\,r\,\pi\,\mbox{tg}\,\alpha}.
(r = Halbmesser, α = Steigungswinkel des Gewindes, x = Lasttrommelhalbmesser). Da sich das ganze
System mit der mittleren Winkelgeschwindigkeit c0 dreht, so ist die absolute
Winkelgeschwindigkeit der Lasttrommel
c_0+c\,\frac{1}{2\,r\,\pi\,\mbox{tg}\,\alpha}.
Daraus folgt die Lastgeschwindigkeit (Uebersetzung
zwischen Lasttrommel und Last 1: n)
\begin{array}{rcl}V&=&\left(c_0+c\,\frac{1}{2\,r\,\pi\,\mbox{tg}\,\alpha}\right)\,\frac{2\,x\,\pi}{n},\\
&=&\frac{\mbox{Umdr. d. Bremswelle i. d.
Min.}\,.\,2\,x\,\pi}{60\,.\,n}+\frac{x}{r\,\mbox{tg}\,\alpha\,n}\,\mbox{tg}\,\gamma.\end{array}
Allgemein ist die Lastgeschwindigkeit bei steigendem Druck (tg γ > 0) größer, bei abnehmendem (tg γ < 0) kleiner und in den Teilen der
Drucklinie, die parallel zur Nullinie sind (Druckmaximum, -minimum, konstanter
Druck, tg γ = 0), gleich der mittleren Lastgeschwindigkeit. Wenn es sich daher
nur um einen Vergleich der Lastgeschwindigkeitsänderungen handelt, genügt es,
die Druckdiagramme miteinander zu vergleichen; nur müssen die verglichenen
Diagramme so aufgezeichnet sein, daß für alle der Maßstab für die Federspannung
der gleiche ist.
Als Beispiel ist die Lastgeschwindigkeit aus den Diagrammen Nr. 36 und 40
berechnet. Die Umdrehungszahl der Bremswelle betrug 139 Umdrehungen i. d. Min.,
also die mittlere Lastgeschwindigkeit
V_0=\frac{139\,.\,2\,.\,x\,.\,\pi}{60\,.\,n}=\frac{139\,.\,2\,.\,3,4\,.\,\pi}{60\,.\,2}=24,7
cm/Sek.
Da die einzelnen Wellen ein und derselben
Diagrammlinie nahezu denselben Verlauf nehmen, genügte es, für jedes Diagramm
die Geschwindigkeitsänderung während einer Welle zu berechnen; zu diesem Zwecke
wurde die betreffende Welle in eine Anzahl geradliniger Abschnitte zerlegt,
daraus tg γ. und die Werte für
\frac{x}{r\,\mbox{tg}\,\alpha\,.\,n}\,\mbox{tg}\,\gamma
bestimmt und graphisch aufgetragen (s. Fig.
20).
Textabbildung Bd. 326, S. 298
Fig. 20.Lastgeschwindigkeit; Zeit in Sek.
Die Diagramme gestatten, Dauer und Größe der Geschwindigkeitsänderungen
unmittelbar abzulesen. Außerdem lassen sich aus ihnen Lastbeschleunigung und
Verzögerung ableiten, da sie gleich \frac{d\,v}{d\,t}= der an
die Geschwindigkeitskurve gelegten Tangente sein müssen. Hiervon kann man
Gebrauch machen, um die Beanspruchung des Lastseiles beim Senken zu ermitteln.
Diese ist am größten, wenn die Verzögerung am stärksten, also der Wert
\frac{d\,v}{d\,t} am größten ist. Mit bezug auf die Figur
wird die größte Verzögerung bei
Feder Nr. 1
\frac{d\,v}{d\,t_{(\mbox{max}_1)}}=\frac{3}{0,94}=3,2
cm/Sek.2;
bei Feder Nr. 3
\frac{d\,v}{d\,t_{(\mbox{max}_3)}}=\frac{3,05}{0,44}=6,93
cm/Sek.2.
Die Massenkraft der Last (L =
50 kg) infolge Verzögerung wird also bei
Feder Nr. 1
\frac{50}{981}\,.\,3,2=0,162 kg,
bei Feder Nr. 3
\frac{50}{981}\,.\,6,93=0,354 kg,
und die Belastung des Seiles (die Last hängt an zwei
Seilquerschnitten)
bei Feder Nr. 1
\frac{50+0,162}{2}=25,08 kg,
bei Feder Nr. 3
\frac{50+0,354}{2}=25,18 kg.
Die schwächere Feder ergibt also in jeder Hinsicht günstigere Resultate.
(Fortsetzung folgt.)