| Titel: | Schutz der Elektromotoren gegen Ueberlastung. |
| Autor: | K. Meller |
| Fundstelle: | Band 339, Jahrgang 1924, S. 79 |
| Download: | XML |
Schutz der Elektromotoren gegen
Ueberlastung.Nach dem Buche des
Verfassers „Die Elektromotoren...“ Berlin 1923,
Springer.
Von K. Meller.
MELLER, Schutz der Elektromotoren gegen Ueberlastung.
Wird ein Motor dauernd überlastet, so tritt eine immer stärker werdende
Erwärmung ein, die zu allmählicher Zerstörung der Isolation führt. Dadurch wird die
Isolation so weit verringert, daß dann an der am meisten geschwächten Stelle ein
Durchschlag erfolgt, durch den dann oft eine umfangreiche Zerstörung am Motor
eingeleitet wird. Beschädigungen an dem Motor werden aber auch ebenso durch ein
plötzliches Festbremsen veranlaßt, sobald nicht gleichzeitig ein Abschalten des
Motors erfolgt, da dann, besonders bei Gleichstrommotoren, durch ein sehr starkes
Ansteigen des Stromes eine unzulässige Erwärmung eintritt. Daher müssen bei jedem
Antrieb Schutzvorrichtungen vorgesehen werden, die den Motor und gleichzeitig auch
die Zuleitung zum Motor vor dem Verbrennen schützen sollen. Dazu dienen im
wesentlichen folgende Mittel:
Sicherungen. Das Prinzip der Sicherungen besteht in der
Verwendung eines Metalldrahtes, oder bei höheren Stromstärken eines Metallstreifens,
der so bemessen wird, daß er bei einer bestimmten Stromstärke durchschmilzt, wodurch
die Stromleitung unterbrochen wird. Bei einer Stromstärke bis zu 200 Amp. und 500
Volt können diese Drähte noch in sogenannten Patronensicherungen untergebracht
werden. Diese Patronen bestehen im wesentlichen aus einem starkwandigen
Porzellanhohlzylinder, in dem der Draht eingebettet ist. Eine technisch richtige
Patrone muß so durchgebildet sein, daß bei dem oft explosionsartig auftretenden
Durchbrennen des Drahtes keine Stichflamme oder Zerstörung der Patrone auftritt,
wodurch Kurzschlüsse und Brände entstehen können. Die Patronen werden in geeignete
Sicherungselemente eingesetzt und dadurch in den betreffenden Stromkreis
eingeschaltet. Bei größeren Stromstärken sind Metallstreifen gebräuchlich, die
zwischen 2 auf einer Isolierplatte angebrachten Klemmen befestigt werden. Zum Schutz
sind die Metallstreifen entweder in Röhren eingesetzt oder von einer Schutzkappe
umgeben. Wo ein öfteres Durchbrennen der Sicherungen zu erwarten ist, empfiehlt es
sich, bei den höheren Stromstärken die später beschriebenen Selbstschalter zu
verwenden.
Die Sicherungen werden für verschiedene Stromstärken (Nennstromstärken) gebaut, und
zwar beträgt die Abstufung der Nennstromstärke 2, 4, 6, 10, 15, 20, 25, 35, 50, 60,
80, 100, 125, 160 und 200 Amp. Entsprechend der Eigenart der Schmelzsicherungen,
die in erster Linie für die Sicherung der Verteilungsleitungen von
Beleuchtungsanlagen verwendet werden, ist es schwierig, eine richtige Auswahl und
Anpassung für den Schutz der Motoren zu erreichen. Dies liegt in der Charakteristik
der Sicherung, d.h. in der Abhängigkeit der Abschmelzzeit von der Ueberlastung.
Maßgebend für die Konstruktion der Patronensicherungen sind die vom Verband
Deutscher Elektrotechniker in nachstehender Tabelle festgelegten Daten:
Nennstrom Amp.
Niedrigster Prüfstrom
Höchster Prüfstrom
6– 10
1,5faches des Nennstromes
2,1faches des Nennstromes
15– 25
1,4faches des Nennstromes
1,75faches des Nennstromes
35–200
1,3faches des Nennstromes
1,6faches des Nennstromes
Den niedrigsten Prüfstrom müssen die Sicherungen bis 20 Amp.
mindestens eine Stunde, diejenigen bis 200 Amp. mindestens zwei Stunden aushalten;
mit dem höchsten Prüfstrom belastet müssen sie innerhalb dieses Zeitraumes
abschmelzen. Die Vorschriften gewähren daher in bezug auf die Ausführung der
Sicherungen ziemlich weiten Spielraum, wobei noch zu berücksichtigen ist, daß
Sicherungen, die sonst unter gleichen Umständen hergestellt sind, in ihrer
Charakteristik abweichen.
Textabbildung Bd. 339, S. 79
Abb. 1.Kennlinie einer Schmelzpatrone für 20 Amp.Nennstrom.
Textabbildung Bd. 339, S. 79
Abb. 2.Gekapselte Sicherung.
Abb. 1 zeigt beispielsweise die Charakteristik einer
20-Amp.-Sicherung bei besonders hoher Ueberlastung. Obwohl z.B. diese Sicherung zwei
Stunden lang 20 × 1,4 = 28 Amp. vertragen muß, tritt ein Durchschmelzen bei etwa 45
Amp. schon in 10 Sekunden, bei 50 Amp. schon in einer Sekunde ein. Unterhalb einer
Belastung von 45 Amp. nähert sich die Kurve asymptotisch einer Geraden. Da Motoren innerhalb
bestimmter Grenzen überlastbar sind, so muß die Sicherung diese Ueberlastungen noch
aushalten; ebenso muß sie den hohen Strom beim Anlauf vertragen ohne
durchzuschmelzen. Werden nun die Sicherungen für diese hohen Anlaufströme bemessen,
so bieten sie oft nur einen unvollkommenen Schutz gegen länger dauernde geringe
Ueberlastung. Beträgt z.B. der Nennstrom des Motors (entsprechend seiner
Dauerleistung) etwa 20 Amp. und der Anlauf ström das 2,5fache des Nennstromes, also
50 Amp. (beim Drehstrommotor mit Kurzschlußanker kann der Anlaufstrom noch höher
werden), so könnte wohl kaum eine 20-Amp.-Sicherung verwendet werden, da diese
entsprechend ihrer Charakteristik (Abb. 1) bereits
nach einer Sekunde abschmelzen würde, also innerhalb einer Zeit, während der die
meisten Motoren kaum angelaufen sein dürften. Wird aber eine 25-Amp.-Sicherung
verwendet, so würde sie zwei Stunden lang eine Ueberlastung von 25 × 1,4 = 35 Amp.
vertragen, was für das gewählte Beispiel einer Mehrbelastung des Motors von etwa 75
v. H. entspräche. Diese Ueberlastung würde der Motor aber nicht mehr so lange
aushalten. Hingegen würde bei plötzlich hoher Belastung, z.B. wenn beim Festbremsen
der Strom plötzlich auf 60 Amp. anstiege, die Sicherung bereits in einer halben
Sekunde durchschmelzen. Es ergibt sich daraus, daß Schmelzsicherungen besonders für
kurze und hohe Ueberlastungen sehr geeignet sind, dafür weniger Schutz für geringe
lang andauernde Ueberlastungen bieten.
Sollen die Sicherungen an der Arbeitsmaschine angebracht werden, dann ist ein Einbau
in eine Schalttafel, auf der auch noch die übrigen Apparate unterzubringen wären, am
zweckmäßigsten. Wo dies nicht möglich ist, z.B. beim Umbau vorhandener Maschinen von
Transmissions- auf Einzelantrieb, sind am zweckmäßigsten gekapselte Sicherungen zu
verwenden. Abb. 2 zeigt den Schnitt durch eine
schmiedeeiserne gekapselte Sicherung. Im wesentlichen besteht die Kapselung darin,
daß die Sicherungen in einen schmiedeeisernen Blechkasten eingebaut werden. Durch
Abnahme des Deckels ist eine leichte Erneuerung der Patronen möglich. Dort, wo
besonders gefährdete Betriebe sind, wo also z.B. leicht eine mechanische
Beschädigung der Sicherungen vorkommen kann, sind gußeisengekapselte Sicherungen
vorzusehen, die auch in feuchten Räumen Verwendung finden können.
Textabbildung Bd. 339, S. 80
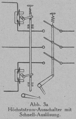
Abb. 3a.Höchststrom-Ausschalter mit Schnell-Auslösung.
Textabbildung Bd. 339, S. 80
Abb. 3b.Höchststrom-Ausschalter mit verzögerter Auslösung
Selbstschalter. Diese schalten den Motor bei einer
Ueberlastung selbsttätig ab. Der grundsätzliche Aufbau der Selbsschalter besteht
darin, daß beim Einschalten eine Feder gespannt und der Schalter in seiner
Einschaltungsstellung dann mit Hilfe einer Klinkvorrichtung gehalten wird. Diese
Klinkvorrichtung wird in Abhängigkeit von der Stromstärke ausgelöst und dadurch
infolge der Federspannung der Schalter selbsttätig ausgeschaltet. Abb. 3a zeigt schematisch die Anordnung eines solchen
Schalters. Die Auslöser sind kleine Drehmagnete, deren Drehmoment von der Größe des
durch deren Wicklung fließenden Stromes abhängt. Das Gegendrehmoment wird durch eine
Feder ausgeübt und verhindert ein Herausschlagen der Klinke, solange der Strom, und
dementsprechend das Drehmoment des Auslösers, eine bestimmte Größe nicht
überschreitet. Die Höhe des Auslösestromes steht in einem gewissen Verhältnis zu dem
Nennstrom (Dauerstrom), mit dem die betreffenden Schaltertypen belastet werden
können; sie ist meist in bestimmten Grenzen einstellbar. Nachstehende Tabelle gibt
einen Anhalt über die gebräuchlichen Verhältnisse:
Nennstrom in Amp.
6
10
25
40
60
75
100
Auslösestrom ein- stellbar in Amp.
8–12
14–20
35–50
56–80
84–120
105–150
140–200
Wird ein solcher Schalter für eine bestimmte Auslösestromstärke eingestellt, so
bedeutet dies, daß nach Erreichung dieser Stromstärke plötzlich ein Abschalten des
Motors erfolgt. Es ergeben sich dann in bezug auf den Schutz des Motors gegen
geringere, jedoch zeitlich andauernde Ueberlastungen noch ungünstigere Verhältnisse
als bei der Sicherung. Dies kann dadurch behoben werden, daß zwischen den
Auslösemagneten und der Klinke eine Verzögerungsvorrichtung eingeschaltet wird (Abb. 3b), die im wesentlichen aus einem Laufwerk mit
einer einstellbaren Hemmung besteht. Dieses Laufwerk wird bei Ueberschreitung der
eingestellten Auslösestromstärke durch das Drehmoment des Auslösers betätigt.
Nachdem das Laufwerk dann einen bestimmten Weg zurückgelegt hat, erfolgt das
Auslösen des Klinkwerkes und dadurch das Abschalten des Motors. Dabei steht der
Verlauf der Verzögerungszeit in Abhängigkeit vom Ueberstrom. Abb. 4 zeigt z.B. die Charakteristik eines solchen
Schalters mit verzögerter Auslösung. Demnach würde bei etwa 1,4facher Ueberlastung
die Auslösung erst in 22 Sekunden, oberhalb der vierfachen Ueberlastung bereits nach
drei Sekunden erfolgen.
Textabbildung Bd. 339, S. 80
Abb. 4.Abhängigkeit von Ueberstrom und Auslösezeit bei einem
Selbstschalter.
Neben der Durchbildung der Schalter mit magnetischer Auslösung und Hemm werk sind
auch solche mit sogenanntem Hitzdrahtrelais gebräuchlich. Bei diesen werden in den
Stromkreis Drähte besonderer Legierung eingeschaltet. Diese erhitzen sich, sobald
die Stromstärke über den Nennstrom ansteigt. Durch diese Erwärmung werden sie so
lange ausgedehnt, bis sie nach Erreichung einer bestimmten Temperatur den Schalter
selbsttätig auslösen. Auch hier wird dadurch eine Abhängigkeit zwischen Auslösezeit
und Ueberstrom erreicht, insofern, als die Auslösezeit um so kürzer wird, je
schneller die Erwärmung erfolgt, also je größer der Ueberstrom ist.
Sind endlich Anlagen vorhanden, bei denen die Spannung öfter wegbleibt oder erheblich
sinkt, so ist es zweckmäßig, einen Schutz vorzusehen, der in solchen Fällen den
Motor selbsttätig abschaltet. Ist eine solche selbsttätige Abschaltung nicht
vorhanden, dann muß der Anlasser jeweils von Hand zurückgedreht werden. Wird dies
verabsäumt, dann besteht die Gefahr, daß beim plötzlichen Wiederkommen der Spannung
die Anlaufströme infolge des kurzgeschlossenen Anlassers eine unzulässige, die
gesamte Anlage gefährdende Höhe annehmen.
Der Schutz läßt sich in der Weise erreichen, daß der Schalter für den Motor mit einem
Auslösemagneten versehen wird. Ein solcher Schalter heißt dann
Spannungsrückgangsschalter.Auch bei diesen Schaltern wird, ähnlich den
Schaltern gegen Ueberlastung, beim Einschalten eine Feder gespannt und die Klinke
beim Ausbleiben der Spannung ausgelöst. Die Wirkungsweise des Auslösemagneten
besteht darin, daß durch einen kleinen Elektromagneten ein Gewicht in der Schwebe
gehalten wird. Beim Wegbleiben der Spannung schlägt dieses Gewicht, da es nicht mehr
festgehalten wird, die Klinke heraus, wodurch der Schalter durch die Feder
ausgeschaltet wird. Spannungsrückgangsausschalter lassen sich sehr gut mit
Höchststromausschaltern vereinigen.
Einen Schutz gegen Spannungsrückgang bieten auch Anlasser, bei denen eine
selbsttätige Zurückführung in die Nullstellung erfolgt, sobald die Spannung unter
ein zulässiges Maß gesunken ist.