| Titel: | Ueber Hebel- und Kurbelhubverminderer für den Antrieb der Papiertrommel des Indikators. |
| Autor: | W. Wilke |
| Fundstelle: | Band 329, Jahrgang 1914, S. 357 |
| Download: | XML |
Ueber Hebel- und Kurbelhubverminderer für den
Antrieb der Papiertrommel des Indikators.
Von Dipl.-Ing. W. Wilke, Dozent an der
Techn. Hochschule Hannover.
(Schluß von S. 331 d. Bd.)
WILKE: Ueber Hebel- und Kurbelhubverminderer usw.
Ebenfalls mit Rolle für die Trommelschnur ausgestattet ist ein Hubverminderer,
bei dem der Antriebhebel nach der Kreisevolvente gekrümmt ist (Abb. 24). Das Uebersetzungsverhältnis von S zu s ist hier durch den
Radius des Grundkreises R für die Evolvente und den der
Rolle r gegeben. Der Grundkreis muß stets von der
Richtungslinie des zum Antrieb dienenden Stiftes tangiert werden. Bekanntlich
entsteht die Evolvente durch die Bewegung irgend eines Punktes einer Geraden, welche
ohne zu gleiten, sich auf einem Kreise abwälzt. Die Gerade ist die Richtungslinie
des zum Antrieb dienenden Stiftes. Es steht hier aber der Grundkreis nicht still,
sondern bewegt sich. Infolgedessen wird vom Antriebstift zwar eine gerade Linie
beschrieben, seine Relativbewegung zum Kreise ist jedoch die Evolvente. Der Antriebhebel
muß also nach dieser Kurve gekrümmt sein. (Der Hubverminderer ist nichts anderes als
eine Differentialrolle, wobei der Grundkreis die große Rolle darstellt. Vom
Grundkreise wickelt der Mitnehmerstift die Strecke S =
R (φ2 – φ1) ab, während von der Schnur der Weg s = r (φ2
– φ1) zurückgelegt
wird.) Die Lage des festen Drehpunktes A wird
zweckmäßig außerhalb der Senkrechten, die in den Endpunkten B und C zur Kolbenbewegung gezogen sind,
gewählt.
Textabbildung Bd. 329, S. 358
Abb. 24.
Textabbildung Bd. 329, S. 358
Abb. 24a.
Liegt er innerhalb, z.B. in der Mitte von B C, so müßte der Hebel nach Abb. 24a ausgebildet sein,
was sich praktisch schlecht ausführen läßt. Um die Evolvente zu konstruieren, teilt
man den Hub B C in gleiche Teile a, b, c. . . Von B aus
wird auf der Peripherie des Grundkreises die Länge des Hubes B C abgetragen mit den Teilpunkten a1, b1, c1 . . . Die Schnittpunkte der Kreisbogen um A als Mittelpunkt mit A b, A c,
A d . . . als Radien und der entsprechenden Kreisbogen um b1, c1, d1 . . . als Mittelpunkt mit a b, a c, a d... als Radien sind Punkte der
Evolvente.
Bei den Hubverminderern mit Rolle für die Schnur ist als vorteilhaft hervorzuheben,
daß ohne weiteres beliebig viel Indikatoren in beliebigen Lagen davon angetrieben
werden können, da der Anlauf der Schnur auf die Rolle stets tangential erfolgt. Die
Kulisse kann statt nach der Evolvente auch nach einem Kreisbogen, der sich der
Evolvente am besten anschmiegt, ausgebildet sein. Den Kreisbogen durch Lenker zu
ersetzen, führt zu der Konstruktion nach Abb. 21 und
ist daher falsch. Bei allen derartigen Konstruktionen bleibt jedoch der große
Uebelstand, daß die mit dem Kreuzkopf hin- und hergehende Führungsrolle bei jedem
Hub einen verhältnismäßig langen Weg an der Kulisse beschreibt, daß diese selbst
plump ausfällt und genau nach einer Schablone hergestellt werden muß. Zu empfehlen
sind derartige Konstruktionen nicht.
Textabbildung Bd. 329, S. 358
Abb. 25.
Abb. 25 zeigt einen Hubverminderer, bei dem der eine
Endpunkt B des Hebels vom Kreuzkopf und der andere A in einer Kulisse, deren Mittellinie senkrecht zur
Kolbenmittellinie steht, gerade geführt wird. Der Punkt C, von dem die Papiertrommel aus angetrieben wird, bewegt sich dabei auf
einem Ellipsenbogen. Der Antrieb ist nur für unendlich lange Schnur kinematisch
richtig. Der entstehende Fehler ist praktisch zu vernachlässigen, wenn die mittlere
Schnurrichtung die Pfeilhöhe des Bogens halbiert und genügend lang ist. Statt der
Geradführung für A wird auch wohl ein Lenker angewandt
(Abb. 26), dessen Länge mindestens gleich oder
größer als die
halbe Hebellänge ist. Die entstehende Ungenauigkeit wird dadurch nicht wesentlich
vergrößert. Diese beiden letzten Lenker sind nichts anders als eine Umkehrung der
durch Abb. 12 bzw. Abb.
1 wiedergegebenen Anordnung, bei welcher die Kulisse bzw. der Hebel mit
dem Kreuzkopf verbunden ist und A der Festpunkt ist.
Bei dem gleichen kinematischen Aufbau ist die Anordnung nach Abb. 12 oder 1 einfacher,
Textabbildung Bd. 329, S. 359
Abb. 26.
Bekanntlich bewegt sich die Mitte der Geraden AB, deren
beide Endpunkte auf den Schenkeln eines rechten Winkels geführt werden, auf einem
Kreisbogen vom Radius gleich ½ A B. Man erhält also
ebenfalls eine für unendlich lange Schnur fehlerlose Hubverminderung, wenn die Mitte
von A B auf einem Kreise geführt wird, wobei dann die
Führung für A in Fortfall kommen kann. Hiernach ist der
Hubverminderer (Abb. 27) konstruiert. In der
Mittelstellung muß allerdings der Punkt A wiederum
geführt werden, da in dieser Stellung zwei Bewegungsfreiheiten für A vorliegen. Der zum Antrieb der Papiertrommel
dienende kleine Hebel kann je nach der Lage der Trommel in einem Winkel zum Lenker
gestellt werden. Auch hier läßt sich dasselbe wiederholen, was bei den Anordnungen
nach Abb. 25 und 26
gesagt worden ist. Es wird durch den Hubverminderer nach Abb. 13 und 14 dasselbe bei einfacherer
und gefahrloserer Bauart erreicht.
Für Maschinen mit sehr kleinem Hub wird von einigen englischen Firmen ein
Hubverminderer (Abb. 28) hergestellt, bei dem der
Endpunkt eines Hebels A B in einer zur
Kolbenmittellinie geneigten Kulisse sich bewegt. Die Hubverminderung ist durch die
Steigung der Kulisse gegeben, also durch das Verhältnis OM : ON. Dabei ist allerdings gleiche Länge
der Hebel A B und A C, von
welch letzterem die Papiertrommel bewegt wird, vorausgesetzt. Durch entsprechende
Veränderung der Hebel kann natürlich eine weitere Verminderung des Kolbenhubes
erreicht werden. Dieser Hubverminderer läßt sich, wie schon bemerkt, nur bei kleinen
Hüben bis etwa 200 mm verwenden. Darüber hinaus kann seine Anwendung schwerlich
empfohlen werden. Der auftretende Fehler ist auch nicht unbedeutend. In der
Mittelstellung erreicht er den Höchstwert und hat bei AB =
s/2 und ON : OM
gleich ½ bzw. ⅓ eine Größe von 4,3 bzw. 1,1 v. H.
Textabbildung Bd. 329, S. 359
Abb. 27.
Textabbildung Bd. 329, S. 359
Abb. 28.
Textabbildung Bd. 329, S. 359
Abb. 29.
Textabbildung Bd. 329, S. 359
Abb. 30.
Textabbildung Bd. 329, S. 359
Abb. 30a.
Bei allen diesen Hubverminderern erfolgte der Antrieb von einem sich in gleichem
Sinne mit dem Kolben bewegenden Maschinenteil. Bei einigen Maschinen, vor allem den
Verbrennungskraftmaschinen, sind die hin- und hergehenden Teile so eingeschlossen,
daß der
Hubverminderer manchmal nur schwierig von ihnen angetrieben werden kann. In diesem
Falle werden von der Kurbelwelle her die Indikatoren betätigt. Kann ein freies
Wellenende benutzt werden, so wird die Schnur zweckmäßig an einem Stift im
Wellenstumpf nach Abb. 29, 30 oder 30a, dessen Mitte um s/2 von der Welle entfernt ist, sonst an einem Exzenter
mit der Exzentrizität s/2,
befestigt. In jedem Falle ist absolute Gleichläufigkeit mit der Maschinenkurbel
erforderlich. Bei den ersten Verbrennungskraftmaschinen wurden die Papiertrommeln
nahezu ausschließlich in dieser Weise angetrieben.
Textabbildung Bd. 329, S. 360
Abb. 31.
Textabbildung Bd. 329, S. 360
Abb. 32.
Textabbildung Bd. 329, S. 360
Abb. 33.
Textabbildung Bd. 329, S. 360
Abb. 34.
Da auch heute in dieser Weise vielfach noch wegen der großen
Einfachheit gearbeitet wird, so möge darauf hingewiesen werden, daß durch diese
Antriebsvorrichtung erhebliche Verzerrungen im Diagramm auftreten. Da nämlich die
Schnurlänge l vom Indikator bis zur kleinen Kurbel sehr
groß ist im Verhältnis zum Radius r (Abb. 31), so ist in Annäherung zu setzen l : r = ∞. Für den Schnurweg gilt daher die Beziehung
s = r (l
– cos α),
wobei α der Kurbelwinkel aus der
Totpunktstellung ist. Dasselbe gilt aber nicht für den Haupt-Kurbelmechanismus.
Die Länge der Pleuelstange ist unter normalen Verhältnissen beispielsweise das
fünffache der Kurbel. Für den Kreuzkopfweg läßt sich der Weg aus der
Totpunktstellung beim beliebigen Winkel a darstellen
durch die Gleichung
S=R\,(1-\cos\,\alpha)\,\pm\,\frac{R^2}{2\,L}\,\sin^2\,\alpha.
Textabbildung Bd. 329, S. 360
Abb. 35.
Textabbildung Bd. 329, S. 360
Abb. 36.
Das Fehlerglied \frac{R^2}{2\,L}\,.\,\sin^2\,\alpha kommt hierbei
also un-mittelbar als Maß der Verzerrung in Frage. Bei
\frac{L}{R}=5 und α = 90°, also
in der Mittelstellung der Kurbel, wird das Fehlerglied den Höchstbetrag erreichen,
nämlich
f_{\mbox{max}}=\frac{R}{10}.
Die Verzerrung beträgt demnach in Mitte Hub etwa 10 v. H. des
Kurbelradius oder 5 v. H. des Kolbenhubes.
Dieser Fehler kann nun ohne weiteres aufgehoben werden, wenn die Trommelschnur nicht
unmittelbar an der kleinen Kurbel angreift, sondern an einem Kreuzkopf, der von
einer Lenkstange angetrieben wird (Abb. 32). Es muß
dabei die Beziehung gelten:
R : L = r : L
Das Fehlerglied des Kurbelmechanismus tritt dabei in gleicher
Weise beim Hubverminderer auf, so daß tatsächlich eine vollkommene Proportionalität
vorhanden ist. Die Geradführung kann auch praktisch genügend genau durch einen
Lenker (Abb. 33) ersetzt werden. Ausführungen derartiger
Hubverminderer geben die Abb. 34 und 35 wieder. Bei Abb.
34 ist örtlicher Verhältnisse wegen ein Hebelwerk eingeschaltet.
Textabbildung Bd. 329, S. 361
Abb. 37.
Textabbildung Bd. 329, S. 361
Abb. 38.
Abb. 36 gibt eine Anordnung der Gasmotorenfabrik Deutz für liegende Dieselmaschinen
wieder. Die Lenkstange l ist je nach den Abmessungen
der Pleuelstange und des Kurbelradius der Maschine verstellbar eingerichtet. In
besondere- Weise führen Gebr. Körting, Hannover,
derartige Kurbelhubverminderer aus, bei denen der Antrieb von der Steuerwelle aus
abgeleitet wird (Abb. 37). Da die Steuerwelle bei
Viertaktmaschinen mit halber Umdrehzahl der Hauptwelle läuft, so ist es
erforderlich, zunächst ein Zahnräderpaar z1 und z2 anzuordnen, durch das die Welle w mit derselben Umdrehzahl wie die Hauptwelle
angetrieben wird. Von den beiden Kurbeln k1 und k2 werden durch die beiden Lenkstangen l1 und l2 zwei Kreuzköpfe
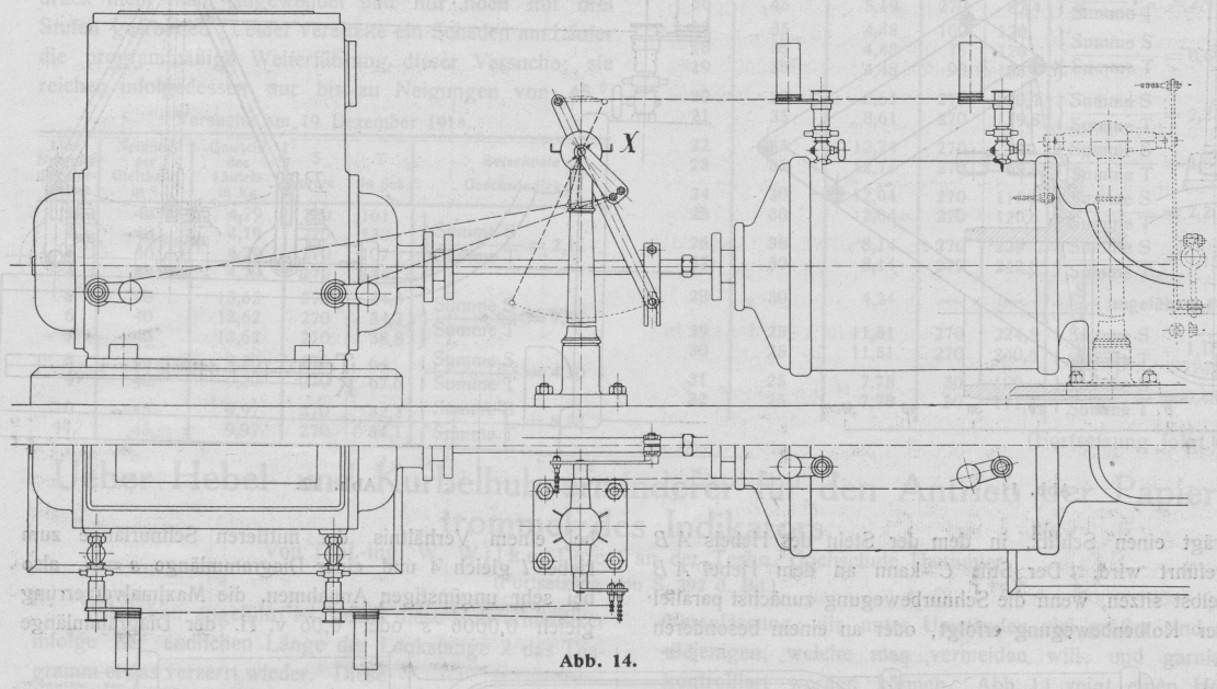
betätigt, an denen die Stifte s1 und s2 für die Papiertrommelschnur sitzen. Abb. 38 zeigt die Anordnung im Bilde.
Bei der Entnahme von versetzten Diagrammen wird man ausschließlich Exzenterantrieb
wählen müssen, außer wenn bei Maschinen mit zwei oder mehr Kurbeln, die unter 90 °
zueinander stehen, der Indikatorantrieb für die eine Seite von der anderen
abgeleitet werden kann, was unter Umständen jedoch umständlich ist. Da diese
Diagramme nicht zur Berechnung dienen, so spielt hier meistens das auftretende
Fehlerglied keine Rolle, und man verzichtet daher auf das Einschalten der
Geradführung oder der Lenker.