| Titel: | Neuerungen an den verschiedenen Systemen der drahtlosen Telegraphie. |
| Autor: | Adolf Prasch |
| Fundstelle: | Band 318, Jahrgang 1903, S. 273 |
| Download: | XML |
Neuerungen an den verschiedenen Systemen der
drahtlosen Telegraphie.
Von Ingenieur Adolf Prasch,
Wien.
Neuerungen an den verschiedenen Systemen der drahtlosen
Telegraphie.
Wie es in der Natur der Sache liegt, haben die Ergebnisse der Versuche von Marconi vielseitige Anregung gegeben, den beschrittenen Weg
weiter zu verfolgen und durch eingehendere Erforschung des bisher noch dunklen
Gebietes der Fortpflanzung elektrischer Wellen im Raume einen Beitrag zur
endgiltigen Lösung dieser nicht nur interessanten, sondern auch hervorragend
praktisch wichtigen Frage zu liefern. Wurde durch Marconi die Möglichkeit der Nachrichtenvermittlung mittels elektrischer
Wellen bereits in überzeugender Weise nachgewiesen, so hafteten dieser Vermittlung
doch noch eine Reihe von Mängeln an, deren Beseitigung bisher nur teilweise gelungen
ist. Das Bestreben der Forscher, Marconi allen voran,
geht nun dahin, eine befriedigende Lösung der noch in Schwebe stehenden Aufgaben zu
finden.
Drei Punkte sind es hauptsächlich, deren Klärung das nächste Ziel der Forschungen
bilden. Als der wichtigste derselben dürfte das Problem der gegenseitigen Abstimmung
zu bezeichnen sein. In zweiter Linie wird gesucht, die Entfernungen, über welche
noch eine Nachrichten Vermittlung möglich ist, bedeutend zu vergrössern. Als dritter
Punkt dürfte endlich das Bestreben zu verzeichnen sein, die drahtlose Telegraphie
auch für die Nachrichtenvermittlung über Land in einer den bestehenden Bedürfnissen
Rechnung tragenden Weise auszugestalten und auch hier die zur Zeit noch sehr
beschränkten Entfernungen zu erweitern.
Am weitesten dürfte in Bezug auf die Erweiterung der Entfernung, über welche noch
verkehrt werden kann, Marconi gelangt sein, dem nach
beglaubigten Nachrichten die Durchquerung des atlantischen Ozeans gelungen ist, und
der bereits am 22. Dezember v. J. Nachrichten von Kap Breton in Kanada nach Cornwall
in England übersendet hat (siehe S. 47 d. Bd).
Die Hindernisse, die sich der Errichtung einer regelrechten Nachrichten Vermittlung
auf diesem Wege entgegensetzen, sind, wie dies aus den später vorzuführenden
Versuchen verschiedener Forscher zu ersehen sein wird, sehr bedeutende, und da es
kaum möglich sein wird, sie auch nur annähernd unschädlich zu machen, so wird an
eine Beseitigung derselben vorläufig nicht gedacht werden können.
Immerhin können die bisher erreichten Entfernungen schon als recht erhebliche
angesehen werden, und hat man sich der Grenze, bis zu welcher nach den dermaligen
Verhältnissen eine derartige gegenseitige Verbindung als praktisch wünschenswert
angesehen werden kann, schon sehr genähert.
Weniger glücklich ist man jedoch in Bezug auf die Abstimmung gewesen, indem es zur
Zeit noch immer nicht gelungen ist, eine vollkommene Abstimmung zu erreichen. Es ist
dies aber auch trotz der aufs sinnreichste erdachten Anordnungen nicht Wunder zu
nehmen, da man noch immer auf den Fritter als Empfangsinstrument angewiesen ist, der
bekanntlich auf Wellen der verschiedensten Längen anspricht, und somit eine andere,
als eine indirekte Abstimmung unmöglich macht. Auch der neue magnetische
Wellenempfängervon Marconi scheint der
unmittelbaren Abstimmung unzugänglich zu sein. Die indirekte Abstimmung, die doch
nur auf Resonanzwirkung beruhen kann, führt aber niemals vollständig zum Ziele. Die
Hauptbedingung hierfür ist eine Reihe schwacher Impulse die den Empfänger zum
Mitschwingen bringen und in ihrer zeitlichen Summierung auf den Fritter so
einwirken, dass derselbe zum Ansprechen gelangt. Der Fritter muss auf diese Weise
ziemlich unempfindlich gemacht werden. Da jedoch die Intensität der elektrischen
Wellen mit zunehmender Entfernung abnimmt, so geht es auf etwas bedeutendere
Entfernungen nicht gut an, den Fritter allzu unempfindlich zu gestalten, weil sonst
die Zahl der erforderlichen Impulse eine zu grosse werden und hierdurch die
Geschwindigkeit der Nachrichtenvermittlung Einbusse erleiden müsste. Wird dieser
Fritter aber von Wellen einer näher gelegenen Station, die naturgemäss viel
kräftiger wirken, getroffen, so wird er, auch wenn der Sender dieser Station nicht
mit dem Empfänger der Eingangsstation abgestimmt ist, höchst wahrscheinlich
ansprechen und so entweder eine soeben einlangende Nachricht stören oder sonst
irgendwie zu Irrungen Veranlassung geben. Durch Anwendung sehr kräftiger Sender ist
man sonach auch in der Lage, die Nachrichtenvermittlung zwischen zwei Stationen
geradezu unmöglich zu machen.
Es dürfte in dieser Beziehung nur dann eine vollständige Lösung zu erwarten sein,
wenn es gelingt, einen Empfänger zu finden, der bei gleichbleibender
Empfindlichkeit, sich so abstimmen oder einrichten lässt, dass er nur auf eine
bestimmte, beliebig zu wählende Wellenlänge anspricht.
Was nun die Vergrösserung der Entfernungen für den Verkehr über Land betrifft, so
scheint man schon ganz günstige Ergebnisse erzielt zu haben, die vor nicht gar zu
langer Zeit zu erreichen eine Unmöglichkeit schien. Diese Ergebnisse beziehen sich
allerdings nur auf mehr ebenes Gelände, wogegen ähnliche Ergebnisse bei starken
Bodenerhebungen nicht erreicht worden sein dürften.
Als Uebergang auf den eigentlichen Gegenstand soll vorerst eine Beschreibung des
Systemes der drahtlosen Telegraphie von Slaby-Arco
gegeben werden, nachdem die Systeme von Marconi und
Prof. Braun in dieser Zeitschrift (s. D. p. J. 1901,
316, Heft 50 u. 51, 1902, 317, Heft 29, 30 u. 32) bereits einer eingehenderen Besprechung unterzogen
wurden.
Das System der drahtlosen Telegraphie von Slaby-Arco.
Slaby geht bei seinem Systeme von dem Grundgedanken aus,
dass die Wirkung sowohl des Senders, als auch die des Empfängers dann am grössten
ist, wenn die Länge des Auffang- bezw. Sendedrahtes, der hierbei geerdet sein muss,
genau ¼ der Wellenlänge entspricht, weil sich hierdurch ein Schwingungsbauch der
elektrischen Wellen an dem Ende derselben bildet und der Fritter hierdurch am
kräftigsten angeregt wird. Da nun die von einem geerdeten Drahte ausgestrahlten
elektrischen Wellen genau der vierfachen Länge dieses Drahtes entsprechen, so wird
sich der Empfangsdraht dieser Länge anpassen müssen. Der für den Wellenempfang verwendete Fritter
spricht nur auf Spannung an und muss daher so angeordnet werden, dass er gerade von
dem Schwingungsbau ehe der Spannung getroffen wird. Da sich nun bei einem geerdeten
Empfangsdraht der Spannungsbauch an der unzugänglichen Spitze des Drahtes ausbildet,
indem der geerdete Draht an der Erdungsstelle das Potential Null hat; dieselbe ist
sonach als Knotenpunkt der Spannungswelle anzusehen. Um diesem Hindernisse einer
praktischen Anordnung des Fritters zu begegnen, ist es nur notwendig, in
unmittelbarer Nähe des Erdungspunktes einen gleichgestimmten Verlängerungsdraht an
den Empfangsdraht anzuschliessen, da sich die Schwingungen in diesem Drahte über den
Knotenpunkt fortpflanzen und sich am Ende dieses Verlängerungsdrahtes ebenso ein
Spannungsbauch ausbilden wird, wie an der Spitze des Auffangdrahtes. Dieser
Verlängerungsdraht braucht, wie Fig. 1 zeigt, nicht
geradlinig geführt zu werden, sondern er lässt sich auch zu einer elektrisch
äquivalenten Spule aufrollen. Durch diese Anordnung wird nun zugleich erreicht, dass
der Fritter gegen die Einwirkungen von Störungen durch elektrische Wellen anderer
Wellenlänge geschützt ist, indem die Erde für dieselben keinen Knotenpunkt mehr
bildet und sie sonach i statt in den Verlängerungsdraht, unmittelbar zur Erde
abfliessen. So wird auch eine Störung der Empfangsstation durch Gewitter, die früher
eine der häufigsten Störungsquellen bildeten, ausgeschlossen. Allerdings können auch
hier geringere Störungen dann auftreten, wenn die einlangenden Wellenimpulse so
starke sind, dass der Empfänger durch den Stoss des ersten Funkens in geringe
Eigenschwingungen versetzt wird. Dies ist jedoch für von einer Sendestation
ausgehende Wellen nur dann möglich, wenn sich erstere in sehr geringem Abstande von
der Empfangsstation befindet. Bei grösseren Entfernungen reichen diese einmaligen
Stösse nicht aus, sondern das Ansprechen erfolgt erst dann, wenn die zahlreichen
Pulsationen des einzelnen Funkens in ihrem Zeitmass mit den Perioden der
Eigenschwingung zusammentreffen und dadurch die Wirkung allmählich verstärken. Nach
Ansicht der Erfinder ist hierdurch nicht nur die Sicherheit der Zeichengebung
wesentlich vergrössert, sondern es erweitert sich auch die Entfernung, auf welche
eine Uebertragung noch möglich ist, beträchtlich.
Textabbildung Bd. 318, S. 274
Fig. 1.
Es mag hier als nicht unwesentlich erwähnt werden, dass die Möglichkeit, auf sehr
weite Entfernungen noch mit Sicherheit sprechen zu können, nicht als ein dem Systeme
Marconi eigenartiges Merkmal angesehen werden kann,
indem sich bei entsprechender kräftiger Elektrizitätsquelle mit allen bisher
bekannten Systemen die gleichen Entfernungen erreichen lassen müssen. Dass Marconi auch hier einen bedeutenden Vorspung
nachzuweisen vermag, ist nicht in dem Systeme gelegen, sondern hauptsächlich darin,
dass er von einer äusserst kapitalskräftigen Gesellschaft unterstützt, in der
glücklichen Lage ist, seine Versuche ohne Rücksicht auf den damit verbundenen
Kostenaufwand durchführen zu können. Ferner ist hierbei auch in Betracht zu ziehen,
dass seitens der anderen, nicht minder genialen Erfinder, auf die Erreichung so
grosser Entfernungen kein besonderer Wert gelegt wird, indem es sich doch
vornehmlich darum handelt, innerhalb begrenzter Entfernungen, deren Höchstwert mit
300 km angenommen werden kann, eine durchaus verlässliche Nachrichtenvermittlung zu
ermöglichen. Es werden schon jetzt ganz gewichtige Bedenken gegen die Anwendung so
mächtiger Wellenerreger, wie solche von Marconi bei
seinen Versuchen zur Telegraphie über den atlantischen Ozean zur Anwendung gelangen,
erhoben, weil die auf diese Weise sich über einen weiten Raum zerstreuenden
elektrischen Wellen infolge ihrer Mächtigkeit den wichtigsten Erfolg der drahtlosen
Telegraphie, nämlich den Verkehr zwischen den Schiffen unter sich und dem Festlande
illusorisch zu machen vermögen. Es ist dies einfach dadurch erklärt, dass die
Schiffe, wenige Ausnahmen abgerechnet, stets mit nicht abgestimmten Empfängern
ausgerüstet sind, um eben unter sich und ebenso mit den verschiedenen
festländischen Stationen anstandslos verkehren zu können. Ihre Empfänger sprechen
auf alle Wellen an und werden daher durch die von der mächtigeren Sendestelle
ausströmenden Wellen beeinflusst. Eine Geheimhaltung der Nachrichten ist trotz
gegenseitiger Abstimmung zwischen Sende- und Empfangsstelle ebenfalls
ausgeschlossen, indem dieselben von näheren Punkten aus auch mit gewöhnlichen
Empfängern aufgenommen werden können.
Nach dieser Abschweifung auf das System Slaby-Arco
zurückkommend, ist als weiterer Vorteil der Anordnung dieser Erfinder hervorzuheben,
dass für dieselbe vorhandene Erdleiter, wie Blitzableiter und eiserne Schiffsmaste,
ohne weiteres zum Geben und Empfangen von Funkentelegrammen verwendet werden können.
Die Abstimmung korrespondierender Apparate, sowie das gleichzeitige Empfangen
verschiedener Telegramme mit einem Fangdrahte ist hierdurch, wie dies die
praktischen Versuche bestätigen, gleichfalls als eine gelöste Aufgabe zu
betrachten.
Um dies zu erklären, sei vorher erwähnt, dass man bezüglich der Wellenlänge
allerdings auf die Länge der Sende- und Auffangdrähte angewiesen ist und man
dieselbe nicht nach Belieben verlängern und verkürzen kann. Es wird dies aber
indirekt doch dadurch möglich, dass man auch Wellen anderer Länge unter bestimmten
Voraussetzungen zum Weiterwandern in dem Verlängerungsdraht veranlasst. Es erfolgt
dies in der Weise, dass man die Gesamtlänge des Drahtes, d.h. Auffangdraht und
Verlängerungsdraht gleich der halben Wellenlänge macht. Es ist dann der Erdungspunkt
zwar kein reiner Knotenpunkt mehr, er lässt aber die Wellen fast ungeschwächt durch
und zwar nur diese Wellen und keine anderen, indem nur hier die Welle der
entsprechenden Länge frei ausschwingen kann, weil der Endpunkt des Drahtes einen
Schwingungsbauch für die Spannung bildet. Sollen demnach von einem Auffangdrahte von
nur 40 m Höhe Wellen empfangen werden, deren Länge nicht 160, sondern 200 m beträgt,
so ist die Länge des Verlängerungsdrahtes mit 60 m zu bemessen. Durch dieses
einfache Mittel ist es in ziemlich weitem Umfange ermöglicht, eine Empfangsstation
zur Aufnahme verschiedener Wellenlängen einzurichten. Man braucht nur den
verschiedenen Zusatzdrähten eine solche Länge zu geben, dass sie mit der
Auffangstange zusammen die Hälfte der entsendeten Wellenlänge ausmachen. Die
einlangenden Wellen gehen hierbei nur in jenen Verlängerungsdraht über, der der
Hälfte der entsendeten Welle entspricht, während alle anderen Wellen entweder in die
Erde oder in jenen Verlängerungsdraht übergehen, der der Hälfte der Länge der
betreffenden Welle gleichkommt. Man ersieht, dass es auf diese Weise möglich wird,
durch Anwendung einer grösseren Zahl von Verlängerungsdrähten, die mit
entsprechenden Empfangsapparaten verbunden werden, gleichzeitig eine Anzahl
verschiedener Nachrichten ohne gegenseitige Störung aufnehmen zu können.
Die Wirkungen der einlangenden Wellen lassen sich nun durch eine einfache, von Slaby
„Multiplikator“ genannte Einrichtung, vergrössern. Dieser Apparat besteht in
seiner einfachsten Gestalt aus einer Drahtspule von bestimmter Form und
Wicklungsart, die von der Wellenlänge abhängen. Diese Spule hat die Eigenschaft, die
Geschwindigkeit eines elektrischen Impulses herabzusetzen, woraus aber eine
wesentliche Erhöhung der Spannung sich ergiebt. Dieser Multiplikator ist aber nicht
mit einem Transformator zu verwechseln, da derselbe keine Sekundärspule besitzt.
Die Wirkung dieses Multiplikators lässt sich auf Resonanzerscheinungen zurückführen
und durch einen Vergleich mit einer ähnlichen akustischen Erscheinung erklären. Eine
durch einen Schlag in Schwingungen versetzte Stimmgabel ertönt akustisch, ebenso wie
ein Auffangdraht elektrisch ertönt, wenn er von elektrischen Wellen getroffen wird.
Der erzeugte Ton der Stimmgabel ist aber nur schwach und verklingt sehr rasch
infolge der Dämpfung, durch Widerstände, die die Zinken der Gabel bei ihren
Schwingungen zu überwinden haben. Setzt man aber die schwingende Gabel auf einen
Resonanzboden, so wird der Ton sofort lauter und währt länger an. Hier werden die
Schwingungen auf ein anderes Medium übertragen, welches eine geringere Dämpfung
besitzt und die Schwingungamplituden verstärkt, Jn ganz ähnlicher Weise beruht die
Wirkung des Multiplikators auf Verstärkung der Schwingungen und man erhält
infolgedessen einen grösseren Spannungshauch oder eine grössere Spannung am Fritter.
Da nun der Fritter nur auf Spannung anspricht, so wird hierdurch die Sicherheit
seines Ansprechens vergrössert. Der Multiplikator wirkt aber auch in anderer Weise,
indem er nur solche Wellen hindurch lässt, auf welche er abgestimmt ist. Hierdurch
wird die Sicherheit der Abstimmung wesentlich erhöht, indem alle Wellen, welche zu
gross oder zu klein sind, aber von dem unvollkommenen Knotenpunkte an der Erdleitung
durchgelassen wurden, von dem Multiplikator reflektiert werden und daher nicht zu
dem Fritter gelangen können. Eine derartige Anordnung, in welcher A die Auffangstange, V den
Verlängerungsdraht, M den Multiplikator, F den Fritter, B die
Batterie für die Betätigung des Empfangsapparates R, K
einen Kondensator und E die Erdverbindungen bedeuten,
ist in Fig. 2 schematisch dargestellt.
Textabbildung Bd. 318, S. 275
Fig. 2.
Textabbildung Bd. 318, S. 275
Fig. 3.
Von dem Gesichtspunkte ausgehend, dass die Funkentelegraphie eine elektrische
Kraftübertragung ist, bei welcher die grösstmöglichste elektrische Energie in die
oszillierende Form umzusetzen ist, wurde hierfür nicht nur die Anwendung einer sehr
hohen Spannung, sondern auch die einer grossen Elektrizitätsmenge als dienlich
erachtet. Letztere wird nun von Slaby-Arco in der Weise
erzeugt, dass statt eines einfachen isolierten Drahtes eine geerdete Sendeschleife
(Fig. 3) zur Anwendung gelangt, in welche zur
Vergrosserung der Elektrizitätsmenge ein Kondensator K
eingeschaltet wird, bestehend aus einer Reihe von Leydener Flaschen. Für die Ladung
wird die gesamte, durch die Erde geschlossene Schleife benutzt, wogegen für die
Entladung, die mit dem Einsetzen des Funkens beginnt und die für die Fernwirkung
allein wirksamen elektrischen Schwingungen hervorruft, nur der erste Vertikaldraht
CK zur Ausnutzung gelangt. Um den Uebertritt
dieser schnellen Schwingungen in den zweiten Vertikaldraht zu verhindern, wird
zwischen den beiden Vertikaldrähten eine stark verstimmte Spule s von grosser elektrischer Trägheit geschaltet. Diese
Spule reflektiert die Schwingungen und lässt sie daher nicht auf den zweiten Draht
übergehen. Die Fernwirkungen können daher nur von dem ersten Drahte ausgehen und
werden durch etwaige Gegenwirkungen des zweiten Vertikalleiters DE nicht gestört. Die Länge der von einem solchen
Sender ausgesendeten Wellen ist durch die Länge des Drahtes und die Grösse des
Kondensators vollkommen bestimmt. Sie lässt sich jedoch durch Einschaltung
abgestimmter Spulen, deren Trägheitswirkung die Frequenz der Schwingungen
herabsetzt, nach Belieben verändern. Es entspricht sonach auch jeder Frequenz eine
genau zu berechnende Wellenlänge.
Eine andere Anordnung der Sendeanordnung ist aus Fig.
4 zu ersehen. Bei ihr wird der Kondensator K
nicht mehr in den Stromkreis der Sendestange A
geschaltet, sondern steht einesteils mit einer der Funkenkugeln F, anderenteils mit der Erde in Verbindung. Wird in
diesem Falle der Draht durch einen ausgelösten Funken zu elektrischen Schwingungen
angeregt, so beträgt die von demselben entsendete Wellenlänge genau das Vierfache
der Länge des Sendedrahtes. Will man nun mit einer grösseren Wellenlänge arbeiten,
so ist es nur notwendig, zwischen dem Drahte und der Erdleitung eine Zusatzspule Z einzuschalten, wie solche in Fig. 4 durch Punktierung angedeutet ist. Durch eine grössere Anzahl
solcher Zusatzspulen, die auf einfache Weise zugeschaltetwerden können, kann
man sonach mit einer, die Zahl der Zusatzspulen um 1 übersteigenden Anzahl von
Wellenlängen arbeiten. Zur Erzielung der grössten Wirkung erscheint es aber
wünschenswert, die Schwingungen in dem durch die Erdverbindung geschlossenen Kreise,
auf die Schwingungen des Drahtes abzustimmen, was in der einfachsten Weise durch
Verstellung der regulierbaren Selbstinduktion S oder
der regulierbaren Kapazität K erfolgt.
Textabbildung Bd. 318, S. 275
Fig. 4.
Textabbildung Bd. 318, S. 275
Fig. 5.
Um eine sehr sichere Wirkung zu erzielen, ist es notwendig, die Energie der Stösse
des Funkengebers so gross als möglich zu gestalten. Dies hängt aber nicht allein von
der Spannung, sondern auch von der Elektrizitätsmenge ab, welche bei der
Funkenbildung zur Auslösung gelangt. Die Stosswirkung wird, wie beim freien Falle,
um so grosser, je grosser neben der Fallhöhe bezw. Spannung die in Bewegung gesetzte
Masse bezw. Elektrizitätsmenge ist. Die Funkenlänge jedoch, welche der angewendeten
elektrischen Spannung entspricht, genügt hierfür allein nicht, es muss auch in dem
Funken eine möglichst grosse Elektrizitätsmenge pulsieren.
Bei den üblichen Induktionsapparaten wird hauptsächlich auf die Erzeugung möglichst
hoher Spannungen gesehen und sind die bei denselben in Bewegung gesetzten
Elektrizitätsmengen äusserst geringe. Sie lassen sich allerdings dadurch etwas
vergrössern, dass man die Funkenlänge, wie dies Marconi
tut, verkleinert. Will man aber, wie dies für die sichere Nachrichtenübertragung auf
grössere Entfernungen unbedingt notwendig ist, die Funkenenergie entsprechend
vergrössern, so ist es notwendig, von der Anwendung der gewöhnlichen
Induktionsapparate Abstand zu nehmen und sich kräftigerer Erregerquellen zu
bedienen. Slaby verwendet für diesen Zweck eine
Wechselstrommaschine in Verbindung mit einem Transformator, da es auf diesem Wege
möglich ist, hochgespannte Energie mit beliebigen Elektrizitätsmengen zu erzeugen.
Fig. 5 zeigt eine derartige Einrichtung, wie
solche von Slaby an Bord der deutschen Kriegsschiffe
aufgestellt wurde. In derselben bedeutet W die
Wechselstrom maschine, welche durch einen Elektromotor angetrieben wird und die
Primärwindungen des Hochspannungstransformators V
speist. Die Sekundärwindungen dieses Transformators sind mit den Funkenkugeln A und B verbunden. Der von
diesen beiden Funkenkugeln ausgehende Schwingungskreis ist, wie dies schon in Fig. 3 dargestellt erscheint, ein vollständig
geschlossener. Hierbei besitzen die beiden Vertikalleiter AC und BE eine
tunlichst geringe Selbstinduktion, wogegen der Leiter CD eine sehr grosse Selbstinduktion hat. Die Folge hiervon ist, dass bei
sich auslösenden Entladungen die in dem senkrechten Leiter erzeugten elektrischen
Wellen nicht in den Leiter CD
übertreten können.
Während der Ladung wird der ganze Stromkreis in Anspruch genommen. Der mit A verbundene Teil des Kreises liegt durch CD an Erde und behält somit nahezu in seiner
ganzen Ausdehnung die Spannung der Erde, so dass die Ladung fast ausschliesslich in
den Kondensator K erfolgt. Der Einfluss der
Selbstinduktion in dem Drahte CD während des
Ladungsvorganges ist infolge der geringen Periodenzahl des Wechselstromes ein sehr
geringer, wird hingegen bei der ungeheuren Frequenz des Entladungsstromes ein sehr
bedeutender. Da nun in dem Kondensator vor Entladung ganz bedeutende
Elektrizitätsmengen aufgespeichert sind, so ist leicht ersichtlich, dass mit einer
derartigen Anordnung bedeutend grössere Energiewerte in Strahlung umgesetzt werden
können, als bei Verwendung eines gewöhnlichen Induktors.
Textabbildung Bd. 318, S. 276
Fig. 6.
Textabbildung Bd. 318, S. 276
Fig. 7.
Fig. 6 zeigt eine andere Anordnung des Senders unter
Anwendung eines Induktors. Bei derselben ward ein Kondensator C durch den Induktor J mit
hochgespannter Elektrizitätgeladen und entladet sich einerseits durch die
Funkenstrecke F in den Sendedraht, andererseits durch
E2 unmittelbar in die Erde. Da hier nur die
eine Kondensatorbelegung und die eine Funkenkugel, das sind Teile, die sich dauernd
isolieren und absolut abschliessen lassen, Hochspannung zur Erde führen, so ist jede
Gefährdung der mit den Apparaten arbeitenden Menschen nahezu ausgeschlossen.
Hierdurch fallen auch alle Isolationsschwierigkeiten des Senderdrahtes fort und
verspürt man beim Anfassen desselben nur kaum merkliche Schläge. Zur Erzeugung der
Hochspannung werden Induktoren mit 40–50 cm Schlagweite verwendet und gelangt ein
Quecksilber-Turbinenunterbrecher zur Anwendung, welcher unmittelbar an eine
Lichtleitung angeschlossen werden kann und somit die Anwendung von Akkumulatoren
oder Trockenelementen im Falle des Vorhandenseins solcher Leitungen ausschliessen
lässt. Steht Wechselstrom zur Verfügung, so gestaltet sich die Anordnung noch
einfacher, weil dann der Unterbrecher ganz in Wegfall kommt und der Induktor
unmittelbar an die Wechselstromleitung angeschlossen wird. Die zur Verwendung
gelangenden Kondensatoren werden aus Mikanit gefertigt und unmittelbar auf dem
Induktor so angebracht, dass der eine die Hochspannung führende Pol des Induktors
und Kondensators der Berührung nicht zugänglich ist. In Fig. 7 ist eine derartige Geberanordnung in Verbindung mit den
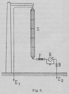
Empfangsapparaten dargestellt. Die Schaltung des Empfängers, wie solcher zur Zeit
von der Allgemeinen Elektrizitäts-Gesellschaft
ausgeführt wird, zeigt Fig. 8 und ist ohne weitere I
Erklärung verständlich. Das Charakteristische dieser Anordnung liegt darin, dass das
vom Geber erzeugte, pulsierende magnetische Feld nicht nur von einem einfachen
Luftdrahte, sondern auch von einer geerdeten Luftdrahtschleife aufgefangen wird. Es
ist bei dieser Anordnung der Nachteil, dass die an den Fritter gelangenden Wellen
durch den Ortsstromkreis einen Nebenschluss finden, gänzlich beseitigt. Es gestaltet
sich hierbei die Wirkungsweise des Empfängers so, dass sich der anfänglich sehr hohe
Widerstand des Flitters beim Ansprechen sehr vermindert und dadurch auch den
Stromdurchgang von der Batterie aus durch das Relais, die Luftleitung und Erde
ermöglicht. Durch diese Anordnung werden die atmosphärischen Störungen gleichfalls
wesentlich verringert.
Textabbildung Bd. 318, S. 277
Fig. 8.
Eine weitere Verbesserung in der Einrichtung liegt in der Einführung einer
selbsttätigen Unterbrechung des Fritterstromkreises. Der Klopferschlag wird hierbei
erst dann gegen den Fritter geführt, wenn die Spannung des Fritterelementes
abgenommen ist. Es wird dadurch ein leichtes und sicheres Auslösen des Flitters
erzielt und auch dessen Lebensdauer bedeutend verlängert, weil der sonst in seinem
Inneren auftretende Funke, bei Unterbrechung des Schwachstromkreises, welcher das
Frittpulver allmählich zerstört, ausserhalb desselben verlegt ist. Ausser diesen
Verbesserungen wird jeder Empfangsapparat für bewegliche Stationen mit einer
Intensitäts-Schwächungsvorrichtung versehen, durch welche es ermöglicht ist, dass
der Apparat auch auf ganz kurze Entfernungen, trotz der grossen Empfindlichkeit,
sicher arbeitet.
Das System der drahtlosen Telegraphie nach Slaby-Arco
fand ursprünglich nur für den Verkehr zwischen Schiffen und dem Festlande, oder
zwischen zwei durch die See getrennten, feststehenden Stationen Anwendung und finden
sich von denselben bereits über 40 Stationen auf Schiffen und über 10 Landstationen
in dauerndem Betriebe. Die Sicherheit der Nachrichten, bezw. Befehlsübermittlungen
wurde bei diesen Stationen bis zu Entfernungen von 200 km in ausreichender Weise
nachgewiesen.
Textabbildung Bd. 318, S. 277
Fig. 9.
Es lag nun bei der ausserordentlichen Wichtigkeit einer schnellen und zuverlässigen
Nachrichtenvermittlung zwischen den einzelnen Truppenteilen einer gemeinsam
operierenden, Armee nahe, die Funkentelegraphie auch für die Zwecke des
Kriegsdienstes zu verwerten. Der bisherige Feldtelegraph vermochte trotz der grossen
Dienste, welche er im allgemeinen leistete, allen Anforderungen denn doch nicht zu
entsprechen, da bei seiner Einrichtung stets auf eine sehr sorgfältige
Leitungsverlegung Bedacht genommen werden musste, die sich aber bei der Eile, mit
welcher diese Arbeit in der Mehrzahl der Fülle auszuführen war, nicht immer
erreichen liess. Es sind daher Isolationsfehler und Drahtbrüche unvermeidlich und
sah man sich sonach oft gezwungen, mit Induktionsströmen und Telephonen zu arbeiten,
wobei die besonders bei Befehlserteilung so wünschenswerte schriftliche Aufzeichnung
nicht erzielt werden konnte. Auch fehlt im Kriegsfalle bei Abbruch einer Station
häufig die Zeit zum Abbau der Leitung und macht daher die Menge des mitzuführenden
Materiales einen bedeutenden Train erforderlich.
Alle diese Nachteile des auf Leitungsverwendung aufgebauten Feldtelegraphen führten
zu Versuchen; die Funkentelegraphie auch für die Zwecke des Felddienstes nutzbar zu
machen. Hierbei kann jedoch nur die abgestimmte Funkentelegraphie in Betracht
kommen, weil nur sie wenigstens eine teilweise Geheimhaltung der übersendeten
Nachrichten ermöglicht und daneben einen bedeutend geringeren Energieaufwand
erfordert, als die nicht abgestimmte. Letztereerfordert nämlich einen
Energieaufwand, der für eine Entfernung von 30 km einer mechanischen Leistung von 2
bis 3 PS. entspricht. Da Akkumulatoren schon wegen der Notwendigkeit, eine eigene
Lademaschine mitzufahren, für felddienstliche Zwecke von vorneherein ausgeschlossen
sind, so könnte diese Energiemenge nur durch eine von einem kleinen Motor
angetriebene Dynamomaschine geliefert werden, was jedoch schon wegen der damit
verbundenen grossen Belastung des Trains als nicht besonders zweckentsprechend
angesehen werden muss. Ausserdem ruft aber die Kompliziertheit eines solchen
Systemes Bedenken hervor. Bei Anwendung des Abstimmungsprinzipes dagegen kann mit so
kleinen Stromstärken gearbeitet werden, dass Trockenbatterien als Stromquellen
ausreichen.
Die funkentelegraphischen Stationen für Feldzwecke sind nun seitens der Allgemeinen Elektrizitätsgesellschaft in Berlin, welche
die Ausführung der Patente Slaby-Arco übernommen hat,
auf diesen Grundlagen ausgebildet worden. Hierbei sind sämtliche Apparate und
erforderliche Hilfsmittel in einem Fahrzeuge untergebracht, welches aus einem
Vorder- und Hinterwagen besteht, die nach dem Protzsystem zusammengehängt werden. In
bezug auf die äussere Form, sowie auf die Einrichtung für die Bespannung, die
Vorrichtungen zum Anbringen von Schanzzeug, die Spurweite und Radabmessungen ist den
Normalien der deutschen Armeefahrzeuge, wie dies aus Fig.
9 ersichtlich, voll Rechnung getragen.
Die Verteilung der Apparate und des Zubehörs auf die beiden Wagenabteile ist in der
Weise durchgeführt, dass im Vorderteil oder Vorderwagen alle Sende- und
Empfangsapparate, sowie ein Teil der Hilfsmittel und die Hälfte der Trockenelemente
sich befinden. Im Hinterteil ist die zweite Hälfte der Batterie und der
Reservebedarf untergebracht. Das Gesamtgewicht des ganzen Wagens beträgt nur 1800
kg. Die Wagen können deshalb auch ausserhalb der Wege auf offenem Gelände leicht
fortgebracht werden. In besonders schwierigem Terrain kann der zweite oder
Hilfswagen zurückgelassen werden, wodurch sich das Gewicht des zu bewegenden
Fahrzeuges auf 900 kg herabmindert. Für die Zwecke der Telegraphie ist das
Zurücklassen des Hinterwagens von keinem besonderen Belang, da alle notwendigen
Teile der Station in dem Vorderwagen untergebracht sind, und der Hinterwagen nur die
Reserve aufnimmt. Auch die in dem Vorderwagen untergebrachte Hälfte der
Trockenbatterie ist vollkommen ausreichend, um den Strombedarf zu decken.
Die Ansicht eines geöffneten Vorderwagens (Fig. 10)
zeigt, dass die Aufgabeapparate auf der rechten Seite, die Empfangsapparate auf der
linken Seite dieses durch eine. Scheide wand in zwei Teile getrennten Wagenkastens,
eingebaut sind.
Die Apparatenanordnung im Vor der wagen ist aus Fig.
11 zu entnehmen und zwar sind a) für die
Sendeeinrichtung: I. Induktor, II. Holzkasten mit 3 Leydenerflaschen und
Abschaltefunkenstrecke, III. Abstimmungsspule mit Steckkontakt, IV.
Hitzdraht-Amperèmeter, V. eingebaute Funkenstrecke, VI. Morsetaste mit magnetischer
Funkenlöschung, VII. dreipoliger Hebelumschalter und VIII. Steckkontakt; b) für die Emfangseinrichtung: IX. und X. Empfangsapparat
und Morseschreiber; XI. Abstimmspule mit Schiebekontakt und endlich Xll. Batterie
für den Empfangsapparat.
Das mit IV bezeichnete Hitzdraht-Amperèmeter bis 0,5 Ampère Messbereich, welches in
Eisenrahmen federnd aufgehängt ist, kann durh einen kleinen Schalthebel in die zum
Luftdraht führende Leitung eingeschaltet werden. Es ist für die Geberabstimmung ein
unentbehrliches Hilfsmittel. In der Apparatenverbindung besteht ein wesentlicher
Unterschied gegenüber der normalen Verbindung für feststehende und Schiffsstationen
nicht, ebenso
sind die Apparate ganz die gleichen, nur mussten sie in der Konstruktion den
besonderen Zwecken angepasst werden. So ist der Induktor mit einem einfachen
Hammerunterbrecher ausgerüstet und in einen geschlossenen Holzkasten eingebaut. Der
Empfangsapparat nebst Morseschreiber ist auf einen gefederten Kasten aufgesetzt,
damit der Wagen auch über schlechtes Plaster in schärfster Gangart fahren kann, ohne
dass hierdurch die Apparate in Unordnung geraten. Zu gleichem Zwecke musste auch dem
Einbaue der Leydener Flaschen ganz besondere Sorgfalt gewidmet werden.
Textabbildung Bd. 318, S. 278
Fig. 10.
Als Stromquelle werden Batterien aus Hellesen-Lagerelementen verwendet, die in vier
unter den Wagen angehängten Kästen untergebracht sind. Sie werden Trockenelementen
aus dem Grunde vorgezogen, weil sie regenerierbar sind, und auch bei längerer
Nichtbenutzung derselben die Salmiaklösung aasgegossen werden kann, wodurch eine
zwecklose Abnutzung der Zinkelektroden hintanzuhalten ist.
Die Elemente sind so angeordnet, dass durch Parallel-bezw. Reihenschaltung mittels
eines im Vorderwagen befindlichen Umschalters eine Spannung von 10 bezw. 20 Volt
hergestellt wird. Bei der Schaltung auf 20 Volt lässt sich die im Hinterwagen
befindliche Batterie mittels Verbindungskabels zur vorderen Batterie parallel
schalten, wodurch die Strombelastung der einzelnen Elemente herabgesetzt und so
deren Lebensdauer verlängert wird.
Textabbildung Bd. 318, S. 278
Fig. 11.
Um die Sendedrähte, welche aus Phosphorbronze- oder Stahldrahtlitzen bestehen, in die
Höhe zu bringen, werden Drachen oder Ballons verwendet. Bei leichtem Winde eignen
sich hierfür die Adlerdrachen, bei stärkerem Fi 2
Winde hingegen die amerikanischen Kastendrachen am besten. Dieselben werden in drei
Grossen geliefert, wodurch sich eine der herrschendenWindstärke entsprechende
Auswahl treffen lässt. Ballons kommen nur bei vollständiger Windstille oder bei sehr
heftigem Winde zur Anwendung. Als solche werden Spezialdrachenballons benützt,
welche 10 cbm Wasserstoff fassen, der in sechs Stahlflaschen mitgeführt wird, von
denen sich eine im Vorderwagen und fünf im Hinter wagen befinden.
Zum sicheren Auflassen dieser Ballons, welche eine bedeutende Zugkraft besitzen, sind
die zwei Hollen, auf welche die Stahldrahtlitze aufgewunden ist, auf einer im
Vorderwagen festgelagerten Welle angebracht, die durch eine Bandbremse und ein
Sperrwerk gesichert ist.
Da das System Slaby-Arco auf Erdung des Sendedrahtes
beruht, musste das Bestreben dahin gerichtet sein, eine gute Erdverbindung in
möglichst kurzer Zeit herstellen zu können. Dies ist in überraschend einfacher Weise
dadurch gelungen, dass auf einer Rolle an der Unter- und Rückseite des Vorderwagens
(s. Fig. 9) ein Band aus Kupferdrahtgaze von 1 m
Breite und 10 m Länge aufgewickelt ist, welches, wenn die Erdung vorgenommen werden
soll, abgerollt und auf den Boden flach ausgelegt wird. Diese Art der Erdung soll
unter allen Verhältnissen ausreichend sein, insbesondere aber dann, wenn lebender
Pflanzenwuchs von der Gaze bedeckt wird.
Ausser den Apparaten I-XII und den sonst bereits erwähnten Einrichtungen werden jeder
Station noch beigegeben: ein Mikrophonempfänger mit Kopftelephon, eine Anrufklingel,
sowie ein Werkzeugkasten mit Werkzeug.
Die Fertigmachung einer derartigen fahrbaren funkentelegraphischen Station zum Senden
und Empfangen von Nachrichten soll mit vier geschulten Bedienungsmannschaften nicht
ganz 10 Minuten erfordern.
(Fortsetzung folgt.)