| Titel: | Das System der drahtlosen Telegraphie von Marconi vom Anbeginn bis zu seiner gegenwärtigen Entwickelung. |
| Fundstelle: | Band 317, Jahrgang 1902, S. 475 |
| Download: | XML |
Das System der drahtlosen Telegraphie von Marconi vom Anbeginn bis zu seiner gegenwärtigen Entwickelung.
(Fortsetzung von S. 453 d. Bd.)
Das System der drahtlosen Telegraphie von Marconi vom Anbeginn bis zu seiner gegenwärtigen Entwickelung.
Die nichtabgestimmte Wellentelegraphie von Marconi. Die beiden
Vorrichtungen, nämlich der Hertz'sche Oszillator und
der Branly-Lodge'sche Kohärer bilden nun die Grundlagen
für die von Marconi geschaffene Wellentelegraphie.
Die erste Form seiner Einrichtung bestand für die Sendestation (Fig. 12) aus dem Ruhmkorff-Apparat R, dessen Primärwickelung mit der Batterie B und dem Zeichengeber Z,
und dessen Sekundärwickelung mit den beiden Entladekugeln EE verbunden war. Sobald nun durch Niederdrücken des Zeichengebers Z der Stromkreis der Batterie B geschlossen wurde, wobei ein selbstthätiger, hier nicht dargestellter
Unterbrecher das in sehr kurzen Zwischenräumen erforderliche abwechselnde Oeffnen
und Schliessen des Stromkreises besorgte, sprangen zwischen den beiden Entladekugeln
Funken über und es strahlten von der Funkenstrecke elektrische Wellen in den Raum
aus. In der Empfangsstation (Fig. 13) befand sich
eine Batterie B, das Empfangsinstrument E, der eigentliche Wellenempfänger K und zwei Auffangplatten AA von beträchtlicher Grösse, welche in der angegebenen Weise so
miteinander verbunden waren, dass die Batterie B samt
dem Empfangsinstrumente E im Nebenschlusse zu den
Auffangplatten AA sind. Der eigentliche Wellenempfänger
bestand aus einer mit metallischem Pulver gefüllten Glasröhre K, in welche die beiden Ableitungsdrähte eingeschmolzen
waren. An Stelle dieser Röhre kann, wie Marconi in
seinem Patente bereits erwähnt, irgend ein unvollkommener Kontakt, wie zwei
unpolierte Metallstücke, die in leichter Berührung stehen, verwendet werden.
Textabbildung Bd. 317, S. 475
Fig. 12.
Das Metallpulver in der Röhre oder die beiden Metallstücke sind unter gewöhnlichen
Verhältnissen Nichtleiter und kann infolgedessen der Strom der Batterie B (Fig. 13) nicht durch
dieses Instrument hindurchgehen. Sobald jedoch der Empfänger durch entsprechend
starke elektrische Wellen beeinflusst wird, geht das Metallpulver in den leitenden
Zustand über und verbleibt in demselben so langa, bis dieser Zustand nicht durch
eine Erschütterung wieder aufgehoben wird. Der Strom kann nun durch dieses
Instrument hindurchgehen und den Empfangsapparat E
bethätigen. Es können sonach durch diese Einrichtung von der Sendestation ausgehende
elektrische Wellen, indem dieselben den Empfänger zum Ansprechen bringen, praktisch
für die Nachrichtenvermittelung verwertet werden.
Textabbildung Bd. 317, S. 475
Fig. 13.
Wie man sofort ersieht, erscheint hier für die Sendestation der Hertz'sche Oszillator mit nur dem einzigen Unterschiede
vollkommen nachgebildet, dass hier die Kapazitätsflächen und Funkenkugeln vereinigt
sind.
Die Entfernung, auf welcher mit dieser Einrichtung gesprochen werden konnte, betrug
annähernd 0,4 km.
Die nachfolgenden Fig. 14 bis 31 zeigen verschiedene verbesserte Anordnungen der vorbeschriebenen
Einrichtungen, wie solche bereits in dem Patent vom Jahre 1896 beschrieben sind.
Fig. 14 gibt eine schematische Darstellung einer
Empfangsstation, in welcher EE die Auffangflächen, B die Kohärerstromkreisbatterie, R ein Relais zum Oeffnen und Schliessen eines
Lokalstromkreises, in welchen die Batterie B1 und das Empfangsinstrument L, sowie in Abzweigung der Klopfer oder Tapper T geschaltet ist. K bedeutet den
Wellenempfänger oder Kohärer. Die Neuerungen gegenüber der Einrichtung in Fig. 13 bestehen in der Anwendung des Klopfers T, um das leitend gewordene Metallpulver durch
Erschütterung in den nichtleitenden Zustand überzuführen, ferner in der Anwendung
des äusserst empfindlichen Relais R, welches gestattet,
für die Bethätigung des Empfangsinstrumentes und des Klopfers eine kräftigere
Stromquelle verwenden zu können, als für den Kohärerstromkreis, indem letzterer die
Spannung von 1 bis 1,2 Volt nicht überschreiten soll, weil sonst unter Anwendung
grösserer Spannungen das normal nichtleitende Metallpulver des Kohärers leitend wird
und derselbe an Empfindlichkeit einbüsst. Um das Auftreten von Funken
hintanzuhalten, wie solche bei Unterbrechung des Relais und des Klopfers entstehen
und elektrische Wellen erzeugen und sohin auch den Kohärer beeinflussen können,
werden zu diesen beiden Apparaten bifilar gewickelte Nebenschlüsse von hohem
Widerstände nn geschaltet. Ausserdem findet sich ein
Flüssigkeitswiderstand w mit einer elektromotorischen
Gegenkraft von 10 bis 15 Volt und einem Widerstände von ungefähr 10000 Ohm. Derselbe
besteht aus mit angesäuertem Wasser gefüllten Röhren, deren eine etwas vergrössert
in Fig. 15 dargestellt ist. Von diesen Röhren werden
10 bis 15 in Serie geschaltet. Der Zweck dieses Widerstandes, welcher auch durch
einen doppelt gewundenen Platinwiderstand von annähernd 20000 Ohm ersetzt werden
kann, ist, durch seine gegenelektromotorische Kraft den Strom der Lokalbatterie an
dem Durchgange durch denselben zu verhindern, dagegen den Stromstoss von hoher
Spannung, welcher bei dem Oeffnen des Relaisstromkreises entsteht, ungehindert
durchzulassen und so die Bildung eines störenden Funkens an dem beweglichen Teile
des Relais unmöglich zu machen. An Stelle derartiger Widerstände können auch
Kondensatoren von passender Kapazität verwendet werden.
Textabbildung Bd. 317, S. 475
Fig. 14.
Textabbildung Bd. 317, S. 475
Fig. 15.
Um die einlangenden elektrischen Wellen in ihrer Gänze von der Auffangplatte dem
Kohärer zuzuführen und dieselben zu verhindern, ihren Weg über die Verbindung zur
Lokalbatterie zu nehmen, werden zwischen dieser und dem Kohärer kleine
Selbstinduktions- oder Würgespulen r geschaltet, welche
5 bis 6 cm lang, aus gut isoliertem Drahte hergestellt und mit einem Eisenkern
versehen sind.
Textabbildung Bd. 317, S. 475
Fig. 16.
Der Kohärer (Fig. 16) besteht aus einer Glasröhre, in
welche zwei Elektroden, am besten aus Silber, eingesetzt werden. Dieselben sind
unter Zwischenschaltung der bereits erwähnten Würgespulen mit den zur Batterie
führenden Drähten verbunden. In den Raum zwischen den Elektroden wird das leitende
Metallpulver eingefüllt. Die Röhre wird an deren Enden zugeschmolzen oder in anderer
Weise luftdicht abgeschlossen. Wiewohl viele Metalle für die Herstellung
des Metallpulvers verwendet werden können, zieht Marconi eine Mischung von zwei oder drei verschiedenen Metallen vor. Er
findet Hartnickel als das beste Metall, dem er ungefähr 5 % Silberspäne beimischt,
welche die Empfindlichkeit des Kohärers beträchtlich erhöhen. Durch Vermehrung
dieses Silberzusatzes wird die Empfindlichkeit gleichfalls vergrössert, doch ist Marconi der Ansicht, dass für das gewöhnliche Arbeiten
eine zu grosse Empfindlichkeit nicht wünschenswert ist, weil sonst der Kohärer durch
atmosphärische oder sonstige Elektrizität leicht beeinflusst wird.
Die Empfindlichkeit des Kohärers kann noch weiter durch Hinzufügen einer ganz
geringen Quantität von Quecksilber erhöht werden. Dasselbe wird den Spänen in Form
eines kaum merkbaren Tropfens zugeführt, worauf die Späne so lange geschüttelt
werden, bis das ganze Quecksilber durch Amalgamation der Späne absorbiert ist.
Denselben Effekt erreicht man auch, wenn man die Flächen der Elektroden, welche die
Späne berühren, ganz leicht, so dass sie gerade glänzend werden, amalgamiert. Die
Grösse der Röhre und des Zwischenraumes zwischen den metallischen Elektroden kann
innerhalb gewisser Grenzen abgeändert werden. Je grösser dieser Zwischenraum ist,
desto grösser muss das Metallpulver gehalten werden. Marconi dimensioniert seinen Kohärer wie folgt: Länge der Röhre 38 mm,
innerer Durchmesser 2 bis 2,5 mm, Länge der Elektroden annähernd 5 mm und Abstand
derselben 0,8 bis 1 mm. Je kleiner der Abstand der beiden Elektroden ist, um so
empfindlicher erweist sich der Kohärer, doch kann derselbe kaum weiter als angegeben
herabgedrückt werden, ohne die Sicherheit der Wirkung zu gefährden. Das metallische
Pulver soll nicht zu fein, aber ziemlich gleichkörnig sein und kann mit einer
ziemlich groben Feile hergestellt werden. Dasselbe wird nach der Gewinnung durch
Sieben und Blasen von allen staubförmigen Teilchen befreit. Die verwendete Feile ist
nach dem Gebrauche sorgfältig zu waschen und zu trocknen. Das Pulver darf durch die
Elektroden nicht gepresst werden, sondern ist so lose einzufüllen, dass man
dasselbe, wenn die Röhre erschüttert wird, sich noch frei bewegen sieht.
Textabbildung Bd. 317, S. 476
Fig. 17.
Wenn nun auch ein Vakuum in der Röhre nicht unumgänglich notwendig ist und die
geringe Luft Verdünnung, wie solche bei dem Zuschmelzen der Röhre durch die
Erwärmung der Luft entsteht, vollkommen genügt, so ist ein solches doch zum guten
Funktionieren dieses Instrumentes wünschenswert, weshalb auch eine sehr weitgehende
Evakuierung bis zu 0,001 einer Atmosphäre mittels Hilfe einer Quecksilberluftpumpe
durchgeführt wird. In diesem Falle erhält der Kohärer die in Fig. 17 dargestellte Form, wobei die seitlich
angeschmolzene Röhre zur Herstellung der Verbindung mit der Luftpumpe dient.
Textabbildung Bd. 317, S. 476
Fig. 18.
Ein guter derartiger Kohärer soll auf eine Entfernung von 2 m von dem
Unterbrechungsfunken, wie solcher bei einem gewöhnlichen Zimmerläutewerk entsteht,
ansprechen und nach Aufhören der Einwirkung durch die leiseste Erschütterung sofort
wieder in den nichtleitenden Zustand zurückkehren. Hierbei wird jedoch
vorausgesetzt, dass derselbe in einen Stromkreis von geringer Selbstinduktion mit
einer kleinen elektromotorischen Kraft wie ein einziges Element geschaltet ist. Um
eine solche Röhre in guter Wirkung zu erhalten, ist es wünschenswert, dass dieselbe,
wenn sie leitend ist, kein stärkerer Strom als von 1 Milliampère durchfliesst. Muss
ein stärkerer Strom angewendet werden, so können mehrere solcher Kohärer parallel
geschaltet werden, doch erweist sich diese Anordnung weniger zuverlässig.
Wenn eine höhere elektromotorische Kraft als jene eines einzigen Leclanché-Elementes,
also über 1,5 Volt, benötigt wird, verwendet Marconi
die in Fig. 18 dargestellte Frittröhre, in welcher
statt eines mit Feilspänen gefüllten Zwischenraumes, deren mehrere durch
entsprechende, gut in die Röhre einpassende Silbercylinder geschaffen werden.
Eine solche nach den allgemein gegebenen Regeln sorgfältig gefertigte Röhre arbeitet
bei einer elektromotorischen Kraft von 1 bis 2 Volt mal der Gesamtanzahl der mit dem
Metallpulver ausgefüllten Zwischenräume zuverlässig.
Die Auffangflächen oder Streifen EE (Fig. 14) aus Kupfer oder einem anderen Metall sind
ungefähr 13 mm breit und 0,4 mm dick und am besten von einer Länge, dass sie
elektrisch mit der Wellenlänge der einlangenden Wellen abgestimmt sind.
Textabbildung Bd. 317, S. 476
Fig. 19.
Um nun die Entfernung, über welche gesprochen werden kann, zu vergrössern, wird der
Kohärer samt den beiden Auffangstreifen in die Fokuslinie eines
parabolisch-cylindrischen Reflektors R eingestellt,
welcher, aus Kupfer gefertigt, direkt gegen die Sendestation gerichtet wird.
Der gesamte Empfangsapparat wird auch, um denselben in einen gewöhnlichen
parabolischen Reflektor einmontieren zu können, in der in Fig. 19 dargestellten Form ausgeführt. B ist
hierbei ein gewöhnlicher konkaver Reflektor. Die beiden Auffangstreifen EE haben hier eine Kurvenform und sind auf der einen
Seite mit dem Kohärer K, auf der anderen Seite mit dem
kleinen aus zwei Metallplatten und dem zwischenliegenden Isoliermateriale gebildeten
Kondensator C verbunden. Die Verbindung mit dem
Lokalstromkreise wird über zwei Würgespulen r der
bereits beschriebenen Art hergestellt. Die Empfangsplatten werden womöglich
ebenfalls auf die Wellenlänge abgestimmt und so aufgestellt, dass sie von den direkt
einfallenden und reflektierten Wellen getroffen werden müssen.
Textabbildung Bd. 317, S. 476
Fig. 20.
Textabbildung Bd. 317, S. 476
Fig. 21.
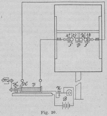
Ebenso wie an dem Empfänger wurden auch an dem Sender eine Reihe von Verbesserungen
geschaffen. Eine der ersten derselben beruht auf der Anwendung von vier
Entladekugeln für die Erzeugung der elektrischen Oszillationen. Diese Anordnung ist
in Fig. 20 schematisch und in Fig. 21 in vergrössertem Massstabe dargestellt.
Hierbei sind die Kugeln ff mit den Sekundärwindungen
des Induktoriums verbunden und von isolierten Trägern tt getragen. Diese Träger bestehen am besten aus Ebonitplatten mit einer
Oeffnung zur Aufnahme der Kugeln. Zu diesem Zwecke werden diese Platten an den
Rändern dieser Oeffnung bis zum Schmelzen erhitzt, hierauf die Kugeln in die
Oeffnung hineingepresst und so lange festgehalten, bis das Ebonit wieder erkaltet
ist. FF sind zwei ganz ähnliche Kugeln an Trägern t1
t1, deren Entfernung
durch Ebonitbolzen und entsprechend vorgesehene Nuten innerhalb gewisser Grenzen
abgeändert werden kann. m (Fig. 21) ist eine flexible Membran aus Pergamentpapier, welche
an die Träger festgeleimt ist und eine Art Gefäss bildet, welches mit einer
dielektrischen Flüssigkeit angefüllt wird. Als eine derartige Flüssigkeit eignet
sich durch Vaselin etwas verdichtetes Vaselinöl vorzüglich.
Diese isolierende Flüssigkeit zwischen den beiden Kugeln FF vergrössert nach Marconi's Anschauung die
Kraft der Ausstrahlung und ermöglicht ferner, steps gleichmässige Wirkungen zu
erzielen, welche, wenn diese Flüssigkeit nicht vorhanden ist, schwer zu erzielen
sind.
Die Funkenkugeln f und F
werden am besten aus Messing oder Kupfer und massiv hergestellt. Der Abstand dieser
Kugeln hängt von der Quantität und der elektromotorischen Kraft oder Spannung der
zur Anwendung gelangenden Elektrizität ab und nimmt die Wirkung mit zunehmender
Entfernung namentlich der Kugeln f von den Kugeln F so lange zu, als der Funke noch gut überschlägt. Bei
einem Induktorium, welches einen Funken von 20 cm Länge gibt, soll die Entfernung
der Kugeln FF 0,8 bis 1 mm und die Entfernung zwischen
den Kugeln f und F
annähernd 25 mm betragen.
Textabbildung Bd. 317, S. 477
Fig. 22.
Für den Fall, dass die Signale nur nach einer Richtung entsendet werden sollen, wird
die Funkenstrecke in den Brennpunkt oder Brennlinie eines gegen die Empfangsstation
gerichteten Reflektors R eingestellt. Fig. 22 zeigt eine Draufsicht auf den Reflektor,
welcher durch Biegen eines Metallblattes aus Messing oder Kupfer hergestellt und
durch hölzerne oder metallische Rippen festgehalten wird.
Textabbildung Bd. 317, S. 477
Fig. 23.
Unter sonst gleichen Bedingungen soll die Uebertragung von Zeichen auf eine um so
grössere Entfernung möglich werden, je grösser die Metallkugeln des Oszillators
sind. Marconi verwendete regelmässig massive
Messingkugeln von 10 cm Durchmesser, welche eine Wellenlänge von 25 cm ergaben. Der
Reflektor soll hierbei die doppelte Länge und Weite der Wellenlänge haben. Wenn alle
die notwendigen Bedingungen erfüllt sind und ein entsprechend empfindlicher
Empfänger zur Anwendung gelangt, kann mit einem derartigen Sender bis über 4 km
gesprochen Werden. Wird eine sehr kräftige Elektrizitätsquelle verwendet, durch
welche längere Funken erzeugt werden können, so ist es vorzuziehen, die
Funkenstrecke zwischen den mittleren Funkenkugeln durch Zwischenstellen von
kleineren Kugeln in mehrere Funkenstrecken in Serie zu verteilen.
Textabbildung Bd. 317, S. 477
Fig. 24.
Fig. 23 zeigt einen Oszillationserreger von
kompakterer Form als der vorhin beschriebene. Hier ist jedes Kugelpaar fF in einer kurzen, der Länge des festgesetzten
Abstandes entsprechenden Ebonitröhre E eingesetzt.
Diese beiden Röhren mit den Kugeln werden nun in eine etwas weitere Röhre R so eingeschoben, dass sich dieselben einander nähern
oder von einander entfernen lassen. Zu diesem Zwecke ist jede der beiden äusseren
Kugeln f mit einem Metallstäbchen s in Verbindung gebracht, welches ausser zur genauen
Einstellung der beiden Kugeln F noch zur Herstellung
der Verbindung mit den beiden Enden der Sekundärspule dient. Die Einstellung wird
nur von einer und zwar hier von der rechten Seite aus besorgt, indem sich das
Stäbchen s in der das Rohr R abschliessenden Hülse h durch einen
Schraubengang verschieben lässt. Dieses Stäbchen s ist
nun um ein Verdrehen der Kugel f bei der Manipulation
der Einregulierung zu verhindern, mit derselben nicht starr, sondern durch ein
Kugelgelenk k verbunden. Die beiden Ebonitröhren passen
ziemlich genau in die Röhre R, so dass sie den zwischen
FF gelegenen Raum nahezu wasserecht abschliessen;
dieser Raum wird nun gleichfalls mit Vaselinöl der vorbeschriebenen Art
ausgefüllt.
Die Unterbrechung des Primärstromes des Induktoriums erfolgt wie bei einer
gewöhnlichen Induktionsspule durch einen federnden Kontakt K, der sich an einen fixen Kontakt K1 anlegt oder von demselben abhebt. Um jedoch den
fixen Kontakt stets rein zu halten, ist derselbe an eine Achse a (Fig. 24)
festgeschraubt, welche durch einen kleinen Elektromotor M (Fig. 20) in schnelle Drehung versetzt
wird.
Textabbildung Bd. 317, S. 477
Fig. 25.
Hierdurch soll das stets regelmässige Arbeiten des Induktoriums wesentlich erhöht
werden.
Bei einer anderen Anordnung des Senders (Fig. 25) wird
der Oszillator in den Brennpunkt eines gewöhnlichen parabolischen Reflektors
eingesetzt. In diesem Falle werden die beiden Funkenkugeln FF des Oszillators durch zwei Halbkugeln, welche in der Mitte ihrer planen
Fläche einen kleinen Vorsprung haben, ersetzt und dieselben sehr nahe einander
gestellt. Der Raum zwischen diesen beiden Kugeln wird gleichfalls mit Vaselinöl
ausgefüllt.
Textabbildung Bd. 317, S. 477
Fig. 26.
Bei dem Sender (Fig. 26), mit welchem ohne Anwendung
eines Reflektors auf grössere Entfernungen hin signalisiert werden kann, sind die
beiden Metallplatten PP mittels Seilen an dem Gestelle
G isoliert aufgehängt. Dieselben stehen einesteils
mit den beiden Funkenkugeln FF, die gleichfalls durch
ein flüssiges Dielektrikum getrennt sind, anderenteils mit den kleineren
Funkenkugeln f1
f1 in leitender
Verbindung. Die denselben in geringer Distanz senkrecht gegenüberstehenden Kugeln
f werden direkt vom Induktorium J gespeist.
Der dieser Anordnung zugehörige Empfänger ist ähnlich eingerichtet und stehen die
beiden Platten P an Stelle der mittleren Funkenkugeln
mit dem Kohärer in Verbindung. Letzterer ist wieder durch vorgelegte Würgespulen mit
dem Lokalstromkreis in der bereits in Fig. 14
dargestellten Weise verbunden.
Wird hierbei ein kreisförmig abgestimmter Empfänger von beträchtlicher Grösse
verwendet (Fig. 19), so können für denselben die
Platten entfallen.
Nach Marconi's Beobachtungen soll unter sonst gleichen
Bedingungen die Uebertragungsentfernung um so grösser werden, je grösser die Platten
des Senders und Empfängers sind, und je höher vom Erdboden entfernt dieselben
aufgehängt werden.
Textabbildung Bd. 317, S. 477
Fig. 27.
Textabbildung Bd. 317, S. 477
Fig. 28.
Für dauernde Installationen dieser Art ist es von Vorteil, diese Platten durch an
einem Ende geschlossene Metallcylinder, welche gleich einem Hute auf die Säulen des
Gestelles aufgehängt werden und auf Isolatoren ruhen, zu
ersetzen, weil hierdurch die Isolation derselben gesichert ist und daher
feuchtes Wetter keinen Einfluss auszuüben vermag.
Bei dem Sender Fig. 27 wird eine der äusseren
Funkenkugeln f direkt mit der Erde, die andere mit der
isoliert aufgehängten Platte P verbunden. Eine ganz
ähnliche Anordnung zeigt der Empfänger Fig. 28. Die
Platten sind wohlisoliert und können ebensogut durch einen anderen Leiter, wie einen
Cylinder der erwähnten Form u.s.w., ersetzt werden. Die Erdverbindung wird durch
eine Erdplatte und einen sehr starken Leitungsdraht hergestellt.
Textabbildung Bd. 317, S. 478
Fig. 29.
Diese Art der Verbindung wird für jene Fälle zur Anwendung gebracht, wo zwischen
Sender und Empfänger eine Reihe von Hindernissen, wie viele Häuser, Hügel u.s.w.,
liegen, und bildet eigentlich die Grundlage für die weitere Entwickelung der
Telegraphie ohne Draht nach dem System von Marconi.
Es ist mit diesem Empfänger auch möglich, nur die von der Erde oder von Wasser
übertragenen Oszillationen aufzunehmen, wobei die isolierte Platte P gänzlich weggelassen wird und jedes der beiden Enden
des Kohärers mit einer gesonderten Erde, welche womöglich in einer grösseren
Entfernung voneinander abstehen und in der Richtung, von welcher die Oszillationen
einlangen, liegen sollen, verbunden wird. Diese Verbindungen brauchen nicht absolut
gut leitend sein, aber sie müssen einen Kondensator von passender Kapazität,
annähernd von 1 m2 Oberfläche, mit paraffiniertem
Papier als Dielektrikum zwischengeschaltet haben.
Um die Sende- und Empfangsplatten möglichst hoch vom Erdboden zu erheben, können
Ballons oder Drachen, welche diese Platten tragen, oder durch Belegen mit Zinnfolie
selbst zu Leitern gemacht werden, in Verwendung gelangen.
Textabbildung Bd. 317, S. 478
Fig. 30.
Da jede derartige Station eine Sende- und Empfangseinrichtung besitzt, für welche
eine gemeinsame Sendeplatte ausgenutzt wird, ist es notwendig, den Empfänger vom
Sender möglichst entfernt aufzustellen, damit ersterer durch letzteren nicht
beeinflusst wird, oder dass dieselben durch Metallschirme geschützt werden, wobei es
genügt, alle telegraphischen Apparate mit Ausnahme des Zeichenaufnehmers in
Metallkistchen unterzubringen und alle exponierten Teile des Empfangsstromkreises in
Metallröhren einzuschliessen, welche mit dem Metallkistchen in leitender Verbindung
stehen sollen. In dem Falle, als die Apparate mit der Erde in Verbindung stehen,
muss der Empfänger, wenn der Sender arbeitet, abgeschaltet werden, was sich auch bei
nicht geerdetem Sender und Empfänger empfiehlt.
In den Fig. 29 und 30
sind die Details der Anordnung der Sender für die beiden Fälle, dass derselbe nicht
geerdet und mit einem Reflektor zur Dirigierung der Wellenrichtung ausgerüstet ist,
und für den zweiten Fall, in welchem der, Sender geerdet und mit einer Sendeplatte
in Verbindung steht, dargestellt. Die Sendeplatte ist in Fig. 30 nicht gezeichnet.
In diesen beiden Figuren bedeuten B die Batterie, Z den Zeichengeber, J das
Induktorium, F bezw. ff F
die Funkenstrecke, E die Erdverbindung, P die Verbindung mit der Sendeplatte und R den Reflektor.
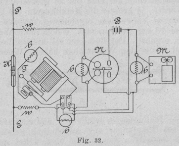
Die Anordnung der Empfänger für beide Fälle ist aus den Fig.
31 und 32 zu entnehmen.
Textabbildung Bd. 317, S. 478
Fig. 31.
Textabbildung Bd. 317, S. 478
Fig. 32.
Es bedeuten hier K den Kohärer, T den Klopfer, um den Kohärer in den nichtleitenden Zustand überzuführen
(in Fig. 31 nicht gezeichnet), N das Empfangsrelais, M
den Apparat zur Registrierung der einlangenden Zeichen, B die Lokalbatterie, E die Erdverbindung, P die Verbindung mit der Auffangplatte und R den Reflektor. b sind
zum Klopfer, Relais und Empfangsapparate bifilar gewickelte Nebenschlüsse, um das
Auftreten von Unterbrechungsfunken bei diesen Apparaten zu verhindern, w sind die kleinen bereits erwähnten Würge- oder
Selbstinduktionsspulen, welche den elektrischen Wellen den Eintritt in den
Lokalstromkreis verwehren. Die mit dem Kohärer verbundenen Metallstreifen m (Fig. 31) dienen dem
Zwecke, den Empfänger auf die Länge der vom Sender ausgestrahlten Wellen
abzustimmen.
Textabbildung Bd. 317, S. 478
Fig. 33.
Bei seinen späteren Versuchen hat Marconi die Auffang-
und Sendeplatte durch eine hohe Metallstange, die teilweise auch mit einem Querbügel
versehen ist, ersetzt, da sich herausstellte, dass mit dieser einfachen Einrichtung
ganz dieselben Ergebnisse erzielen lassen, wie mit den schwer anzubringenden und
Luftströmungen grossen Widerstand bietenden Platten. Diese Auffangstange ist es
auch, welche späterhin mit dem Namen Antenne bezeichnet wurde. Eine grosse
Aufmerksamkeit muss hierbei jedoch einer guten Isolierung der Antenne gewidmet
werden, weshalb dieselbe nicht ganz aus Metall hergestellt, sondern auf einen
Holzmast isoliert aufgesteckt und die Leitungsverbindung mittels eines gut
isolierten Kabels bewerkstelligt wird. In Fig. 33 ist
eine schematische Anordnung dieser Einrichtung wiedergegeben und bedarf dieselbe
wohl kaum einer weiteren Erläuterung. Es bezeichnet hier A die
Antenne, F die Funkenstrecke, J das Induktorium, B die
Batterie und Z den Zeichengeber.
Da die Sendeeinrichtung wohl in den meisten Fällen mit einer Empfangseinrichtung
unter Benutzung einer gemeinsamen Antenne kombiniert ist und im Falle der Abgabe von
Zeichen, der Empfänger von der Antenne abgeschaltet werden muss, wurde dem
Zeichengeber, welcher diese Umschaltung bei der Manipulation mit demselben
selbstthätig besorgt, eine von dem gebräuchlichen Morse-Taster etwas abweichende
Form gegeben. Es wird nämlich der rückwärts der Achse (vom Handgriffe aus gesehen)
gelegene Hebelteil des Tasters durch eine Ebonitstange verlängert und an deren Ende
ein Platinkontakt angebracht, welcher durch ein flexibles Kabel mit dem mit der
Antenne verbundenen Teile des Oszillators in Verbindung steht.
Textabbildung Bd. 317, S. 479
Fig. 34.
Bei ruhendem Taster liegt dieser Kontakt C auf einem
Amboss auf, über welchen die Verbindung mit dem Empfänger hergestellt ist. Bei
abgehobenem Taster wird diese Verbindung unterbrochen. Die Verwendung eines
Ebonitstückes zur vollständigen Isolierung des Handgriffes von der Antenne erwies
sich aus dem Grunde notwendig, weil sonst der Manipulant durch statische Entladungen
leicht geschädigt werden könnte. Um das Entstehen von Funken bei Unterbrechung des
Kontaktes C zu verhindern, ist der Amboss m (Fig. 34) von einem
metallischen Ringe r umgeben, welcher mit der
Erde leitend verbunden wird.
Textabbildung Bd. 317, S. 479
Fig. 35.
Zu bemerken ist noch, dass die die Antenne tragende Holzstange längs eines Mastes in
der Höhenrichtung verschiebbar ist, so dass sich die Höhe der Antenne bis zu einem
bestimmten Maximum nach Bedarf regulieren lässt, und dass der von der Antenne zu dem
Induktorium führende Draht zum Schütze gegen Induktionseinwirkungen mit Zinnfolie
umwickelt ist.
Die schematische Darstellung der Sende- in Verbindung mit der Empfangseinrichtung
zeigt Fig. 35 und kann mit Bezug auf das
Vorhergehende jede weitere Beschreibung Wohl entfallen.
Auf die Details des Empfängers mit allen zugehörigen Apparaten übergehend sei hier
angeführt, dass diese Einrichtung im Prinzip mit der in Fig. 32 dargestellten übereinstimmt, jedoch durch Hinzufügen einer Reihe
von Nebenschlüssen und sonstigen Sicherheitsvorkehrungen gegen äussere Einflüsse
geschützt wird. Verfolgt man die verschiedenen Stromkreise, welche dem Strome der
Batterie B1, welche den
Klopfer K und den Empfangsapparat M (Fig. 36) zu
bethätigen hat, bei geöffnetem und geschlossenem Kontakte des Relais den Weg weisen,
so findet man vorerst beim Klopfer K, während der
Ruhelage des Relais, dass der Widerstand des in diesem Falle geschlossenen Kreises
ohne Einrechnung des Widerstandes des Klopfers 2500 Ohm beträgt. Bei bethätigtem
Relais reduziert sich dieser Widerstand auf 2000 Ohm, wie dies aus den
eingeschriebenen Widerstandsziffern sofort ersichtlich ist. Dementsprechend ergibt
sich nach einer Berechnung auf Grund der Kirchhoff'schen Gesetze ein Verhältnis der Stromstärke, welche den Klopfer
durchläuft, wenn das Relais geschlossen oder offen ist, von 171 zu 450. In ähnlicher
Weise ergibt sich für die Stromstärke des den Morse-Apparat bei geschlossenem und
offenem Relais durchlaufenden Stromes ein Verhältnis von 513 zu 2700.
Textabbildung Bd. 317, S. 479
Fig. 36.
Durch diese Anordnung, bei welcher den Klopfer und den Morse-Apparat M ein konstanter Strom auch während des Ruhezustandes
derselben durchläuft, ist es möglich geworden, dem Klopfer eine viel grössere
Empfindlichkeit zu geben und trotzdem zu erreichen, dass der Morse-Apparat, welcher
infolgedessen weniger empfindlich eingestellt werden kann, eine Serie von
einlangenden Wellen durch einen Strich markiert.
Sämtliche Apparate, ausschliesslich des Zeichengebers, des Morse-Apparates und der
Sendebatterie, sind in einem Metallkasten untergebracht, welcher mit der Erde
verbunden ist. Die Zuführung der Drähte von aussen geht gleichfalls durch
Metallbüchsen, die, um jede Aussenwirkung abzuhalten, mit Zinkgranulat ausgefüllt
sind.
Textabbildung Bd. 317, S. 479
Fig. 37.
Für die Bethätigung des Relais R, welches ein solches
der polarisierten Type und daher sehr empfindlich ist, gelangt hier eine besondere
Batterie B von bedeutend geringer E.-M.-K. zur
Verwendung.
Der zur Anwendung gelangende Klopfer (Fig. 37) ist
seiner allgemeinen Anordnung nach ein gewöhnlicher Selbstunterbrecher, jedoch ohne
Abreissfeder, da derselbe schräg gestellt ist und der Anker bei nicht oder schwach
erregten Magneten durch sein eigenes Gewicht abfällt. Der Klopfer S ist in ein Postamentbrett mit Schlittenführung
eingesetzt und wird durch die Feder F und die Schraube
S in die richtige Lage eingestellt.
(Schluss folgt.)