| Titel: | Reibungsverluste von Vorgelegen. |
| Autor: | S. Hahn |
| Fundstelle: | Band 316, Jahrgang 1901, S. 673 |
| Download: | XML |
Reibungsverluste von Vorgelegen.
Von Ingenieur S. Hahn.
Reibungsverluste von Vorgelegen.
Bei der Bestimmung von elektrischen Verlusten in Kraftübertragungsanlagen ist es
gebräuchlich geworden, nur diese zu berücksichtigen, obwohl die Arbeitsmaschinen
häufig nicht direkt von Elektromotoren angetrieben werden, sondern der Antrieb
häufig mittels Vorgelegen stattfindet. Es sollen nun an dieser Stelle die hierdurch
entstehenden Verluste berechnet und ein Vergleich zwischen direkten und indirektem
Antrieb angestellt werden.
Zur Bestimmung der Reibungsverluste eines Vorgeleges sind sieben Rechnungen
auszuführen, und zwar die Bestimmung der Riemengeschwindigkeiten, Umfangskräfte,
Spannungen, Lagerdrucke, Reibungswiderstände, Verluste durch Riemengleitung und der
Totalverluste.
Die Eigengewichte der Riemenscheiben, Riemen und Wellen sollen als bekannt angenommen
werden, da diese am besten durch Abwiegen zu bestimmen sind. Die Verschiedenheit der
Wölbungen, Anzahl, Arme der Riemenscheiben u.s.w., gestatten auch nicht, eine
einzige Gleichung für alle vorkommenden Fälle aufzustellen.
In folgenden Gleichungen bezeichnet D den äusseren
Durchmesser der Riemenscheiben in m, n die Tourenzahl
der Welle pro Minute, v die Riemengeschwindigkeit in m
pro Sekunde, N die zu übertragende Kraft in PS, P die am Umfang der Riemenscheibe wirkende Kraft in kg,
G das Gewicht der Riemenscheiben, g das Gewicht der Riemen, S die Totalspannungen in kg, g' das Gewicht
und l' die Länge der Welle, L die Lagerdrucke, l die Entfernungen der
Riemenscheibenachsen von dem Mittelpunkte der Lager, W
die Reibungswiderstände, V die Verluste durch
Riemengleiten und die totalen Verluste, so hat man ganz allgemein für die
Riemengeschwindigkeiten
v=\frac{\pi\,d\,\cdot\,n}{60}
1)
Umfangskräfte
P=\frac{N\,\cdot\,75}{v}
2)
Totalspannungen etwa
S=2\,P+10%
3)
Lagerdrucke
L=\frac{\Sigma\,(G'\,l)}{l'}+\frac{G'}{2}
4)
Reibungswiderstände
W=L\,\cdot\,\mu
5)
Verluste durch Riemengleiten etwa
\frac{N}{50} oder 2 % von N
6)
Hierin bezeichnet noch μ den Reibungskoeffizienten, und
ist derselbe für gut geschmierte Transmissionswellen auf Gussschalen nach Morin, als Höchstwert etwa 0,03.
Für alle Fälle ist dieser Koeffizient natürlich nicht anzuwenden, da derselbe eine
gute Lagerschmierung bedingt. Immerhin dürfte diese Angabe genügen zur Bestimmung
eines angenäherten Verlustes. Es muss jedoch berücksichtigt werden, dass derselbe
annähernd proportional der Tourenzahl steigt und gleichfalls fast proportional bei
geringerem Flächendruck fällt. Der angegebene Koeffizient ist für 5 kg Flächendruck
gültig und beträgt für 10 kg etwa 0,022, für 15 kg fast 0,02.
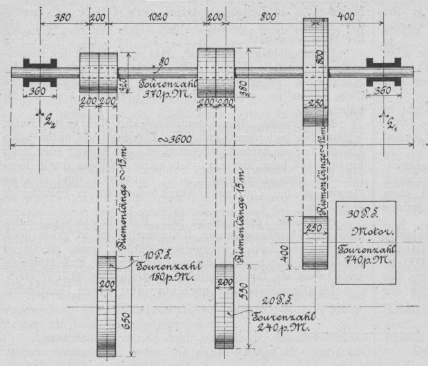
An Hand eines Beispieles sollen nun die Verluste bestimmt werden.
In einer Maschinenfabrik werden zwei Arbeitsmaschinen von einem gemeinsamen Vorgelege
angetrieben. Die erste Maschine benötigt etwa 20 PS, die zweite dagegen nur 10 PS.
Die Disposition sowie die gewählten Dimensionen des Vorgeleges sind aus der
nebenstehenden Skizze ersichtlich. Es soll nun berechnet werden, ob es nicht
vorteilhafter ist,
jede Arbeitsmaschine durch einen Elektromotor anzutreiben.
Textabbildung Bd. 316, S. 673
Man hat also für die
a) Riemengeschwindigkeiten.
Nach Gl. 1):
v_1=\frac{0,8\,\cdot\,3,14\,\cdot\,370}{60}\,\sim\,15,5\mbox{ m} pro Sekunde
v_2=\frac{0,38\,\cdot\,3,14\,\cdot\,370}{60}\,\sim\,7,36\mbox{ m} pro Sekunde
v_3=\frac{0,32\,\cdot\,3,14\,\cdot\,370}{60}\,\sim\,6,20\mbox{ m} pro Sekunde
b) Umfangskräfte.
Nach Gl. 2):
P_1=\frac{30\,\cdot\,75}{15,5}\,\sim\,145\mbox{ kg}
P_2=\frac{20\,\cdot\,75}{7,36}\,\sim\,204\mbox{ kg}
P_3=\frac{10\,\cdot\,75}{6,20}\,\sim\,121\mbox{ kg}
c) Totalspannungen.
Nach Gl. 3):
S1 = 2
. 145 + 10 % ∾ 320 kg
S2 = 2
. 204 + 10 % ∾ 450 kg
S3 = 2
. 121 + 10 % ∾ 270 kg
d) Eigengewichte der
Riemenscheiben
betragen nach dem Katalog der Firma Koch und Wellenstein in Ratingen:
G1 = 800 × 250 ∾ 85 kg
G2 =
G3 = 380 × 200 ∾ 25
kg
G4 =
G5 = 320 × 200 ∾ 22
kg
e) Eigengewichte der Riemen.
Sämtliche Riemen hängen vertikal und ist demnach das ganze Gewicht in Rechnung zu
stellen. Es ist also
g1 = 12000 × 250 × 9 ∾ 35 kg
g2 =
g3 = 15000 × 180 ×
7 ∾ 25 kg
f) Eigengewicht der Welle.
Nach dem Katalog der bereits genannten Firma ist das Gewicht pro m ∾ 40 kg,
demnach
3,6 . 40
=
144 kg
4 Stellringe
∾
8 kg
––––––
g'
∾
152 kg.
g) Lagerdruck.
L_1=\frac{(G_5\,\cdot\,l_3)+(G_4+S_3+g_3)\,l_4+(G_3\,\cdot\,l_3)+(G_2+S_2+g_2)\,l_2+(G_1+S_1+g_1)\,l_1}{l'}+\frac{g'}{2}
=\frac{(22\,\cdot\,2,62)+(22+270+25)\,2,42+(25\,\cdot\,1,4)+(25+450+25)\,1,2+(85+320+35)\,0,4}{3}+\frac{152}{2}\,\sim\,621\mbox{
kg}
L_2=\frac{(G_1+S_1+g_1)\,\overline{l_1}+(G_2+S_2+g_2)\,\overline{l_2}+(G_3\,\overline{l_3})+(G_4+S_3+g_3)\,\overline{l_4}+(G_5\,\cdot\,\overline{l_3})}{3}+\frac{g'}{2}
=\frac{(85+320+35)\,2,6+(25+450+25)\,1,8+(25\,\cdot\,1,6)+(22+270+25)\,0,58+(22\,\cdot\,0,38)}{3-}+76\,\sim\,834\mbox{ kg}.
Die Lagergrundfläche beträgt 36 . 8 = 288 qcm und wird dann
L'_1=\frac{621}{288}\,\sim\,2,2\mbox{ kg pro qcm}
L'_2=\frac{834}{188}\,\sim\,2,9\mbox{ kg pro qcm}.
Diese Werte sind vollständig normal, da man bis 15 kg pro qcm gehen kann.
h) Reibungswiderstand.
Nimmt man μ zu 0,03 an, so ist
W1 =
621 . 0,03 = 18,63 kg
W2 =
834 . 0,03 = 25,02 kg.
Die Wellengeschwindigkeit beträgt
v=\frac{0,08\,\cdot\,3,14\,\cdot\,370}{60}\,\sim\,1,52\mbox{ m} pro Sekunde.
Demnach
W_1=\frac{18,63\,\cdot\,1,52}{75}\,\sim\,0,378\mbox{ PS}
W_2=\frac{25,02\,\cdot\,1,52}{75}\,\sim\,0,507\mbox{ PS}.
Im Mittel beträgt er also
W=\frac{0,378+0,507}{2}\,\sim\,0,443\mbox{ PS} pro Lager.
Der Totalverlust war
Wtotal
= 0,378 + 0,507 = 0,885 PS.
i) Verlust durch Riemengleiten.
An
Scheibe
Nr.
1
2
%
von
30
PS
=
0,6
PS
„
„
„
2
2
„
„
20
„
=
0,4
„
„
„
„
3
2
„
„
10
„
=
0,2
„
–––––––
In Summa
1,2
PS
Der Gesamtverlust des Vorgeleges beträgt demnach 1,2 + 0,885 ∾ 2,1 PS oder etwa 7 %
von der Motorleistung.
Dieser Verlust entspricht etwa 1550 Watt, und beträgt der Verlust des Elektromotors
etwa 4000 Watt, so ergibt dies für die ganze Anlage einen Totalverlust von 5550
Watt. Den Energieverlust im Motor erhält man, indem man annimmt, dass der
Wirkungsgrad desselben η = 0,85. Die durch diesen Motor
verbrauchte Energie beträgt demnach etwa 26000 Watt, und würde nun der Verlust in
Prozent ausgedrückt etwa 21,5 ergeben. Der Motor würde aber den Gesamtverlust des
Vorgeleges mit leisten müssen, und beträgt der Totalverlust nicht 5550 Watt, sondern
etwa 1550 + 4500 = 6050 Watt. Somit fast 21 % der
verbrauchten Energie, obwohl diese nun 28700 Watt beträgt. Man ersieht hieraus, dass
der grösste Verlust nicht im Vorgelege oder in einer Transmission, sondern vom Motor
selbst verursacht wird.
Treibt man dagegen jede Arbeitsmaschine einzeln an, so wird der Verlust viel
geringer. Um dies zu beweisen, setzen wir die Berechnung fort.
Nimmt man an, dass der Wirkungsgrad eines 10- und 20-PS-Motors etwa der gleiche wie
eines 30-PS-Motors ist, so erhält man in beiden Motoren einen elektrischen Verlust
von etwa 3900 Watt. Da die Riemen bei direktem Antrieb meistens ziemlich kurz sind,
so dürfte der Verlust durch Riemengleiten, 1,5 % jeder Motorleistung betragen. Der
Gesamtverlust beträgt alsdann 3900 + 330 = 4230 Watt. Der Energieverbrauch der
Motoren beträgt zusammen etwa 26000 Watt, und ergibt sich hieraus, dass der
Gesamtverlust dann nur 16,5 % der verbrauchten Energie sein würde.
In jedem Fall würde pro Stunde 28700 – 26000 = 2700 Watt beim Einzelantrieb gespart
werden. Rechnet man den durchschnittlichen täglichen Betrieb der Arbeitsmaschinen zu
5 Stunden, so beträgt die Ersparnis 13,5 Kilo-Watt und somit pro Jahr bei 300
Betriebstagen 4050 Kilo-Watt. Der durchschnittliche Strompreis beträgt für
Kraftverbrauch 20 Pf. pro Kilo-Watt. Die Ersparnis beträgt somit pro Jahr etwa 810
M.
Aus dieser Berechnung geht hervor, dass unter allen Umständen der Einzelantrieb
vorteilhafter ist, und kommt hier noch die Bequemlichkeit der Bedienung jeder
einzelnen Arbeitsmaschine hinzu.
Es fragt sich nun, welcher Unterschied entsteht in den Anschaffungskosten?
Zur Beantwortung dieser Frage wollen wir einmal die Kosten der Anlage aufstellen.
Ein Gleichstrommotor von 32 PS kostet durchschnittlich inklusive Riemenspanner,
Schalttafel und Anlasser etwa 3200 M. Das Vorgelege inklusive Riemen etwa 650 M.
Demnach würde die erst berechnete Anlage 3850 M. kosten.
Ein Motor von 20 PS kostet durchschnittlich inklusive Riemenspanner, Schalttafel und
Anlasser etwa 2450 M., dagegen ein Motor von 10 PS komplett etwa 1600 M. Die Riemen
etwa 130 M. Somit betragen die Kosten des Einzelbetriebes etwa 4180 M. Rechnet man
noch fürMehrkosten an Leitungsmaterial etwa 120 M., so kostet der Einzelantrieb
dieser Anlage etwa 450 M. mehr als der Gruppen antrieb.
Berücksichtigt man aber, dass man durch den Einzelantrieb etwa 810 M. pro Jahr spart,
so würde man die Mehrkosten faktisch bereits in etwa ¾ Jahr gedeckt und doch schon
im ersten Jahr eine Ersparnis von 360 M. haben.
Man ersieht, dass, wenn auch die Mehrkosten unter Umständen bedeutend sind, der
Einzelantrieb unter allen Umständen am wirtschaftlichsten ist. Es kommt hier noch
hinzu, dass beim Einzelantrieb keine Verluste durch leerlaufende Riemenscheiben
u.s.w. stattfinden, und man im stande ist, die Tourenzahl eines jeden Motors
beliebig zu regulieren.
Sind die Tourenzahlen der Motoren derartig hohe, dass alle Durchmesser der
Riemenscheiben zu gross sind, und man ein Zwischenvorgelege wählen muss, so ist es
selbstverständlich, dass dann allerdings der Fall eintreten kann, dass ein
Gruppenantrieb vorteilhafter ist.
Im allgemeinen aber auch nur unter diesen Umständen.