| Titel: | Neue Schaltungen für Eisenbahnüberwegläutewerke. |
| Autor: | L. Kohlfürst |
| Fundstelle: | Band 316, Jahrgang 1901, S. 139 |
| Download: | XML |
Neue Schaltungen für
Eisenbahnüberwegläutewerke.
Von L. Kohlfürst.
Neue Schaltungen für Eisenbahnüberwegläutewerke.
In jenen Ländern, wo der Abgang der Züge von allen Stationen mittels der
durchlaufenden Läutesignale angezeigt wird, lag den Eisenbahnen, seitdem sie mit der
letztgedachten Signaleinrichtung ausgerüstet sind, ein Bedürfnis nach weiteren,
besonderen Zugsannäherungssignalen für Bahnüberwege nicht mehr vor. Ein solches
Bedürfnis stellte sich jedoch ein, als Nebenbahnen entstanden, für welche von der
Einrichtung zum Abläuten der Züge, gleichwie von einer ständigen Bewachung der
Ueberwege durch Bahnwärter abgesehen war, und als man sich bemüssigt sah, auf einer
grossen Zahl derartiger eingeleisiger Nebenlinien die ursprünglich äusserst geringen
Fahrgeschwindigkeiten zu erhöhen. Aus letzterem Umstände ergab sich die
Notwendigkeit, für stark benutzte Ueberwege auf den in Rede stehenden Strecken eine
der ältesten Signalformen, nämlich das Zugannäherungssignal wieder aufzunehmen, und den neuen Verhältnissen
angemessen anzuordnen in der Weise, dass das den Bahnüberweg benutzende Publikum
durch jeden Zug von seinem bevorstehenden Eintreffen rechtzeitig und selbstthätig
benachrichtigt wird, ohne erst der Vermittelung eines Bahnwärters zu bedürfen. Für
diesen Zweck war es das Naheliegendste und Natürlichste, als Signalvorrichtung
elektrisch betriebene Läutewerke anzuwenden, weil eben Glockengeläute bei
entsprechend kräftiger Ausführung der Läutevorrichtung nicht nur genügend weit
wahrnehmbar, sondern auch der Bevölkerung im allgemeinen als Warnungszeichen bereits
bekannt ist.
Einschlägige Einrichtungen sind im Verlaufe der letzten Jahre an dieser Stelle
bereits wiederholt besprochen worden (vgl. D. p. J.
1893 290 * 86. 1894 294 * 184
1895 295 * 256. 298 * 110.
1896 299 * 132. 302 * 136.
1897 305 * 135. 306 * 117.
1898 309 * 171. 310 * 154),
und darunter aucheine zum selbstthätigen Anlassen und Abstellen von
Ueberwegläutewerken bestimmte Schaltvorrichtung von Langbein (1896 299 * 135), die sich durch
geradezu überraschende Einfachheit auszeichnete. Trotzdem hatte diese Anordnung für
die Praxis die unliebsame Schattenseite, dass allenfalls eintretende Drahtbrüche in
den elektrischen Leitungen, sowie jedes Versagen des Schaltwerkes oder auch
stossweises, mehrmaliges Verbinden des Batterieweges in den auf der Strecke
ausgelegten und von den Zügen thatig zu machenden Stromschliessen ein heilloses
Durcheinander in der Thätigkeit der Signalvorrichtung mit sich bringt. Diesem
Uebelstande sucht eine von F. Blacizek herrührende, in
Fig. 1 schematisch
ersichtlich gemachte, verbesserte Anordnung abzuhelfen.
Das betreffende Schaltwerk besteht gleich wie das Langbein'sche aus einem Steigrädchen z (Fig. 1), das in bekannter
Weise durch einen Gelenkhaken h um je eine Zahnbreite
weitergerückt wird, so oft der Elektromagnet m seinen
Anker a anzieht. Auf der Steigradachse x stecken drei voneinander getrennte, mit verschiedenen
Randeinschnitten versehene, und in ganz bestimmten Lagen festgestellte
Kontaktscheiben r1, r2 und r3, welche den
Hauptunterschied gegenüber der Ursprungskonstruktion bilden, die eben nur eine
einzige Kontaktscheibe aufweist. Die Naben der Scheiben r1, r2 und r3 sind von der gemeinsamen Drehachse x durch Isolierhülsen geschieden und dienen den
Schleiffedern f1, f2 und f3 als Auflager. Gegen
den Rand jeder der drei Scheiben drückt sich eine Kontaktfeder c1c2c3, die
ersichtlichermässen so lange, als sie einen Fleischteil der Scheibe berührt, eine
leitende Verbindung durch die letztere zur betreffenden Feder f1f2f3 herstellt, wogegen
dieser Stromweg unterbrochen ist, wenn sie in einer Zahnlücke der Scheibe – die allenfalls
auch durch einen isolierenden Stoff ausgefüllt sein kann – sich befindet. Was die
Grosse der Fleischteile, das sind die Zähne der Kontaktscheiben, anbelangt, so
stimmt dieselbe bei r1
genau mit je zwei Zahnsegmenten des Steigrades z, bei r2 und r3 hingegen mit nur je einem solchen Segmente überein, während umgekehrt die Breite der
Zahnlücken in r1 nur
jener eines Steigradzahnes und in r1 und r3 aber der Breite von
zwei Steigradzähnen entspricht. Vermöge dieses
Verhältnisses beträgt die Anzahl der Kontaktscheibenzähne für alle Fälle ein Drittel
der gesamten Zahnzahl des Steigrädchens z, welch
letztere also stets durch drei teilbar sein muss, während sie im übrigen ganz
beliebig und lediglich nach Massgabe der Zweckdienlichkeit gewählt werden kann. Das
geschilderte Schaltwerk steht, wie es in Fig. 1 durch gestrichelte
Linien dargestellt erscheint, durch Leitungsdrähte mit der Batterie b und dem beim Ueberweg auf einem Ständer angebrachten
Läutewerke w in Verbindung, ferner ebenso durch die
Leitungen l1, l2 und l3 mit den drei
Stromschliessern s1,
s2 und s3, von denen s1 und s3 etwa 800 bis 1000 m
vor, bezw. hinter dem Ueberwege ins Eisenbahngeleis gg
eingelegt sind, während s2 zunächst des Ueberweges selbst seinen Platz erhält. Dass man hierbei nur
eines jener Läutewerke verwenden wird, die sich durch besonders kräftige, scharfe
Klangwirkungen auszeichnen, dass man allenfalls auf jeder der beiden Seiten des
Ueberweges ein solches Läutewerk anbringen wird, dass man ferner für s1, s2 und s3 ganz nach Ermessen
Schienen-durchbiegekontakte, Radtaster, isolierte Schienen, kurz jede beliebige Form
eines zweckmässig konstruierten einfachen Stromschliessers verwenden kann, ist
selbstverständlich, jedoch für das System an sich völlig belanglos.
Textabbildung Bd. 316, S. 140
Blacizek's Schaltwerk.Fig. 1 in der Normallage. Fig. 2 nach den ersten,
Fig. 3 nach der zweiten Stromschliessung
Denkt man sich, dass auf der Bahnstrecke gg sich – etwa
von links gegen rechts – ein Zug dem Ueberweg nähert, so bewirkt das erste Räderpaar
der Lokomotive die leitende Verbindung von s1, zur Erde, wodurch die Batterie b über i2, m, e, s1, l1, i, f1, r1, c1, i3, i1 und l in Schluss
gelangt. Demzufolge dreht der von m angezogene Anker
a mit dem Haken h das
Steigrad der Schalt Vorrichtung um eine Zahnbreite weiter, welche Bewegung natürlich
alle drei auf der Schaltwerksachse x festsitzenden
Kontaktscheiben mitmachen, so dass sich die in Fig. 1 dargestellte
reguläre Ruhelage in jene umwandelt, welche Fig. 2 ersehen lässt. Es
wurde durch diesen Stellungswechsel der zwischen c1 und f1 bestandene Stromweg unterbrochen und dafür eine
leitende Verbindung von c2 zu f2 sowie
von c3 zu f3 neu hergestellt,
d.h. der Schaltwerkelektromagnet m ist wieder stromlos
geworden, hingegen die Batterie b über i2, f3, r3, c3, w, i1 und l in Schluss gelangt, weshalb das Läutewerk von dem
Augenblicke an, wo der Zug bei s1, eintraf, seine warnende Thätigkeit aufnahm und
dieselbe fortsetzt, bis die Lokomotive, am Ueberweg angekommen, s2 an Erde legt. Der
aus letzterem Anlasse entstehende Stromschluss über i2, m, e,
s2, l2, f2, r2, c2, i3, i1, und l bewirkt eine
neuerliche Vorrückung des Steigrädchens z um einen
Zahn, wodurch die Kontaktscheiben die in Fig. 3 gekennzeichnete
Lage erhalten. Weil hierbei der Stromweg c2f2 unterbrochen wurde, stellte das Läutewerk seine
Thätigkeit ein. Der Zug erreicht endlichs3 und somit erfolgt die dritte Weiterrückung des
Schaltwerkes um eine Zahnbreite, weil beim Befahren von s3 ein Stromschluss über i2, m, e, s3, l3, i, f1
r1, c1, i3, i1 und l stattfindet. Das Schaltwerk hat auf diese Weise seine
Ursprungslage (Fig. 1)
zurückgewonnen und steht wieder für jeden nächsten Zug zur Auslösung bereit, mag
dieser aus derselben Richtung eintreffen, wie der frühere, oder aus
entgegengesetzter, denn das Verhalten der Einrichtung bleibt, wie man sich durch die
Verfolgung der betreffenden Phasen an der Hand der Zeichnung leicht überzeugen kann,
genau dasselbe, ob nun s1 oder ob s3
als erster Stromschliesser an die Reihe gelangt.
Gleichwie die meisten ähnlichen Anordnungen gestattet auch die vorgeschilderte Blacizek'sche gewisse Erleichterungen in der
Unterhaltung und Ueberwachung zu erzielen, wenn einzelne Teile der Einrichtung nicht
beim Ueberweg, sondern in der nächsten Station aufgestellt werden, wobei allerdings
die jeweiligen örtlichen Verhältnisse für die Wahl der Abänderung besonders
massgebend sind. So wird es beispielsweise bei einer Ueberwegsignalanlage, die
vermöge ihrer Entfernung von der Station die Aufwendung einer dreidrähtigen Leitung
vom Ueberweg bis zur Station nicht als zu kostspielig erscheinen lässt, sehr
zweckmässig sein, die Batterie und auch das Schaltwerk im Dienstzimmer des
Stationsbeamten unterzubringen und beides der Aufsicht des letzteren zu überweisen,
der sich auf diesem Wege nicht nur über das Verhalten der Signalvorrichtung, sondern
auch hinsichtlich der Zugsfahrten fortwährend am Laufenden zu halten vermag. Wie
sich in einem solchen Falle das Stromlaufschema gestaltet, lässt sich aus Fig. 1 unschwer ableiten.
Sind auf einer längeren Strecke mehrere mit Läutesignalen zu versehende Bahnüberwege
vorhanden, dann erscheint es vielleicht zweckmässiger, die in Fig. 4 ersichtlich gemachte Anordnung zu wählen, bei
welcher zwar das Schaltwerk bei den Ueberwegen aufgestellt bleibt, dafür aber die
Betriebsbatterie b, und zwar ohne Rücksicht auf die
Zahl der Ueberwege, nur eine einzige, gemeinsame, in
der nächsten Station untergebracht wird. Im Dienstzimmer dieser Station kann dann
allenfalls zur Durchführung der Kontrolle noch ein als Linien- und Batterieprüfer
geeignetes Galvanoskop p und ein von sämtlichen
Ueberwegläutewerken in Thätigkeit gesetzter Mitläutewecker w1 eingeschaltet sein. Die Art des
Zusammenwirkens der einzelnen Teile einer im Sinne der Fig.
4 durchgeführten Anlage lässt diese Zeichnung ohne weiteres feststellen,
und ebenso ergibt dieselbe auf den ersten Blick, dass diese ganze Einrichtung
einfach und wirtschaftlich ist.
Wäre nun des Näheren zu prüfen, inwieweit die Blacizek'sche Anordnung der Langbein'schen
überlegen gelten darf und das gestellte Programm erfüllt, so zeigt sich – wenn man
sich zu diesem Behufe etwa wieder der Fig. 1 als Unterlage
bedient –, dass in der That hinsichtlich jener beiden Stromschliesser s1s2 oder s3s2, welche bei einer
Zugsfahrt zuerst zur Benutzung gelangen, eine etwaige
stossweise, mehrmalige Bethätigung keinerlei störende Folgen nach sich zu ziehen
vermag, weil doch in dem Augenblicke, in welchem der betreffende Stromschliesser
seine Wirkung ausgeübt hat, die Vorbedingungen für eine nochmalige solche Wirkung
nicht mehr vorhanden sind, indem sich die Lage des Schaltwerkes in der weiter oben
ausführlich geschilderten Art und Weise umwandelt. Diese Sicherung ist jedoch für
den vom Zuge zuletzt zu befahrenden, dritten Stromschliesser nicht mehr vorhanden,
sondern hier würde, wenn in demselben wiederholte Bethätigungen während der Fahrt
desselben Zuges vorkämen, der zweite Schluss eine neuerliche Einschaltung des
Ueberwegläutewerkes verursachen, wogegen allerdings die etwaigen weiteren Schlüsse
im Streckenkontakte keine Wirkung mehr ausüben könnten, während bei der
Ursprungsanordnung jeder einzelne überflüssige Tasterschluss immer wieder eine Seh
alterum Stellung bewirkte. Bei der neuen Anordnung erfolgt also lediglich die
besagte, zweite Auslösung des Läutewerks, welches in
einem solchen Falle so lange fortarbeitet, bis das Schaltwerk entweder mit der Hand
wieder richtig gestellt wird, oder bis irgend ein nächster Zug den
Streckenstromschliesser s2 überfährt, wodurch die Signalvorrichtung gleichfalls ihre rechtmässige
Lage zurückerhält. Soll in dieser Hinsicht vollständige Abhilfe geschaffen werden,
dann dürfen für die beiden Stromschliesser s1 und s3 (Fig. 1) natürlich nur
solche Vorrichtungen zur Verwendung gelangen, welche für alle Fälle nach der ersten
Bethätigung bei jeder Zugsfahrt den Stromschluss so lange ununterbrochen aufrecht
halten, bis selbst der längste, langsam fahrende Zug über die Stromschlussstelle
hinweggelangt ist. Wie bekannt, gibt es ja solche Anordnungen, die für ziemlich
verlässlich gelten; als das Einfachste und Billigste dürften übrigens wohl isolierte
Stücke des Schienenstranges anzusehen sein, die eine hinreichende Länge besitzen, um
stets mindestens zwei Rädern der Eisenbahnfahrzeuge gleichzeitig Raum zu
gewähren.
Textabbildung Bd. 316, S. 141
Fig. 4.Blacizek's Schaltung für Ueverwegläutewerke bei Anwendung einer
gemeinsamen Batterie.
Was die Begleiterscheinungen anderweitiger Störungen betrifft, welche durch
vorübergehende Gebrechen der Leitungen oder der Streckenstromschliesser eintreten
können, so ergibt sich, dass beispielsweise durch Drahtbrüche in den Leitungen l1 und l3 (Fig. 1) oder durch
Versagen der Stromschliesser s1 oder s3 bei der Annäherung
der Züge an den Bahnüberweg die reguläre Signalgebung ausbleibt, dagegen aber eine
Auslösung des Läutewerkes ohne weitere Abstellung erfolgt, bis der betreffende Zug
den dritten Stromschliesser thätig macht. Tritt einer der soeben betrachteten Fehler
erst zur Zeit ein, wo sich ein Zug bereits wieder vom Ueberweg entfernt, so erhält
zwar jeder zweitnächste Zug (d. i. der 3., 5., 7....), welcher aus derselben
Richtung eintrifft wie der erste, sein regelrechtes Annäherungssignal, während alle
anderweitigen Züge sich nicht signalisieren und überhaupt keine Läutewerksauslösung
zu stände bringen. Diese oder ähnliche Anständesind eben mehr oder minder mit
allen jenen Systemen von Ueberwegläutewerkanlagen verbunden, welche mit
gewöhnlichen, bei jeder Fahrtrichtung der passierenden Züge in derselben Weise
ansprechenden Streckenstromschliessern das Auslangen finden wollen, und der
Misslichkeit einer zweiten, ungehörigen Auslösung beim Befahren des dritten
Stromschliessers durch die Zwischenlegung eines Schaltwerkes zu begegnen trachten.
Dieses Uebel verliert jedoch, wenn es, wie im vorliegenden Falle, möglich ist, das
Schaltwerk oder doch mindestens eine die Ueberwachung der Signalthätigkeit
ermöglichende Vorrichtung in der nächsten Station aufzustellen, für die Praxis auf
Nebenbahnen sehr an Bedenklichkeit, da sich ja jede Unregelmässigkeit deutlich
ersichtlich macht und dafür sofortige Abhilfe eingeleitet werden kann.
Für jene Ueberwegläutewerke, bei denen man der Möglichkeit einer zweiten, unstatthaften Auslösung auf die Weise aus dem Wege
geht, dass man Streckenkontakte anwendet, welche nur einseitig ansprechen, d.h. welche lediglich durch die sich dem Ueberweg
annähernden Züge zur Wirksamkeit gebracht werden können, brauchen die
Schaltvorrichtungen natürlich weit weniger peinlich angeordnet zu sein, als bei der
früher besprochenen Gattung, da sich die Aufgabe des Umschalters bloss auf das
Anlassen und auf das Abstellen des Läutewerks beschränkt. Eine von J. Saček angegebene, überaus einfache Einrichtung der
zweitgedachten Art lässt Fig. 5 ersehen. Es ist
hierbei vorausgesetzt, dass die hintereinander geschalteten Streckenkontakte s1 und u1 bezw. s2 und u2 derart eingerichtet
seien, dass die nach aussen liegenden Taster s1 und s2 als Stromschliesser, die dem Bahnüberweg näher
liegenden Taster u1 und
u2 hingegen als
Stromunterbrecher wirken. Demgemäss wird jeder sich dem Ueberweg nähernder Zug
zuvörderst in den Leitungen l1 oder l2
einen Stromweg herstellen, der freilich kurz darauf wieder eine Unterbrechung
erfährt, sobald der Zug die zweite Kontaktstelle u1 bezw. u2 erreicht. Fährt späterhin der Zug über den
Bahnüberweg hinaus, so gelangt er zuerst an u1 oder u2, unterbricht hier den Erdanschluss und kommt dann
erst zu s1 bezw. s2, wo die Bethätigung
diesmal aber wirkungslos bleibt, weil zur Zeit in u1 bezw. u2 noch die Unterbrechung vorhanden ist. Für diese
Zwecke entwarf Saček Vorrichtungen (vgl. Elektrotechnische Zeitschrift, 1900 S. 932) nach Art
der bekannten Siemens und Halske'schen
Quecksilberkontakte, und zwar sind die Stromschliesser nur gewöhnliche
Schienendurchbiegekontakte, bei welchen durch die darüber wegfahrenden
Eisenbahnfahrzeuge bezw. vermöge der hierbei erfolgenden Schieneneinbiegung aus dem
flachen Hauptgefasse Quecksilber in ein Nebenrohr emporgetrieben wird, so dass im letzteren
ein Stromweg entsteht. Bei den Unterbrechern sind jedoch drei kommunizierende
Gefässe vorhanden; auf den elastischen Deckel des ersten davon wirkt die
Schieneneinbiegung, so dass das Quecksilber zum Teile ins zweite Gefäss verdrängt
wird und hier die Luft zusammenpresst. Letztere drückt dann in dem einen Arm des
dritten, doppelschenkligen Gefässes eine Quecksilbersäule so weit nach abwärts, dass
der daselbst bei normalem Quecksilberstande vorhandene Stromweg zur Erde aufhört.
Aus dem zweiten Gefässe kann das dahin verdrängte Quecksilber nur durch ein dünnes
Röhrchen seinen Rückweg nehmen und es braucht hierzu mehr Zeit, als jede Radachse
des Zuges braucht, um nach dem Ueberfahren von u1 oder u2 weiter über s1 bezw. s2 hinwegzugelangen. Der Stromschluss in s1 oder s2 fällt also in eine
Zeit, wo in u1 bezw.
u2 der normale
Stromweg noch nicht zu stande gekommen ist, und bleibt wirkungslos. Was den beim
Ueberweg angebrachten Streckenkontakt u3
(Fig. 5) anbelangt, so
ist für denselben gleichfalls eine der zuletzt geschilderten Vorrichtungen in
Aussicht genommen, allein da es sich an dieser Stelle ja nicht um eine bestimmte
Dauer der Wirkung handelt, wie bei u1 und u2 kann auch jeder sonst geeignete, für
Stromunterbrechung eingerichtete Radtaster in Verwendung genommen werden. Die
weitere Einrichtung am Bahnüberweg besteht lediglich aus einem Läutewerk w oder mehreren solchen, ferner aus dem Schaltrelais
r und den beiden Batterien b1 und b2.
Textabbildung Bd. 316, S. 142
Fig. 5.Saček's Schaltung für Ueberwege (Ruhelage).
Textabbildung Bd. 316, S. 142
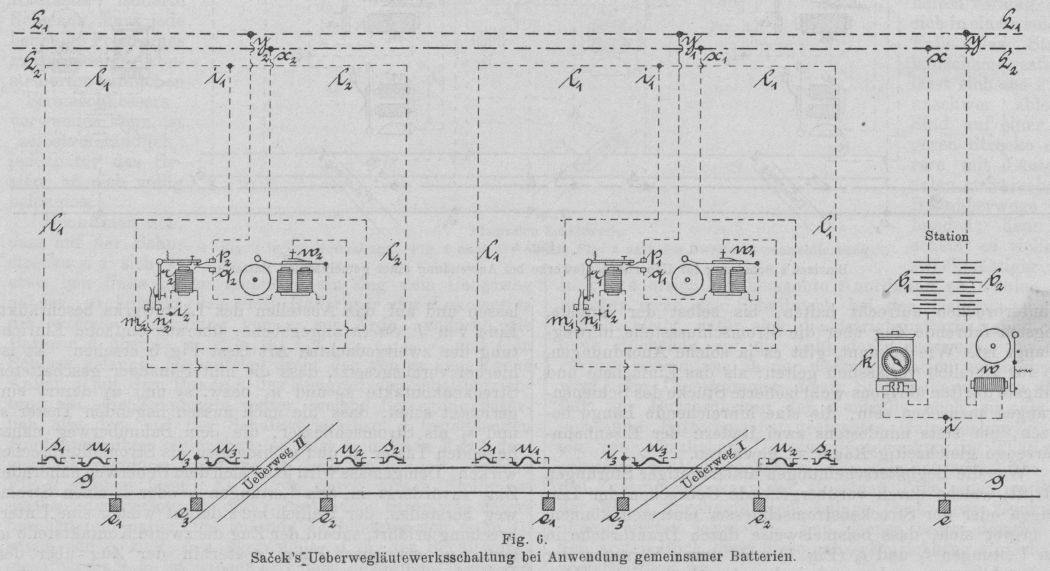
Fig. 6.Saček's Ueberwegläutewerksschaltung bei Anwendung gemeinsamer
Batterien.
Verfolgt man beispielsweise die Fahrt eines von rechts gegen links verkehrenden
Zuges, so sieht man, dass derselbe beim Ueberfahren des Stromschliessers s2 die Batterie b1 über i1, l3, i, s2, u2, e2, e3, i2 und r thätig macht; das Relais zieht infolgedessen seinen
Anker an und bringt einerseits das Federnpaar n und m, andererseits das Federnpaar p und q in gegenseitige Berührung. Auf diese
Weisewird fortan die Relaisspule von einem Dauerstrom durchflössen, der von i1 über m, n, u3, i2 und r seinen Weg findet und den Relaisanker bis auf
weiteres verhindert, wieder abzureissen. Zugleich setzt die Batterie b2 das Läutewerk w in Thätigkeit, nachdem ihr Schliessungskreis zwischen
p und q nicht mehr
unterbrochen ist. An dieser Wirkung des Stromschliessers s2 vermag die unmittelbar hinterher
erfolgende Bethätigung von u2 nichts mehr zu ändern, wohl aber besorgt der Zug beim Vorbeifahren am
Bahnüberweg durch die in u3 erzeugende Unterbrechung das Abstellen des Läutewerkes, denn in dem
Momente, wo in u3 der
Stromweg für b1
aufhört, reisst der Relaisanker ab und es hören damit auch wieder die Stromwege mn und pq auf. Dieser
zurückerworbene, normale Zustand des Relais und des Läutewerkes erfährt auch durch
die Weiterfahrt des Zuges keine Störung mehr, weil letzterer beim Befahren von u1 in der früher
geschilderten Art den Anschluss zur Erde e1 aufhebt, so dass also s1 völlig wirkungslos bleibt. Wie man
sieht, kann in vorliegendem Falle irgend ein Drahtbruch in den Leitungen l1 oder l2 oder das Versagen
der Streckenkontakte s1, s2 und u3 stets nur zweierlei
Erscheinungen hervorrufen, nämlich es unterbleibt entweder die Auslösung oder die Abstellung des Läutewerkes. Eine weitere Komplikation in den
Störungserscheinungen, wie etwa bei der vorhin betrachteten Blacizek'schen Einrichtung, bleibt lediglich auf den Fall beschränkt, dass
einer der Unterbrecher u1 oder u2
hinsichtlich der sich vom Ueberweg entfernenden Zügen seine Schuldigkeit nicht
thut.
Eine ähnliche Schaltung, wie die geschilderte Saček'sche, ist übrigens auch schon auf englischen Bahnen im Gebrauch
gestanden oder noch in Verwendung, nämlich für Rüchmelder auf Bahnhöfen, mit der Bestimmung, durch Geläute anzuzeigen,
dass ein Zug auf ein bestimmtes Geleise eingefahren ist, und bei diesem Läuten so lange zu
verharren, bis der Zug das Geleise wieder verlassen hat. Dass die Anordnung aber
gerade für Ueberwegläutewerkseinrichtungen mit einseitig ansprechenden
Streckenkontakten – etwa unter Verwendung der erprobten Hattemer-schen Taster (vgl. D. p. J. 1894 294 * 184) – vorzüglich geeignet erscheint, zeigt gleich
der erste Blick auf das einfache Stromlaufschema.
Mit Rücksicht auf die urwüchsige, einfache Einrichtung des Schaltrelais, das sich
ganz leicht und wohlgeschützt in den Läutewerkskasten einbauen lässt, liegt ein
Bedürfnis, dasselbe in die Station zu verlegen, wohl kaum vor, immerhin wird es
jedoch wünschenswert bleiben, die Batterien in die Station zu versetzen und dort ein
Kontrollwerk aufzustellen, mit dessen Hilfe das Arbeiten der Ueberwegläutewerke
genau verfolgt werden kann. Dies gilt natürlich ganz im besonderen, wenn auf einer
Strecke mehrere mit Annäherungssignalen versehene Bahnüberwege vorhanden sind, in
welchem Falle dann die Anlage zweckmässig im Sinne der Fig.
6 ausgeführt wird. Für die Batterieanschlüsse sind zwei durchlaufende
Leitungen L1 und L2 erforderlich; das
Zusammenwirken der Teile ist an der Hand der Zeichnung leicht zu verfolgen: Führe
z.B. ein Zug gegen die Station, so schliesst er beim Passieren von s1 den Strom der
Batterie b1 über x, L2, x2, r2,i2, i1, l1, s1, u1, e1, e, i und k; demzufolge
verbindet das Relais die Stromwege n2m2 und p2q2. Ein Abreissen des Relaisankers kann nun nicht
mehr erfolgen, weil b1
über x, L2, x2, r2, i2, n2, m2, u3, i3, e3, e, i und k dauernd
geschlossen ist; zugleich läutet w2 infolge des von b2 über y, L1, y2, p2, q2, w2, i3, e3, e, i, w verlaufenden
Stromes. Dieser Zustand währt so lange, bis der Zug beim Bahnüberweg II über u3 fahrend den herrschenden Relaisstrom unterbricht,
wodurch auch die Kontakte m2n2 und p2q2 wieder aufhören. Die
Befahrung des Stromschliessers s2 wird aus den schon früher wiederholt in Betracht
gezogenen Gründen durch die vorausgehende Bethätigung des Unterbrechers u2 wirkungslos. In
gleicher Weise vollziehen sich die Vorgänge auch wieder beim nächsten Ueberweg I und übereinstimmend – nur in verkehrter Reihenfolge –
werden sie sich abwickeln, wenn ein Zug aus entgegengesetzter Richtung die Strecke
durchfährt. So oder so wird dabei jedes an den Ueberwegen erfolgende Läutesignal in
der Station, wo es der Wecker w mitspielt, kontrolliert
werden können. Das in Fig. 6 mit k bezeichnete Instrument, welches nebst dem
Mitläutewecker w im Stationszimmer Platz zu finden
hätte, ist als ein stehendes Galvanoskop gedacht, welches geeignet und mit den
nötigen Anschlüssen versehen sein soll, um bequem als Linien- und Batterieprüfer zu
dienen.