| Titel: | Neuerungen am Hattemer'schen Warnungsläutewerk für unbewachte Bahnüberwege. |
| Fundstelle: | Band 306, Jahrgang 1897, S. 117 |
| Download: | XML |
Neuerungen am Hattemer'schen Warnungsläutewerk für unbewachte Bahnüberwege.
Mit Abbildungen.
Neuerungen am Hattemer'schen Warnungsläutewerk für unbewachte Bahnüberwege.
Seitdem sich in Deutschland der Verkehr auf den Nebenbahnen immer lebhafter entwickelt und die Netze von Eisenbahnstrecken,
welche der
durchlaufenden Liniensignale entbehren, sich fortwährend vergrössern, haben hier folgerichtig auch die Annäherungssignale,
und zwar
vorwiegend solche für unbewachte Bahnüberwege eine zunehmende Verbreitung gefunden. Hand in Hand mit der
vermehrten Anwendung geht eine stete Weiterentwickelung der betreffenden Signal Vorrichtungen, Ton denen verlangt
wird, dass sie den
fortschreitenden Anforderungen und den verschiedensten örtlichen Bedürfnissen angepasst seien. Diesem Drange entsprechend
hat auch das
Hattemer'sche Warnungsläutewerk für unbewachte Bahnüberwege (vgl. D. p.
J. 1892 283 169, 1893 290 88, 1895 298 110)
jüngerer Zeit wieder mancherlei Wandlungen und Vervollkommnungen erfahren.
Bekanntlich unterscheidet sich das benannte, zunächst unbewachter Bahnüberwege aufzustellende, auf einer eisernen Standsäule
angebrachte Läutewerk von den gewöhnlichen, auf den Hauptbahnen zum Vorläuten der Züge in Verwendung stehenden Signalmitteln
gleichen Namens weder in der Grösse der Glocke noch in der Lautwirkung, obwohl der Glockenhammer nicht durch ein
Uhrwerk, sondern wie
beim elektrischen Wecker, lediglich direct-elektrisch, nämlich durch den Anker eines Elektromagnetes angetrieben
wird. Diese
ausserordentliche Leistung beruht auf dem Umstände, dass der Anker des mehrschenkeligen Elektromagnetes nicht etwa
ein Eisen- oder
Stahlstück, sondern ein schwingender Elektromagnet ist, welcher die gleiche Anordnung und Anzahl Pole besitzt wie
der festliegende
Antriebelektromagnet. Eben in dieser Anordnung liegt das Charakteristische des Hattemer'schen
Läutewerkes. Bei einigen neueren, auf mehreren Punkten der die Insel Rügen durchschneidenden Nebenbahnlinie mit bestem
Erfolge
benutzten Signaleinrichtungen obiger Gattung hat das Läutewerk, welches bei den älteren Apparaten bloss einen Antriebelektromagnet besass, deren zwei.
Textabbildung Bd. 306, S. 117
Fig. 1.Schematische Darstellung einer vollständigen Hattemer'schen Annäherungssignalanlage.
Auf diese Weise erhielt die Läute Vorrichtung die Anordnung eines sogen. Doppelweckers (vgl. Schellen's Elektr.-magnet. Telegraph, 4. Aufl. S. 638, und Zetzsche's Handb. d.
Telegraphie, Bd. 4 S. 28 und 29), wie es Fig. 1, die schematische Darstellung einer
vollständigen Annäherungssignalanlage, ersehen lässt. Der auf der Drehachse x sich schwingende
Ankerelektromagnet M trägt den Hammer H, welcher während seiner Thätigkeit
abwechselnd rechts oder links auf die Glocke G schlägt, je nachdem M vom
feststehenden Elektromagneten M1 oder M2 angezogen wird. Den hierzu erforderlichen Stromlaufwechsel bewirkt ein um x1 drehbarer Umschaltehebel PC, der ersichtlichermaassen bei
geschlossenem Contact n1 die Elektromagnete M und M1, hingegen bei geschlossenem Contact n2 die Elektromagnete M und M2 in
die Stromlinie bringt. Der Hammer selbst besorgt das Heben und Senken des Armes C, indem der mit dem
Hammerstiele steif verbundene kleine Seitenarm p sich zwischen den beiden Stellschrauben k1 und k2
bewegt, die am Ende von P sitzend als Mitnehmer dienen. Nach dem Abstellen des Läutens, d. i. wenn in
Folge der dauernden Unterbrechung des elektrischen Stromes keine Ablenkungen des Ankerelektromagnetes M
mehr vorkommen, bleibt der Hammer schliesslich in seiner Schwerlinie, welche – wie es Fig. 1 zeigt –
mit der Mittellinie zusammenfällt, stehen. Um aber zu verhüten, dass nicht auch PC in seiner Mittellage
zur Ruhe kommt, wobei keiner der beiden Contacte n1 oder n2 geschlossen und daher späterhin keine Auslösung (Ingangsetzung) des
Läutewerkes mehr möglich wäre, ist der durch die Feder f beeinflusste Schnäpper t vorhanden. Zufolge der Einwirkung von t auf eine aus C seitlich
vorstehende Knagge q erfolgt der Contactwechsel während der Thätigkeit des Läutewerkes stets nur
sprungweise und es kann sonach beim Aufhören des Läutens der Arm C, je nachdem p zuletzt auf k1 oder auf k2 eingewirkt hat, auch nur in der Contactlage auf n1 oder n2 seine Ruhelage finden. Bei den
oben erwähnten Anwendungen auf Rügen, auf welche sich die Fig. 1 bezieht, hat man es vorgezogen, die
Batterien sowohl als die das Anlassen und Abstellen des Läutewerkes vermittelnden seitlichen Nebenapparate nicht
beim Läutewerke
selbst, sondern der besseren und erleichterten Unterhaltung halber im nächsten Stationsgebäude aufzustellen. Zum
Auslösen des
Warnungssignals sind in entsprechender Entfernung vor und hinter dem Bahnüberwege die Streckencontacte A1 und A2 ins Gleis eingelegt;
beim Ueberweg selbst, wo das Läutewerk steht, liegt im Bahngleise ein dritter Streckencontact B, der zur
Rückstellung des Werkes dient. Sämmtliche drei Streckencontacte sind Siemens und Halske'sche Quecksilber-
(Schienendurchbiege-) Contacte, die allenfalls auch durch andere zweiseitig ansprechende Streckencontacte vertreten
werden könnten. In
der Station befinden sich eine Hauptbatterie B, eine kleine Hilfsbatterie b
und das Schaltwerk, welches aus drei Elektromagneten mit ihren Ankern, aus den drei Contacten c1, c2 und c3 und einem zarten Hemmwerkchen U besteht. Zwischen der
Stationseinrichtung und dem Warnungsläutewerke nebst den zugehörigen Streckencontacten stellen drei Leitungsdrähte
L, L1 und L2
die erforderliche Verbindung her; die weiteren Anschlüsse sind so gewählt, dass während der normalen Ruhelage, wie
sie die Abbildung
darstellt, sowohl B als b unthätig bleibt und sonach in keiner Leitung Strom
vorhanden sein kann. In welcher Weise die Signalanlage ihre Aufgabe erfüllt, lässt sich durch die Verfolgung eines
fahrenden Zuges am
besten feststellen: Führe beispielsweise längs der Strecke, die selbstverständlich nur eingleisig ist, der Zug von
links gegen rechts,
so legt er beim Passiren des Streckencontactes A1 die Leitung L1 zur Erde. Es erfolgt mithin ein Schluss der Batterie b über d1, m1, c2, L1, A1, E1 und E3, wodurch der Elektromagnet m1 des Schaltwerkes erregt, der Anker a1 angezogen und der Contact c1
geschlossen wird. Letzterer bleibt in dieser Lage festgehalten, weil das Ende von a1 hinter dem hakenförmigen, federnden Ende des Ankerhebels a2 eingefallen ist. Anbetracht dieser Aenderung in der Stromführung gelangt die Batterie B über a1, c1, L2, M2, M, n2, CE
und E3 in Schluss und der nach dem Läutewerke gelangende Strom betreibt
letzteres in der schon weiter oben geschilderten Art und Weise als Doppelwecker. Das warnende Geläute beginnt sonach in dem
Momente, wo der Zug die Gleisstelle A1 passirt, und dasselbe währt so
lange, bis ersterer, beim Ueberwege angekommen, im Streckencontact R die Leitung L mit der Erdleitung in Verbindung bringt, demzufolge ein kräftiger Zweigstrom von B über d2, m2, L, R, E und E3 seinen Weg nimmt. Hierdurch
wird die Anziehung des um i2 drehbaren Ankerhebels a2, d. i. also auch die Lösung des Contactes c2 und dafür die Schliessung des Contactes c3 bewirkt. Gleichzeitig hat das hochgegangene Hakenende von a2 den Anker a1 losgelassen, so dass
dieser in seine Ruhelage abfällt, wobei der Contact c1 gelöst, also auch
der Strom in L2 dauernd unterbrochen und das Warnungsläutewerk ausser
Thätigkeit gesetzt wird. Durch die Anziehung des Ankers a2 ist ferner
noch der Ankerarm a3, welcher bis dahin, weil a2 im Wege stand, gehindert war, dem Einflüsse seiner Abreissfeder f3 zu folgen, frei geworden und unter a2 gelangt, so dass er nun diesem Anker die Rückkehr verwehrt. Est wenn der Zug den dritten
Streckencontact A2 erreicht und die dermalen durch c3 mit m3
und b verbundene Leitung L1 an Erde legt,
erfolgt der Abfall des Ankers a2, weil a3, von m3 angezogen, aus dem Wege tritt.
Der Abfall des Ankers a2 ist jedoch bloss ein beschränkter und reicht
vorläufig nur so weit, dass er sich mit seinem Hakenende wieder vor as stellt, keineswegs aber so weit, dass die bei c2 bestehende
Unterbrechung des Stromweges der Batterie B wieder aufgehoben würde. Letzterer wird vielmehr erst
wesentlich später geschlossen, als der Eisenbahnzug den letzten Streckencontact passirt, weil anderenfalls – insbesondere
bei
langsamer Fahrt langer Züge – eine nochmalige Ingangsetzung des Läutewerkes herbeigeführt werden könnte. Die Verlangsamung
des
Ankerrückganges, nämlich der Zeitraum zwischen der Thätigmachung des Streckencontactes A2 bezieh. des Elektromagnetes m3 und der
Wiederherstellung des Contactes c2 im Schaltwerke, beträgt beiläufig 1½
Minuten und wird durch das Hemmwerk U vermittelt, das die Abreissfeder f2 des Ankers a2 nur successive zur
Wirkung kommen lässt. Auf diese Weise ist einer zweiten, nicht beabsichtigten Auslösung des Warnungssignals vollständig
vorgebeugt.
Dass sich bei einer Zugsfahrt aus entgegengesetzter Richtung alle die vorstehend verfolgten Vorgänge wieder in ganz
gleicher Weise
abwickeln, nur dass die beiden Streckencontacte A1 und A2 ihre Rollen tauschen, ist selbstverständlich, und lässt sich an der
Hand der Zeichnung ohne weiteres feststellen.
Unter gewissen Umständen wird es zweckdienlicher und daher anstrebenswerth sein, dass das beim Ueberweg zur Ankündigung des
herannahenden Zuges ertönende Läuten sich im Rhythmus von jenem eines gewöhnlichen Eisenbahnläutewerkes auffällig
unterscheide und
zugleich auch drastischer wirke. Diesem Bedürfnisse trägt eine jüngste Anordnung des Hattemer'schen
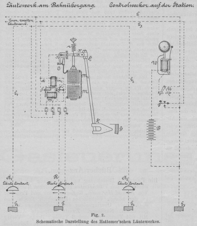
Läutewerkes Rechnung, deren Wesenheit sich aus der schematischen Darstellung Fig. 2 entnehmen lässt.
Zwischen den beiden Trageplatten des Apparates sind auf einem Verbindungsstück drei doppelpolige, parallel geschaltete
Elektromagnete
M befestigt, welche zusammen den Antriebelektromagnet bilden und in der Zeichnung nur einfach
dargestellt erscheinen. Oberhalb M befindet sich der Anker M1, der gleichfalls aus drei ganz gleichen Elektromagneten besteht, in einer senkrechten Führung beweglich und lose an zwei parallelen Armen aa des zwischen zwei Spitzenschrauben im Punkte x gelagerten Glockenhammers
H aufgehängt ist. Jeder der sechs Elektromagnete besteht aus einem röhrenförmigen, weichen
Eisencylinder mit einem ebensolchen Kern; zwischen Kern und Cylinder befindet sich die Drahtspule, deren Bewickelung
etwa 4 Ohm
Widerstand hat, Die Pole der Elektromagnete M sind nach aufwärts, jene der Elektromagnete M1 nach abwärts gerichtet und liegen einander genau gegenüber. Eine
Abreissfeder r dient zur Regelung des Ankerfalles innerhalb der Hubbegrenzung von 2 mm; das Gewicht der
stromlosen Ankerelektromagnete M1 einerseits und der Glockenhammer
andererseits halten einander das Gleichgewicht.
Textabbildung Bd. 306, S. 119
Fig. 2.Schematische Darstellung des Hattemer'schen Läutewerkes.
Gelangt also in die sechs Elektromagnete ein Strom, dann wird der Ankertheil energisch nach abwärts gezogen und,
da der Arm a den Weg mitmacht, der Hammer gegen die bei G angedeutete Glocke
geschleudert. Damit aber diesem Glockenschlage weitere nachfolgen können, muss sodann ein gleichmässiges Unterbrechen
und
Wiederschliessen des Betriebsstromes erfolgen, und besorgt dies ein an einem der Hammerarme a sitzender
Fortsatz, der den Steuerungshebel s derart mitnimmt, dass er im Ruhezustand des Läutewerkes den Contact
C geschlossen hält, bei vollendeter Anziehungsbewegung der Ankerelektromagnete M1 jedoch diesen Stromweg unterbricht. Die Arbeitsweise dieses
Läutewerkes entspricht ersichtlichermaassen ganz der eines gewöhnlichen elektrischen Weckers mit Selbstunterbrechung;
die
Dimensionirung desselben stimmt mit den älteren Anordnungen so weit überein, dass das Werk in die vorhandenen gusseisernen
Läuteständer ohne weiteres passt und in gleich bequemer Art wie früher eingesetzt werden kann. Gegenüber der in Fig. 1 gekennzeichneten Einrichtung bestehen bei den in Fig. 2
dargestellten Signalanlagen noch mehrere andere Abweichungen, wozu an erster Stelle der Umstand gehört, dass letzterenfalls
nur der
zunächst des Läutewerkes ins Eisenbahngleis eingelegte Streckencontact B von gewöhnlicher Anordnung ist,
nämlich zweiseitig anspricht, während für die vor und hinter dem Bahnüberwege befindlichen Läutecontacte
A1 und A2
einseitig ansprechende Streckencontacte (Bauart Hattemer, vgl. 1894 299 184) vorausgesetzt sind. Durch die Verwendung einseitig ansprechender Streckencontacte vereinfacht sich
auch die Anordnung des zum Hervorrufen und Abstellen des Warnungssignals erforderlichen Schaltwerkes, weshalb dasselbe
ganz gut beim
Läutewerk selbst seinen Platz finden kann, was den Vortheil gewährt, dass mehrere bezieh. sämmtliche auf den in einer
Station
zusammenlaufenden Bahnstrecken befindlichen Warnungsläutewerke mit einer einzigen Batterie B und einer
einzigen Strom Zuleitung L betrieben werden können. Das Schaltwerk hat seinen Platz an einem besonderen
Lagerstück des Läutewerkgestelles und besteht nur aus zwei Elektromagneten m und m1 mit ihren Ankern und der Contactvorrichtung cc1, Die beiden Anker stehen unter dem Einflüsse der Spiralfeder f, und
zwar in der Grundstellung so, dass der Anker von m abgefallen ist, während der von m1 an den Polschuhen angepresst wird, so wie es Fig. 2 ersehen lässt. Für die erforderlichen Stromwege bedarf es nebst der Hauptleitung L auch
noch einer vom Läutecontact A1 bis zu A2 geführten Drahtleitung L1L2, die durch einen gemeinsamen Anschlussdraht mit dem Schaltwerke in
Verbindung gebracht ist. Die Wirksamkeit der einzelnen Theile lässt sich wieder am besten verfolgen, wenn dieselben
für die Fahrt
eines Zuges schrittweise in Betracht genommen werden. Käme ein Zug in der Richtung von A1 nach A2, so wird beim Befahren von A der Erdschluss L1E1 hergestellt und ein Strom von der Batterie B über W, U, L, 1, c1, m, 2, L1, A1, E1 und E3 geschlossen. In Folge dessen
lässt der von m angezogene Anker, welcher, solange er abgerissen war, mittels seines hakenförmigen Endes
den Anker des Elektromagnetes m1 festgehalten hatte, letzteren los, so
dass sich dieser auf den Arm der Contactvorrichtung legt, wodurch der Strom weg bei c1 unterbrochen und dafür jener bei c hergestellt wird. Der Strom findet
nunmehr einen neuen Weg über W, U, L, 1, c, s, C, M1, M, E und E3 und das Läutewerk beginnt sonach
seine Thätigkeit, welche nicht früher wieder aufhört, als bis der Zug, bei R eingetroffen, eine neue
Verbindung zur Erde bewirkt. Hierdurch wird nämlich ein zweiter Stromschluss von B über W, U, L, 1, m1, d geschlossen, demzufolge
der Anker von m1 wieder hochgeht und sich mit dem rückwärtigen Ende an
dem Anker von m fängt, wobei unter einem der Contact bei c1 wieder geschlossen, jener bei c geöffnet, mithin der ins Läutewerk
führende Stromweg unterbrochen wird. Sobald der ganze Zug den Contact
R überfahren hat, ist also bei allen Theilen der Anlage die in Fig. 2
ersichtlich gemachte Ruhelage wieder hergestellt, die auch keinerlei Aenderung mehr erleiden kann, wenn der Zug den
dritten
Streckencontact A2 überfährt, weil letzterer für diese Fahrrichtung
keinen Erdschluss herstellt. Ganz in gleicher Weise wickeln sich die betrachteten Vorgänge ab, wenn ein Zug entgegengesetzter
Richtung
verkehrt. Der in der Station eingeschaltete Wecker W. ein gewöhnlicher Schleppwecker, welcher die auf der
Strecke erfolgenden Warnungssignale im Dienstzimmer mitläutet, ermöglicht – ähnlich wie ein sogen. Signalrückmelder – eine Controle hinsichtlich des richtigen Arbeitens sämmtlicher auf der Leitung L hängender Warnungsläutewerke; mittelbar kann derselbe, vorausgesetzt, dass mehrere Ueberwegsignale auf der Strecke
vorhanden sind, wohl auch als Controlapparat für die Fahrgeschwindigkeit der Züge dienen. Eine zweite durchlaufende
Leitung L3, welche sich in dem durch Fig. 2
veranschaulichten Schaltungsschema noch vorfindet, steht zu der eigentlichen Läuteeinrichtung in keiner directen
Beziehung, sondern
wird lediglich dann angewendet, wenn dem Stationsbeamten die Füglichkeit geboten sein soll, das Läuten eines Warnungssignals
aus
eigener Initiative abzustellen. Auf eine solche Anordnung kann nämlich Werth gelegt werden, wenn Züge verkehren,
welche nur einen
Auslösecontact (A1 oder A2) befahren, nicht aber auch den zugehörigen Abstellcontact (R), wie es beispielsweise bei Arbeitszügen leicht vorkommen kann. Indem in derartigen Fällen der
Stationsbeamte sofort nach erfolgter Läutewerksauslösung den Taster T (Fig.
2) niederdrückt, schliesst er die Batterie B über W, U, L, 1, m1, d, L3, T,
wodurch die Abstellung ersichtlichermaassen ebenso bewirkt wird, als sei R vom Zuge befahren worden. Was
schliesslich die zum Betriebe einer nach Fig. 2 angeordneten Signalanlage erforderliche Batterie
anbelangt, so ist dieselbe derart zu bemessen, dass bei Anwendung von Meidinger-Elementen jedes Element
mit höchstens 3 Ohm und bei Anwendung von Fleischer- oder Gassner-Elementen
mit höchstens 7 Ohm des im Schliessungskreise vorhandenen Widerstandes belastet wird.