| Titel: | H. Wetzer's neuester Stationsrufer. |
| Autor: | Ed. Zetzsche |
| Fundstelle: | Band 288, Jahrgang 1893, S. 17 |
| Download: | XML |
H. Wetzer's neuester
Stationsrufer.
Mit Abbildungen.
H. Wetzer's neuester Stationsrufer.
In den letzten Tagen des verflossenen Jahres 1892 ist die Patentschrift Nr. 66353 (*
Kl. 21) ausgegeben worden, nach welcher vom 6. December 1891 ab im Deutschen Reiche
für Hermann Wetzer in Pfronten bei Kempten in Bayern
eine „Vorrichtung zum Anrufen einer beliebigen Stelle in Telegraphen- oder
Fernsprechanlagen“ unter Patentschutz gestellt ist. Dieser neueste
Stationsrufer H. Wetzer's auf welchen auch in anderen
Ländern Patente nachgesucht bezieh. ertheilt worden sind, unterscheidet sich
wesentlich sowohl von der ältesten Form, welche Dr. C.
Wittwer (* D. R. P. Kl. 21 Nr. 4795) 1878 für seinen Stationsrufer gewählt
hatte, wie von den von Wetzer herrührenden
Verbesserungen desselben, welche durch die Zusatzpatente * Nr. 9167 und * Nr. 15 007
geschützt waren und in ihrer jüngsten Ausführung 1891 in Frankfurt ausgestellt waren
(vgl. D. p. J. 1880 236 *
220. 1883 248 * 332. 1892 283
* 38). Während nämlich bei diesen in jeder Station ein Laufwerk einen Contactarm
eine gewisse Zeitlang in Umlauf setzt, am Ende dieser Bewegung aber – zufolge der
verschiedenen Stellung der Contactarme auf ihren Achsen – nur in einer einzigen
Station die Localbatterie durch den Rufwecker geschlossen werden kann, arbeiten die
neuesten Stationsrufer mit Pendeln von verschiedener Schwingungsweite.
Es ist eine bekannte und von Prof. W. E. Weber bereits
bei dem Wecker der 1833 in Göttingen ausgeführten Nadeltelegraphen verwerthete
ThatsacheVergl. Zetzsche, Handbuch der elektr. Telegraphie Bd.
1 S. 80., dass die Schwingungen eines schwingenden Körpers durch
eine regelmässige Folge von Anstössen nur dann stetig vergrössert werden, wenn diese
Anstösse in dem mit der Schwingungszeit des Körpers übereinstimmenden Takte auf
letzteren ausgeübt werden. Zwar hat man auch früher schonZuerst wohl Bizot
1865 (vgl. Handbuch der Telegraphie, Bd. 4 S.
59), dann 1877 Carl Maron in Kolberg nach
seinem * D. R. P. Kl. 21 Nr. 1944 vom 5. December 1877. Einen gedrängten
geschichtlichen Ueberblick über die Stationsrufer überhaupt habe ich im Journal télégraphique, 1893 Bd. 17 S. 25,
gegeben, ausführlicher wird ihn das im Druck befindliche Schlussheft des
Jahrgangs 1892 der Technischen Blätter
bringen. diese Thatsache für den Bau von Stationsrufern
auszunutzen gesucht, allein die jetzt von Wetzer
gewählte Ausführungsweise besitzt sehr wesentliche Vorzüge vor jenen älteren
Vorschlägen.
Vor zwei Jahren hat Wetzer Versuche mit schwingenden Stahlfedern angestellt. Die in der rufenden Station
benutzte Feder F machte 20, 25, 30 u.s.f. Schwingungen
in der Secunde, wenn man sie seitwärts bog und losliess; sie war dazu mit einem auf
ihr verstellbaren Laufgewichte ausgerüstet; bei ihrem Schwingen machte sie mit zwei
zu beiden Seiten von ihr angeordneten Federn Contact. Die Federn f in den zu rufenden Stationen hatten daher 40, 50
u.s.f. in der Secunde zu machen und wurden dazu durch eine kleine, den
Telephonspulen ähnelnde Spule mit fünf Siemens-Einheiten Widerstand angeregt, deren
Kern durch einen Magnet schwach polarisirt war. Die betreffende Feder f kam in zwei Secunden in starke Schwingungen, selbst
wenn der Ruhestrom so schwach war, dass ein Relais nicht ansprach. Allein ein
brauchbarer, die Feder f in ihrem regelmässigen
Schwingen nicht beeinträchtigender Contact für den Localstrom liess sich nicht
herstellen. Deshalb wandte sich Wetzer zur Anwendung
von Pendeln.
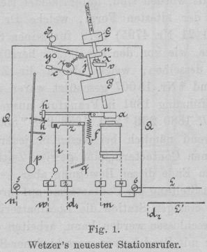
Textabbildung Bd. 288, S. 18
Fig. 1.Wetzer's neuester Stationsrufer.
Textabbildung Bd. 288, S. 18
Fig. 2.Wetzer's neuester Stationsrufer.
Jede Station erhält zwei Pendel P und p (Fig. 1 und 3), von denen das grössere P zum Rufen einer jeden der anderen Stationen dient, während das kleinere
p den Wecker K (Fig. 2 und 3) in
Thätigkeit zu versetzen hat, wenn die Station von einer anderen gerufen wird. Das
grosse Pendel P ist mit zwei Spitzzapfen X in zwei Pfannen gelagert, welche auf dem an die
Platte Q von 20 cm Breite und 30 cm Höhe angeschraubten
Messingwinkel v angebracht sind. Oberhalb v ist dazu an der Pendelstange die Schiene u befestigt, an welcher die beiden Spitzzapfen X sitzen; aus u ragt nach
links hin noch ein Stift vor, auf welchen für gewöhnlich eine Spiralfeder den Hebel
H presst. In Folge dessen wird das Pendel für
gewöhnlich nach rechts hin aus seiner Ruhelage herausgedrängt und an einen
Anschlagestift (t in Fig.
3) angedrückt; darin liegt einer der Vorzüge dieses Stationsrufers, denn
das Pendel P wird frei und beginnt sofort seine
Schwingungen, wenn der Hebel H beim Auflegen des
Fingers auf seinen Knopf, welcher aus dem die sämmtlichen Apparattheile
überdeckenden Schutzkasten oben vorsteht, auf den Anschlagstift y niedergedrückt wird. Auch die Pendelstange ragt oben
aus dem Schutzkasten heraus und ist bei dem für 12 Stationen berechneten
Stationsrufer an seiner Vorderseite von unten nach oben hin mit den Ziffern 1 bis 12
beschrieben; unter jeder Ziffer aber ist die eine Kante der Pendelstange mit einer
Kerbe versehen, und in diese Kerben vermag eine Stahlfeder einzuschnappen, welche
oben auf dem entlang der Pendelstange verschiebbaren Laufgewichte G angebracht ist; das Einschnappen erfolgt, sowie das
Laufgewicht in eine bestimmte Stellung unterder betreffenden Ziffer eingestellt
wird, und dann hat das Pendel P eine ganz bestimmte,
dieser Ziffer entsprechende Schwingungsdauer. Der Winkel v hindert das Schwingen des Pendels P nicht,
weil in seinen wagerechten Schenkel von rechts her ein Schlitz eingearbeitet ist, in
welchem sich die Pendelstange beim Schwingen frei bewegt.
Textabbildung Bd. 288, S. 18
Fig. 3.Wetzer's neuester Stationsrufer.
Während sonach die grossen Pendel P aller 12 Stationen,
welche in dieselbe Leitung eingeschaltet werden sollen, im Wesentlichen
übereinstimmen und ihre Schwingungsdauer durch Verschieben des Laufgewichtes G verändert werden kann, ist das kleine Pendel p einer jeden Station unveränderlich, und zugleich ist
die Schwingungszeit eines jeden dieser 12 Pendel p von
derjenigen der anderen 11 Pendel verschieden; ihre Schwingungszeiten sind für die
Anbringung der Kerben auf der Stange der grossen Pendel maassgebend, denn stets muss
die Schwingungsdauer der grossen Pendel P, wenn deren
Laufgewicht G auf die Ziffer einer Station eingestellt
wird, mit der Schwingungszeit des in der mit dieser Nummer bezeichneten Station
aufgestellten kleinen Pendels p hinreichend genau
übereinstimmen. Zum Anrufen der Stationen Nr. 1 bis 12 muss der grosse Pendel P in der Minute der Reihe nach 85, 77, 70, 64, 58, 53,
48, 44, 40, 36, 32 und 29 Doppelschwingungen machen. Die Theilung der Pendelstangen
wird mit Hilfe eines Chronographen bewirkt.
Textabbildung Bd. 288, S. 18
Fig. 4.Wetzer's neuester Stationsrufer.
Auch die kleinen Pendel p liegen im Aufhängepunkt mit
zwei Spitzzapfen in zwei Pfannen eines an die Platte Q
angeschraubten Messingwinkels; dieser Winkel kann jedoch nach Bedarf in
verschiedener Höhe an Q angeschraubt werden, und
dadurch wird es ermöglicht, dass ein jedes der Pendel p, trotz der verschiedenen Länge derselben, sicher die Wirkungen
hervorzubringen vermag, welche ihm überwiesen sind. Die Stationen 1 bis 3 haben
einfache kleine Pendel p, die Stationen 4 bis 12
dagegen haben auf ihren kleinen Pendeln p, ähnlich wie
auf den Pendeln P, Uebergewichte, welche jedoch
natürlich nicht verstellbar sind. Will man die Nummer einer Station ändern, so darf
man nur ihr kleines Pendel p umtauschen und für das
neue den Winkel in der richtigen Höhe an Q anschrauben.
Die Laufgewichte der grossen Pendel P der verschiedenen
Stationen dürfen dagegen nicht verwechselt werden.
Auch die kleinen Pendel p werden während des
Ruhezustandes ausser ihrer Gleichgewichtslage schwingungsbereit festgehalten. Es
wird nämlich durch eine Spiralfeder f das Hämmerchen
h, welches verstellbar an dem Ankerhebel des
Elektromagnetes M angebracht ist, auf einen seitwärts
aus der Pendelstange vorstehenden Stift k aufgedrückt und verschiebt
das Pendel nach links hin. Wenn dann aber der Elektromagnet M seinen Anker a anzieht, so gibt h das Pendel p frei und
dieses beginnt sofort von selbst zu schwingen; wenn dann der Anker a des Elektromagnetes von der Feder f wieder abgerissen wird, so empfängt das Pendel p jedesmal einen Schlag auf den Stift k. Diese Schläge erfolgen also in dem Takte, in welchem
der Elektromagnet M seinen Anker a anzieht und wieder loslässt; dass aber die Schläge
stets mit derselben Kraft erfolgen und von der Stärke des den Elektromagnet M durchlaufenden Stromes ganz unabhängig sind, das ist
ein weiterer werthvoller Vorzug der von Wetzer
gewählten Antriebsvorrichtung. Die kleinen Pendel dürfen durchaus nicht rascher
schwingen als die grossen, eher ein wenig langsamer, weil die Schläge sie zu
beschleunigen trachten.
Erfolgen nun die Stromunterbrechungen in M und deshalb
auch die Schläge von dem Hämmerchen h auf den Stift k in dem nämlichen Takte, in welchem das Pendel p schwingt, so wird der Ausschlag desselben immer
grösser und endlich so gross, dass der in die Pendelstange eingesteckte und durch
eine Schraube darin festgehaltene Stift s mit seinem im
rechten Winkel umgebogenen freien Ende an die mit ihrem unteren Ende auf der Platte
Q isolirt befestigte Feder i stösst und dieselbe so weit nach rechts hin verschiebt, dass die Falle
z, welche bisher mit einem in sie eingesetzten
Glasstücke auf dem freien oberen Ende von i ruhte,
hinter i einzuschnappen und i festzuhalten vermag, dabei aber bleibend einen Stromweg von w und i nach z und Q herstellt. Dieser
Stromweg wird übrigens, sofern der Stift s nicht
isolirt ist, vorübergehend bereits geschlossen, wenn s
an i anstösst, und da die Klingel K in diesem Stromwege liegt, so läutet dieselbe da
schon vorübergehend; es ist dies ganz unschädlich, will man es aber verhüten, so
könnte man einfach eine dünne isolirende Hülle auf das umgebogene Ende des Stiftes
s aufstecken.
Die dauernde Schliessung des Stromweges von i über z nach Q währt so lange,
bis der durch das Läuten herbeigerufene Beamte auf den auf der unteren Fläche des
Schutzkastens angebrachten Knopf drückt, dadurch auf das schräg stehende Ende des
von der Falle z nach unten reichenden Stiftes q wirkt und durch denselben die Falle z wieder aushebt, so dass die Contactfeder i nun wieder in ihre Ruhelage nach links hin
zurückkehren kann und sich wieder unter den isolirenden Glaseinsatz legt.
Die Stromsendungen in der Linie LL' haben die grossen
Pendel im richtigen Takte zu vermitteln. Dazu ist an der Schiene u noch ein Contactarm j
angebracht, welcher bei den Schwingungen des Pendels P
über den Contacthebel c hinstreift. Dieser Contacthebel
ist drehbar in einem Cylinder r gelagert, welcher
excentrisch auf einen aus Q vorstehenden Messingstift
aufgeschraubt ist, so dass der Hebel c bei
entsprechender Drehung des Cylinders r in verschiedene
Stellungen gegen den Arm j gebracht werden kann. So
berührt in Fig. 1 der Arm j den Hebel c bei derjenigen Lage, in welcher
H das Pendel P für
gewöhnlich erhält, und dabei ist der Stromweg aus L
über die Schraube 6 nach der Platte Q und über v, X, w, j nach
c und der Klemmschraube 2 geschlossen. In Fig. 3 dagegen ist
während der Ruhestellung des Pendels P zwischen j und c der Stromweg
unterbrochen und wirdnur beim Schwingen des Pendels vorübergehend geschlossen.
Der Messingstift, welcher den Cylinder r und den Hebel
c trägt, ist natürlich gegen die Platte Q isolirt. Damit aber nicht etwa durch Schmutz in den
Zapfenlagern X der Stromweg von Q nach j unterbrochen werden kann, wird von
der Schiene u aus noch ein dünner übersponnener Draht
nach dem Winkel v geführt.
In den Stationen 1 bis 3 werden die kleinen Pendel p
nach sieben bis neun ganzen Schwingungen des Pendels p
ausgelöst, die der anderen Stationen mit noch weniger Schwingungen. Man könnte zwar
den Stift s auch so einstellen, dass die Auslösung der
Fallen z schon mit etwa fünf Schwingungen des Pendels
erfolgt, allein dann kann es vorkommen, dass gelegentlich auch das gewöhnliche
Telegraphiren die Auslösung einer Falle veranlasst.
Bei der Versendung der Anrufer müssen sämmtliche Pendel besonders verpackt werden;
denn sie dürfen dabei nicht eingehängt sein, sondern müssen aus ihren Lagern
herausgenommen werden. Beim Aushängen, der grossen Pendel P und ebenso, wenn sie bei Aufstellung der Anrufer wieder eingehängt
werden sollen, schraubt man am bequemsten den Anschlagstift y des Drückers H aus der Platte Q heraus und drückt darauf den Drücker tief hinab,
damit der Stift an der Schiene u leicht an dem Ende des
Drückers H vorbeigehen kann; durch Heben und Senken des
Pendels und Verschiebung der Pendelstange im Schlitze des Winkels v lässt sich dann das Pendel P leicht aus- und einhängen. Nach dem Einhängen des Pendels P werden die beiden langen Schrauben, welche sich in
dem Winkel v befinden, in Fig.
1 und 3 aber nicht angedeutet sind, so tief
in v hineingeschraubt, dass ihr Kopf auf dem Winkel v aufsitzt; dann lässt sich das Pendel P nicht mehr aus seinen Lagern ausheben, wenn nicht
zuvor diese beiden Schrauben wieder etwas herausgeschraubt werden.
Bei der Aufstellung der Anrufer wird zunächst die Grundplatte Q so an der Wand befestigt, dass deren obere Kante wagerecht liegt und die
Vorderfläche lothrecht hängt. Der Contacthebel c muss
dann in seiner excentrischen Lagerung entsprechend der Betriebsweise in der Leitung
LL' so eingestellt werden, dass er von dem Arme j selbst bei den kleinsten Schwingungen des Pendels P abwechselnd berührt und verlassen wird. Bei der
Anziehung des Ankers a muss ferner das kleine Pendel
p deutlich bemerkbar nach rechts ausschlagen;
geschieht dies etwa nicht, so muss das Hämmerchen h auf
dem Ankerhebel verschoben werden; dagegen ist die Stellung des aus der Pendelstange
vorstehenden Stiftes k und die Hubhöhe nicht zu
verändern. Falls man ferner den Auslösestift s weiter
nach links hin verschieben muss, so hat man darauf zu achten, dass sich dann, wenn
der Ausschlag des Pendelst die zur Auslösung der Falle z genügende Grösse erreicht hat, bei angezogenem Anker a immer noch ein kleiner Zwischenraum zwischen dem
Hammer h und dem Stifte k
befindet; wäre dies etwa nicht der Fall, dann müsste das Hämmerchen h auf dem Ankerhebel etwas weiter nach rechts gerückt
werden. Ist der Anrufer einmal richtig aufgestellt, so erfordert er späterhin keine
weitere Einstellung oder Regulirung.
In Fig. 1 ist (in etwa ⅛ der natürlichen Grösse) die
Schaltung des Stationsrufers für eine Ruhestromleitung
LL' und bei Anwendung von Relais skizzirt; die
Skizze ist aber etwas zu breit gehalten, damit die einzelnen Theile deutlicher hervortreten. Fig. 2 gibt die Einfügung des zugehörigen Relais R, des Blitzableiters C
und des Ruhestromtasters T in die Leitung LL' an; ferner zeigt sie die Schaltung des Morse A, der Klingel K und des
Elektromagnetes M in dem Stromkreise der Localbatterie
b. Der in die Station einmündende Linienzweig L ist bei 6 an die
Gusseisenplatte Q angeschraubt. Die vier Klemmschrauben
1 bis 4 befinden sich
auf einem an Q angeschraubten Holzstücke; der Draht d1 läuft von der Klemme
2 nach der einen Platte des Blitzableiters C, der Draht d2 dagegen setzt die zweite Platte des Blitzableiters
mit dem weitergehenden Linienzweige L' bezieh. mit der
Erde in Verbindung; zwischen den beiden Platten sind endlich in der üblichen Weise
der Taster T und die Elektromagnetrollen des Relais R eingeschaltet. Da nun der isolirte Contacthebel c mit der Klemme 2
verbanden ist, so stellt das Pendel P in seiner
Ruhelage, in der es in Fig. 1 gezeichnet ist, einen
Strom weg aus L über 6, Q, v,
X, u, j, c, 2, d1, C, T, R, C, d2 nach L' her. Der Anker des Relais ist also für gewöhnlich
angezogen. Von dem einen Pole der Localbatterie b läuft
ein Draht n nach der Platte Q und ist bei 5 an dieselbe angeschraubt; der
andere Pol steht einerseits durch den Morse A hindurch
mit dem Ankerhebel des Relais R, andererseits durch die
Klingel K hindurch mit der Klemme 1 und der Contactfeder i
in Verbindung; solange daher der Relaisanker nicht angezogen ist und die Falle z mit dem Eboniteinsatze auf der Feder i aufliegt, ist b weder
über A, den Ankerhebel und die Arbeitscontactschraube
des Relais R, m, Klemme 3,
M, Klemme 4 und Schraube 6, noch über K, w, i, z
nach Q und 5
geschlossen.
Beim Telegraphiren dagegen arbeiten A und M. Der Morse A und der
Elektromagnet M des Stationsrufers sind im
Localstromkreise hinter einander geschaltet; es hat sich das viel besser bewährt als
die Parallelschaltung derselben. Für den Anrufer genügt eine Stromstärke von 0,015
Ampère. In Bayern werden für Morse als Localbatterien immer zwei
Zink-Kupfer-Elemente genommen. Selbst wenn man aber nur ein Element nimmt und auch
noch einen Widerstand von 20 Siemens-Einheiten mit einschaltet, arbeitet der Anrufer
noch vollkommen gut, der Morse dagegen nicht mehr sicher genug. Und werden als
Localbatterie drei oder gar vier Elemente genommen, so geht der Anrufer auch noch,
ohne dass irgend eine Regulirung vorgenommen zu werden braucht.
Wird in irgend einer Station mit dem Finger der Hebel H
eine entsprechend lange Zeit auf den Stift y
niedergedrückt gehalten, so kommt das Pendel P dieser
Station in Schwingungen; dabei schliesst und unterbricht es in einem der
Schwingungszahl des Pendels P, also der derzeitigen
Stellung des Laufgewichtes G entsprechenden Takte den
Ruhestrom in LL'. In allen Stationen arbeiten deshalb
die Relais R mit und diese veranlassen in dem nämlichen
Takte Sendungen des Localstromes durch A und M; in allen Stationen beginnen demnach bei der ersten
Anziehung des Ankers a die kleinen Pendel p zu schwingen und erhalten bei jedem darauf folgenden
Abreissen des Ankers a einen Schlag mittels des Hammers
h auf den Stift k.
Diese Folge von Schlägen vermag indessen nur bei demjenigen Pendel p die Schwingungen fortlaufend allmählich zu
vergrössern, dessen Schwingungszeit mit der des eben jetzt schwingenden Pendels P übereinstimmt;in den anderen Stationen dagegen
treffen die Schläge von h zum Theil den Stift k gar nicht, zum Theil wirken sie der Bewegung des
Pendels p geradezu entgegen, zum Theil endlich
verursacht wenigstens die Reibung zwischen h und k eine Verminderung des Schwingens. Demnach wird bloss
in derjenigen Station, auf deren Nummer zur Zeit das Laufgewicht des Pendels P der eben rufenden Station eingestellt ist, das Pendel
p mittels des Stiftes s nach einiger Zeit an die Feder i anstossen
und sie so weit nach rechts verschieben, dass die Falle z hinter i einschnappen und i festhalten kann; damit wird aber in dieser Station
eine zweite Schliessung der Localbatterie b
hergestellt, nämlich über n, 5, z, i, 1 und w nach K; in dieser
Station wird daher die Klingel mit Selbstunterbrechung läuten, wogegen bei genügend
feiner Einstellung die Wecker aller anderen Stationen schweigen werden. Es ist dies,
wie ich mich selbst zu überzeugen Gelegenheit hatte, keineswegs schwer zu
erreichen.
Wenn man also von irgend einer Station aus eine andere rufen will, so hat man
zunächst die Feder an dem Laufgewichte G aus der Kerbe
der Stange des Pendels P auszuheben, darauf G entlang der Pendelstange bis etwas unterhalb der
Nummer der zu rufenden Station zu verschieben und die Feder wieder zum Einschnappen
in die dort befindliche Kerbe zu bringen. Sodann drückt man kräftig auf den aus dem
Schutzkasten oben vorstehenden Knopf des Hebels H und
lässt das Pendel P etwa zwölf Schwingungen machen.
Dadurch wird die gewünschte Station sicher angerufen, und ihre Klingel läutet nun,
bis der herbeigekommene Beamte auf den unterhalb am Schutzkasten angebrachten Knopf
drückt, um die Falle z wieder auszuheben, damit die
Feder i wieder in ihre Ruhelage unter dem isolirenden
Glaseinsatze zurückzukehren vermag.
Fig. 3 bietet die Schaltungsskizze für die
Stationsrufer in Arbeitsstromleitungen ohne Mitbenutzung von
Relais. Hier wird das nach der Klemmschraube 3
hin liegende Ende der Bewickelung des Elektromagnetes M
mit dem Anschlagestifte t verbunden, gegen welchen der
Hebel H das grosse Pendel P drückt, und es muss dieser Stift isolirt sein. Auch hier sind die vier
Klemmen 1 bis 4 isolirt,
und an 4 wird der Leitungszweig L geführt, während L' bei 5 an die Platte Q
angeschraubt ist. Die Linienbatterie B ist durch die
Drähte d1 und d2 zwischen 2 und 3 eingeschaltet und
dient in Fig. 3 zugleich als Localbatterie. Die
ankommenden Ströme nehmen ihren Weg aus L über 4 durch M nach t, zum Pendel P und über
w, X, v zu der Platte Q, aus welcher sie über 5 in L' weiter gehen. Wenn aber die Station selbst rufen
will und dazu den Hebel H niederdrückt, so entsendet
B, während das Pendel P schwingt, bei jeder Berührung des isolirten Hebels c und des Armes j den
Strom einerseits über 3 und 4 durch M in den Linienzweig L und andererseits über 2, c,
j, u, X, v, Q und 5 in L'. Den Localstrom durch die Klingel K
schliesst die Falle z bei ihrem Niedergehen; derselbe
verläuft zwischen 1 und 3
über i, z, Q, v, X, u, P und t.
Die Schaltungen und die Hebelanordnungen für Ruhestromlinien ohne Relais und für
Arbeitsstromlinien mit Relais lassen sich sehr leicht aus Fig. 1 und 3 herleiten.
Die in Fig. 3 gegebene Schaltung der Stationsrufer,
welche sich namentlich auch für Telephonanlagen gut eignen würde, ist
allerdings auf der Strecke bis jetzt noch nicht verwendet worden, weil sich dazu
noch keine Gelegenheit geboten hat, wohl aber arbeiteten in ihr die Anrufer im
Zimmer sehr gut.
Mit diesen Stationsrufern sind die ersten (damals geheim gehaltenen) Versuche in
Bayern auf der Strecke Augsburg-Kempten im Frühjahre 1892 angestellt worden. Nach
denselben sind an den Stationsrufern noch verschiedene Abänderungen vorgenommen
worden. Darauf sind der bayerischen Direction der Posten und Telegraphen auf
Bestellung sechs Stück geliefert und von derselben eine längere Zeit hindurch (vom
21. November 1892 bis gegen Ende Januar 1893) auf der Ruhestromlinie
München-Oberaudorf eingeschaltet worden; sie haben sich bei dieser Probe vollkommen
bewährt und deshalb wird von der genannten Direction bereits eine weitere Verwendung
derselben geplant. Es wird zunächst beabsichtigt, im Kreise Oberbayern 60 solcher
Wecker aufzustellen und durch sie es zu ermöglichen, dass im Falle ausbrechender
Feuersbrünste in der Nacht die Feuerwehren der grösseren Orte telegraphisch zur
Hilfe herbeigerufen werden können.
Zum Schluss mag noch einiges aus der Patentschrift Nr. 66353 hinzugefügt werden. Den
Contact für die Klingel K könnte man wohl auch einfach
gleich durch das Pendel p schliessen lassen; man könnte
dasselbe sich dazu an eine Contactfeder anschmiegen lassen und zwar am besten so,
dass es an dieser fängt und einklinkt, namentlich wenn man nicht zur Anwendung einer
Fortschellklingel greifen will, deren Läuten erst aufhört, wenn der Beamte die
Fortschellvorrichtung wieder abstellt, welche sofort beim Contactschlusse eine
dauernde Schliessung des Stromes durch die Klingel herbeiführt.
Man könnte ferner das Hämmerchen h auf einen besonderen
Hebel aufstecken und den Ankerhebel zunächst auf diesen Hammerhebel wirken und das
eine Ende desselben beim Anziehen des Ankers unter die Nase einer federnden Klinke
drücken lassen, während bei der Unterbrechung des Localstromes dann der einarmige
Ankerhebel die Klinke auslösen müsste, damit der Hammer auf den Stift Je des Pendels p
herabfällt.
Leicht vermag man den grossen Pendeln P eine doppelt so
grosse Schwingungsdauer zu geben als den kleinen Pendeln p; natürlich müssten dann bei jeder Schwingung des Pendels P zwei Stromschliessungen bezieh. Unterbrechungen
eintreten, eine beim Hingange und eine beim Rückgange. Um dies zu erreichen,
brauchte man nur den Contactarm j oberhalb der
Schwingungsachse X des Pendels P anzubringen, damit derselbe (wie in Fig.
4) die Contactfeder c jedesmal berührt, wenn
er durch die lothrechte Mittel läge hindurchgeht. Zur Stromunterbrechung müsste
dagegen der Feder c gegenüber eine Vertiefung in dem
beim Schwingen sie berührenden Contactarme j angebracht
werden.
An Stelle der Pendel liessen sich endlich auch Unruhen verwenden; bei dem Anrufe der
zu rufenden Stelle wäre die Unruhe mit einem Ansätze zu versehen, worauf das
Hämmerchen h zu schlagen hätte, so dass der Ansatz
schliesslich beim Antreffen an eine Contactfeder durch den Localstrom die Klingel
zum Läuten zu bringen vermöchte. In den rufenden Stellen aber bleibt zur
Hervorbringung der zu jedem Rufe nöthigen verschiedenen Stromunterbrechungen und
Stromschliessungen auch noch die Anwendung von Uhrwerken mit sich drehenden Scheiben
vorbehalten,welche mit entsprechend verschiedenen Einschnitten versehen
sind.
Ed. Zetzsche.