| Titel: | Die elektrischen Eisenbahneinrichtungen auf der Frankfurter Ausstellung. |
| Autor: | L. Kohlfürst |
| Fundstelle: | Band 284, Jahrgang 1892, S. 265 |
| Download: | XML |
Die elektrischen Eisenbahneinrichtungen auf
der Frankfurter Ausstellung.
Von Oberingenieur L. Kohlfürst.
(Fortsetzung des Berichtes S. 247 d.
Bd.)
Mit Abbildungen.
Die elektrischen Eisenbahneinrichtungen auf der Frankfurter
Ausstellung.
XI. Signalcontrole (Signalrückmelder,
Nachahmungssignale).
Die Wichtigkeit jener Hilfsmittel, welche anzeigen, in welcher Signallage sich irgend
ein bestimmtes, ausser Sehweite befindliches Signalmittel – z.B. Einfahrtsignale,
Stationsdeckungssignale, Vorsignale o. dgl. – jeweilig befindet, hat sich auf der
Frankfurter Ausstellung sowohl durch die Menge als durch die Mannigfaltigkeit der
einschlägigen Vorrichtungen gekennzeichnet.
Die lange Reihe derselben beginnt mit dem Wecker, dem am
leichtesten anbringbaren und deshalb wohl auch verbreitetsten Controlapparate,
welcher in einzelnen Staaten – wie z.B. in Oesterreich-Ungarn als Ergänzung der
Stationsdeckungssignale – sogar gesetzlich vorgeschrieben ist. Die in Frage
kommenden zu controlirenden Signalzeichen sind das Halt
und das Frei, und bei ersterem soll der Wecker ertönen,
bei letzterem schweigen. Da nun aber die betreffenden Signalmittel in der Regel auf
Halt und nur ausnahmsweise, d.h. vorübergehend auf
Frei stehen, erwächst den Controlstellen durch das
fortwährende langwierige Geläute eine äusserst widerwärtige Belästigung und hat man
sich deshalb bestrebt, die gewöhnlichen, mit Selbstunterbrechung oder
Selbstausschaltung arbeitenden Rasselwecker durch langsam schlagende zu
ersetzen.
Textabbildung Bd. 284, S. 265Fig. 81.Gattinger's Wecker. Eine solche von Oberinspector Gattinger
construirte Weckeranordnung befand sich in der von Czeija
und Nissl in Wien ausgestellten Apparatsammlung und besteht dieselbe aus
dem Pendel P (Fig. 81),
das mittels einer Feder f in dem an der Gestellwand V angeschraubten Klemmbacken B aufgehängt, oben gabelförmig gestaltet und mit dem Regulirgewichte G versehen ist, ferner aus dem Elektromagnet M, dessen Anker A unten
das gekrümmte Contactstäbchen ki trägt. Dem Ende i genau gegenüber ist an der Pendelstange ein Contact
c festgeschraubt, welcher bei der Ruhelage der
Vorrichtung den Contact i berührt, so dass in diesem
Falle eine leitende Verbindung von der Anschlussklemme a über B, f, p, e, i, A, d und den
Elektromagnet M zur zweiten Anschlussklemme b besteht. Die weitere Einrichtung der Controlanlagen
umfasst bekanntlich eine Batterie, eine Telegraphenleitung und eine
Contactvorrichtung; letztere ist mit den Mechanismen des zu controlirenden Signales
so verbunden, dass sie, während das Signal auf Halt
steht, geschlossen und während der Lage auf Frei dauernd unterbrochen
wird. Ersterenfalls ist also die Batterie wirksam und zieht im Apparate (Fig. 81) den Anker A an,
wodurch der Perpendikel den Antrieb erhält, links zu schwingen. Bei dieser
seitlichen Schwingung hört der Contact ie auf, und
derselbe wird erst wieder hergestellt, bis das Pendel auf seiner Rückschwingung
neuerlich auf i stösst, wodurch die Schwingung nach
rechts theils aufgehoben, theils dem Pendel ein neuer Antrieb zur Linksschwingung
ertheilt wird. Vermöge dieser Anordnung gibt die Vorrichtung Einzelschläge in
beiläufig secundenlangen Pausen, so lange das zu controlirende Signal auf Halt steht; sie wird überdem, damit Beirrungen durch
Linienstörungen – besonders durch Berührungen der Controlleitung mit anderen
Ruhestromleitungen unschädlich gemacht werden – nicht an der Controlstelle, sondern
erst hinter der Contactvorrichtung des Signals in die Leitung eingeschaltet, während
an der Controlstelle ein gewöhnlicher Schleppwecker, der einfach nur mitläutet, den
Dienst zu verrichten hat.
Langsam schlagende Wecker für Eisenbahnzwecke waren auch von Siemens und Halske in Berlin und von C. Th.
Wagner in Wiesbaden ausgestellt. Von den letzteren gab es zwei verschiedene
Formen, welche in mehreren Exemplaren sowohl in der Collection der genannten Firma,
als auch in der Apparatsammlung der königl. preussischen Staatsbahnen – ausgestellt
von der königl. Eisenbahndirection Frankfurt a. M. –
vorhanden gewesen sind. Diese Wecker (Läutewerke) – vgl. 1890 276 237 und 1891 282 111 – bestehen aus einem
Elektromagnet nebst Anker und aus einer Unruhe, die
sich um eine stehende Achse dreht und durch eine um die gedachte Achse gewundene
federnde Spirale in die Normallage zurückgeführt wird. Die Unruhe ist von den
übrigen Theilen des Apparates vollkommen isolirt, aber mit einem Contactstifte
versehen, der sich in der Ruhelage gegen die in ein Messingsäulchen eingeklemmte
Contactfeder anlegt; letztere wird durch das gebogene Ende des
Elektromagnetankerhebels bei stromloser Leitung stets angespannt und erst
freigegeben, sobald eine Anziehung des Ankers erfolgt, wobei gleichzeitig die Unruhe
den Antrieb zur Schwingung erlangt. Die Anordnung und der Stromlauf entspricht somit
im Wesentlichen der in Fig. 81 dargestellten, mit dem
Unterschiede, dass das schwingende, Hegende Rad – die Unruhe – an die Stelle des Pendels getreten ist. Die Zeitfolge der
Glockenschläge kann durch mehr oder weniger starkes Spannen der um die Achse der
Unruhe gewundenen Spiralfeder geändert werden.
Optische Signalcontrolvorrichtungen ganz einfacher Construction waren von Czeija und Nissl in Wien, ferner von Siemens und Halske in Wien und von Woodhouse und Rawson in London ausgestellt. Davon
hatten die ersteren die Form eines kleinen Blechkästchens, an dessen Vorderwand ein
weisses oder rothes
Scheibchen sichtbar wurde, je nachdem der im Kästchen angebrachte Elektromagnet
unthätig oder stromdurchflossen war bezieh. je nachdem das durch die Leitung und
Batterie mit dem Controlapparate verbundene Signal auf Frei oder auf Halt stand. Bei den beiden
anderen angeführten Vorrichtungen wurde hingegen das Controlzeichen durch einen
kleinen Semaphor bezieh. durch das Bild eines solchen gegeben, durch welches das zu
controlirende Flügelsignal gleichsam nachgeahmt wird. Beim Siemens-Halske-Apparat bewegt ein in einem Blechkasten angebrachter
Elektromagnet den Flügel des an der Kastenvorderwand angebrachten Semaphorbildes
derart, dass der Flügel bei stromloser Linie wagerecht liegt und beim Stromschluss
hingegen 45° schräg nach aufwärts zeigt.
Textabbildung Bd. 284, S. 266Fig. 82.Zettler's Signalcontrolvorrichtung. Das bei Woodhouse und Rawson vorhanden
gewesene original – englische Wiederholungssignal
(Signal repeater) hatte zwei Elektromagnete, wovon der eine den Flügel des
Semaphorbildes wagerecht, der andere dagegen 45° schräg nach abwärts bewegte und in dieser Lage festhielt. Für den Betrieb solcher
Signale ist denn auch eine doppelte Leitungsverbindung zwischen dem zu
controlirenden Signalmaste und dem Controlapparate nothwendig.
Aeusserst einfach waren ferner Signalcontrolvorrichtungen, welche seitens der königl.
bayerischen Staatsbahnen zur Anschauung gebracht worden waren. Diese bei Alois Zeltler in München erzeugten, in Fig. 82 im Querschnitte dargestellten Apparate haben
einen stehenden Elektromagnet M mit ungefähr 48 Ohm
Widerstand, dann den um eine senkrechte Achse drehbaren Anker aa mit der daran befestigten Zeichenscheibe S, endlich eine am Apparatboden befestigte Blechscheibe
B mit dem Bilde des auf Ruhe stehenden Signals,
welches Bild hinter dem kreisrunden in der Kastenvorderwand ausgeschnittenen
verglasten Fensterchen V sichtbar ist. Bei der Ruhelage
wird aa durch die Abreissfeder f an einen Anschlag gelegt. Erfolgt nun eine Umstellung des zu
controlirenden Signals und sonach eine Schliessung des Flügelcontactes, d.h. ein
Stromschluss in der Controlleitung und demzufolge eine Anziehung des Ankers, so
gelangt das Scheibchen S genau zwischen die Verglasung
V und das festgemachte Zeichenscheibchen B. Es wird also S an
Stelle von B sichtbar und bleibt es so lange, bis das
controlirte Signal in die Ruhelage zurückgestellt, dortselbst der Flügelcontact
unterbrochen und daher im Controlapparat der Anker A
von f wieder abgerissen wird. Zur Ingangsetzung dieser
Rückmeldevorrichtungen sind im Mittel zwei Meidinger-Elemente erforderlich. Am
Stativ ist eine Blitzschutzvorrichtung P angebracht,
deren oberer Theil mittels eines Knopfes zum Abheben eingerichtet ist, so dass ohne
Inanspruchnahme des zu controlirenden Signals Stromschluss hergestellt und der
Controlapparat für sich allein geprüft werden kann. Diese Vorrichtungen waren
ursprünglich in viereckigen Holzkästchen untergebracht, werden jetzt jedoch, weil
durch das Verziehen des Holzes Anstände vorgekommen sind, in broncirten Blechdosen
mit eisernen Untergestellen hergestellt, genau so, wie es Fig. 79 S. 250
zeigt.
Textabbildung Bd. 284, S. 266Zettler's Signalcontrolvorrichtung. Eine zweite ähnliche Einrichtung, welche Fig. 83 in der Ansicht
und Fig. 84 in der
Draufsicht darstellt, und die gleichfalls seitens der königl. bayerischen
Staatsbahnen vorgeführt war, unterschied sich von der vorgeschilderten dadurch, dass
der Anker A ein Stahlmagnet ist und durch den Wechsel
der Stromrichtung hin und her gestellt wird. Der Anker A trägt einen cylindrischen Mantel M aus ganz
leichtem, dünnem Blech, auf welchem die vorkommenden Signalbilder an entsprechender
Stelle aufgemalt sind. Die in der Ausstellung gezeigten Apparate der geschilderten
Gattung waren nicht direct mit Signalen, sondern mit den dreistelligen Signalhebeln
eines Centralweichen- und Signalstellwerkes in Verbindung gebracht, wurden aber in
der Praxis bei den bayerischen Staatsbahnen in gleicher Art auch zur Controle der
mit Einfahrtsignalen verbundenen Vorsignale angewendet. Die drei Zeichen, welche der
Controlapparat zeigt, sind nachfolgende:
Textabbildung Bd. 284, S. 266 Davon entspricht das erste der Freilage des controlirten Signalstellhebels
bezieh. einem positiven Strome und ist auf weissem Grunde sichtbar; das zweite
entspricht der Ruhelage des Stellhebels, tritt bei stromloser Leitung vor das
Fenster und ist schwarz auf blauem Grunde gemalt. Das letzte, der Haltlage des
Signalstellhebels und einem negativen Strome entsprechende Zeichen hat einen rothen
Hintergrund; so sind also alle drei Bilder nicht nur in der Form, sondern auch in
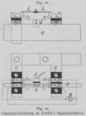
Farbe auffällig unterschieden. Die Contactvorrichtung am Signalstellhebel zeigt Fig. 85 in der Ansicht
und Fig. 86 in der
Draufsicht. Die isolirt am Stellbockgerüste G
angebrachten vier Messingbügel n tragen die beweglichen
Zungen z; letztere werden durch Federn f, f (Fig. 85, in Fig. 86 der Deutlichkeit
wegen nicht eingezeichnet), die in dem Elfenbeinplättchen a eingehängt sind, dauernd nach abwärts gehalten und sind mit der Batterie
B im Sinne des beigefügten Schemas in Verbindung
gebracht. Bei den Umlegungen des betreffenden Signalstellhebels wird auch das
zugehörige Verschlusslineal V nach links oder nach
rechts mitbewegt und dabei gelangt der aus zwei von einander isolirten
Messingstücken L und E
bestehende, an V befestigte Backen links bezieh. rechts
unter die Zungen und da L mit der zum Controlapparate
führenden Leitung und E durch das Eisengestelle mit der
Erde in Verbindung steht, erfolgt ersterenfalls die Entsendung eines positiven,
letzterenfalls eines negativen Stromes, während bei jeder anderen Lage des
Stellhebels, bei welcher der Backen keine Zungen berührt, die Controlleitung
stromlos bleibt.
Textabbildung Bd. 284, S. 267Contactvorrichtung an Zettler's Signalstellhebel.Textabbildung Bd. 284, S. 267Fig. 87.Neumayer's Quecksilbercontact zur Weichencontrole. Für die Controleinrichtungen zu Flügelsignalen oder zu Klappscheiben
benutzten die bayerischen Staatsbahnen ursprünglich Kugelcontacte nach System Henning; jetzt
kommen Fink'sche Quecksilbercontacte, die auch bei den
ausgestellten Anlagen mehrfach benutzt waren und später noch des Näheren zu
besprechen sein werden, sowie jüngster Zeit zumeist die vom königl. Telegraphen
Werkmeister August
Neumayer angegebenen, bei Fr. Reiner in München erzeugten Quecksilbercontacte zur Verwendung.
Diese Vorrichtung, welche in der Collection der königl. bayerischen Staatsbahnen bei
der im Kapitel X erwähnten Henning'schen Druckschiene
zur Weichencontrole angewendet war, besteht aus einem Gusseisengehäuse G (Fig. 87) mit den
angegossenen Befestigungsflanschen FF und dem
aufschraubbaren Verschlussdeckel D. Im Hohlräume von
G befindet sich die zugeschmolzene, mit Flanell
umwickelte Glasröhre B, welche zum Theile mit chemisch
reinem Quecksilber und sonst mit einem Gase gefüllt ist, welches die Oxydation des
Quecksilbers bezieh. die Bildung von Unterbrechungsfunken hintanhalten soll. Zwei
einander nicht berührende, in R eingeschmolzene
Platindrähte werden an die durch je ein Gummirohr eingeführten Zuleitungsdrähte L und L1 angelöthet. Hernach wird der Deckel D mittels dreier tief versenkter Schrauben festgemacht,
ferner der ganze innere Hohlraum bei der Einflussöffnung p mit flüssig gemachtem Wachskitt vollgegossen und schliesslich p gleichfalls durch eine versenkte Schraube
abgeschlossen. Der auf diese Weise gegen jeden Witterungs- oder sonstigen äusseren
Einfluss geschützte Contact wird mittels der Flansche und zweier Mutterschrauben an
dem betreffenden, sich bewegenden Signaltheil – Scheibenhälfte, Semaphorflügel, oder
im Nothfalle einem geeigneten Zwischen mechanismus – befestigt. Die Winkelbewegung
der Vorrichtung soll, damit der Contact sicher wirkt, nicht weniger als 30° und
nicht mehr als 60° betragen; der Leitungswiderstand des Contactes schwankt zwischen
0,3 und 0,5 Ohm.
Textabbildung Bd. 284, S. 267Fig. 88.Bahnhofschlussignal von Fink. Weniger einfach als die bisher betrachteten Signalcontrolvorrichtungen
sind natürlich jene, welche für die zwei- oder mehrflügeligen Bahnhofsabschlussignale (sogen. deutsche Einfahrtsignale) verwendbar sein sollen.
Eine solche von Fink construirte Anordnung war sowohl in
der Sammlung der königl. preussischen Staatsbahnen – ausgestellt durch die königl. Eisenbahndirection Hannover – als in jener der
königl. bayerischen Staatsbahnen vorhanden. Der Zeichengeber – Nachahmer – (Fig. 88), ein an der Wand zu befestigendes
Blechkästchen K, hat ein Fenster, hinter welchem das
Semaphorbild, die Nachahmung des am controlirenden Signal vorhandenen Signalbildes,
sichtbar ist. Die innere Einrichtung, sowie nebenbei die Schaltung lässt sich aus
Fig. 89 ersehen. Der olivenförmige Anker A des Elektromagnetes ist aus magnetisirtem Stahl und
bewegt sich in einer senkrechten Ebene. An der Ankerachse sitzt ein kleines
Winkelstück i mit zwei Krummzäpfchen und der messingene
Anschlagarm m fest. Von i
führen zarte Gelenkstängelchen zu den Semaphorflügeln, welche als zweiarmige Hebel
angeordnet sind. Der Elektromagnet des Nachahmers steht
einerseits mit der Erde E, andererseits durch die
Leitung L mit zwei Batterien B1 und B2 in Verbindung, welche zunächst dem zweiflügeligen
Einfahrtssignale aufgestellt sind. Die zweiten Pole der beiden Batterien stehen mit
dem einen
Anschlusse je einer Contactvorrichtung in Verbindung, deren zweiter Anschluss
schliesslich wieder zur Erde führt. Die Fink'schen
Contacte, welche an den Drehpunkten der Semaphorflügel mittels eines Bügels an dem
Flügel angebracht werden und dessen Bewegungen also mitmachen, bestehen aus einem
dosenförmigen Metallgehäuse mit eingelegter Bodenscheibe aus Hartgummi o. dgl., an
welchem eine – nach Erforderniss auch mehrere – ringförmig gebogene Glasröhre
befestigt ist, in der sich eine angemessene Menge Quecksilber befindet und zwei
Platin drahte eingeschmolzen sind. Letztere werden zu Anschlussklemmen verbunden, die am Dosenboden angeschraubt sind und von welchen
dann isolirte, durch die Dosenwand nach aussen geführte Drähte die Verbindung zur
weiteren Leitung herstellen. In Fig. 89 sind die
beiden Semaphorflügel des zu controlirenden Einfahrtsignals mit F1 und F2 angedeutet und
stellt ersterer den oberen, letzterer den unteren dar. In der Contactvorrichtung des
F1 ist die
Verbindung zwischen Batterie B1 und Erde hergestellt, wenn der Arm normal, d.h.
auf Halt liegt, während der Lage auf Frei hingegen unterbrochen.
Textabbildung Bd. 284, S. 268
Fig. 89.Bahnhofschlussignal von Fink.
Bei der Contactvorrichtung von F2 besteht das verkehrte Verhältniss, da
dort während der Ruhelage die Verbindung zwischen B2 und Erde unterbrochen, dagegen bei der
Schrägstellung des Flügels geschlossen wird. Der Nachahmer gibt sonach die
wirklichen Signalbilder
Textabbildung Bd. 284, S. 268
und zwar das Signal 1 (Halt),
indem die Batterie B1
einen positiven, andauernden Strom nach dem Elektromagnet des Controlapparates
entsendet, wo die Apparattheile die in der Figur dargestellte Lage angenommen und
behalten haben. Wurde am Einfahrtsemaphor das Signal 2
(Frei fürs Hauptgeleis) ertheilt, so ist der
vorhandene Ruhestrom unterbrochen worden und A stellt
sich vermöge des durch den Anschlagarm m vorhandenen
geringen Uebergewichtes senkrecht mit m nach abwärts,
wodurch S1 den Arm f1 hoch zieht. Beim
Signal 3 (Frei für die
Abzweigung) wird B2
wirksam und schickt einen negativ gerichteten Ruhestrom in den Nachahmer, demzufolge
der Anker A sich mit seinem Nordpol n nun nach links hinüber stellt, so dass der Arm m gegen a2 stösst – a1 und a2 haben in erster Linie die Aufgabe, das zu weite
Ueberkippen des Ankers oder längeres Herumdrehen desselben zu behindern – und der
Winkel i um 180° gedreht wurde, wodurch nun f1 hoch gehoben
und f2 45° gesenkt
wurde. Der geschilderte Nachahmer ist also im Wesentlichen dasselbe, wie die
bayerischen Rückmelder für drei Zeichen, aber es liegt ein gewisser Vortheil in dem
Umstände, dass das wichtige Signal Halt an Ruhestrom
gebunden wird – auch die Zettler'schen Rückmelder
werden jüngster Zeit für Ruhestrom eingerichtet – und, dass die Störungen in den
Stellvorrichtungen (Drahtzügen) des Signals, sowie in den elektrischen
Controleinrichtungen sich durch widersprechende Signale am Nachahmer äussern, so
dass der beobachtende Beamte einen solchen Anstand baldigst erkennen kann.
Textabbildung Bd. 284, S. 268
Fig. 90.Rückmelder von Fink.
Allein es ist damit noch immer das eigentlich Wünschenswerthe
nicht erreicht, denn eine unentschiedene Lage der Flügel am Einfahrtsignal oder eine
Störung in der Controleinrichtung soll sich am Nachahmer nicht durch ein falsches Signalzeichen, sondern durch ein bestimmtes, von den regulären Signalen abweichendes
Zeichen darstellen. In diesem Sinne hat Fink dem
geschilderten Signale die durch Fig. 90 erläuterte
vervollkommnete Anordnung gegeben. Es hat nunmehr jeder Flügel des Nachahmers seinen
eigenen Elektromagnet, eine besondere Leitung L1 bezieh. L2 und je zwei Batterien b und B. Demgemäss können beide
Signalstellungen jedes Flügels durch Ruheströme dargestellt werden, indem die
Contactvorrichtungen am Einfahrtssignale doppelte Quecksilbercontacte haben, von
welchen der eine immer mit der zugehörigen Batterie b,
der andere mit der Batterie B in Verbindung steht. Bei
den beiden Signallagen des Flügels ist immer abwechselnd der eine Quecksilbercontact
geschlossen, der zweite unterbrochen. Der Krummzapfen auf der Ankerachse und das
Gelenkstängelchen S1
bezieh. S2 sind nun so
angeordnet, dass durch den positiv gerichteten Strom der Flügel die dem Haltsignal
entsprechende Lage und durch den negativen Strom die der Freistellung entsprechende
Lage erhält. Im Falle andauernder Stromlosigkeit erhält aber der betreffende Flügel
eine dritte Stellung, und zwar stellt sich f1
senkrecht nach aufwärts und f2 unter der gleichen Voraussetzung wagerecht. Die Stromlosigkeit tritt in einem oder im
anderen oder endlich in beiden Elektromagneten nicht allein bei
Leitungsunterbrechungen oder Batteriestörungen ein, sondern auch dann, wenn der eine
oder der andere oder etwa beide Flügel am controlirten Einfahrtsemaphor nicht in
seiner gehörigen Signallage liegt, da in einem solchen Falle vermöge der Lage und
ursprünglichen Einstellung der Contactvorrichtung des Flügels entweder ein
kurzer Schluss der beiden Batterien oder eine Unterbrechung beider
Batterieanschlüsse statthaben wird. Ausser den früher dargestellten drei regulären
Signalzeichen gibt der zuletzt geschilderte Nachahmer noch die weiteren fünf Bilder;
wovon 4 und 5
„Störung oder Halbstellung im oberen Flügel“,
6 und 7
„Störung oder Halbstellung im unteren Flügel“
und 8
„Störung oder Halbstellung in beiden Flügeln“
anzeigt.
Textabbildung Bd. 284, S. 269
(Fortsetzung folgt.)