| Titel: | Eisenbahnwesen. |
| Fundstelle: | Band 267, Jahrgang 1888, S. 344 |
| Download: | XML |
Eisenbahnwesen.
(Fortsetzung des Berichtes Bd. 266 S.
438.)
Mit Abbildungen.
Ueber Eisenbahnwesen.
B) Oberbau (Fortsetzung).
J. W. Post, Ingenieur der niederländischen Staatsbahn in
Utrecht, hat im J. 1884 eine neue Fluſseisenschwelle eingeführt, von der jetzt über
380000 Stück auf deutschen, holländischen, belgischen und französischen Bahnen
verlegt sind und welche in ihrer neuesten, verbesserten Form, wie dieselbe von dem
Hörder Bergwerks- und Hütten-Verein ausgeführt
wird, voraussichtlich allgemeine Anerkennung und Einführung finden wird.Vgl. Revue Universelle des Mines, 1887 Bd. 21 S.
513., II. Serie. Le Génie civil, 1887 S. 342.
The Engineer vom 22. Juli 1887 S. 75. Engineering vom 12. August 1887 S. 185. Organ für Fortschritte des Eisenbahnwesens,
1887 Heft III. S. 108.
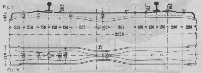
Von dieser Schwelle ist in Fig. 1 ein Längenschnitt,
Fig. 2 eine obere Ansicht, Fig. 3 ein Querschnitt auſserhalb der Schiene, Fig. 4 ein solcher innerhalb derselben, Fig. 5 ein solcher durch die Schwellenmitte und Fig. 6 ein Längenschnitt durch die Sitzstelle der
Schiene gezeichnet.
Fig. 1–2., Bd. 267, S. 344Fig. 3–5., Bd. 267, S. 344 Die Schwelle wurde zuerst ohne die Einschnürung der mittleren Breite
ausgeführt, auch hatte der Abschluſs der Köpfe gleiche Höhe mit dem
Schwellenprofile. Die gezeichnete Form, ist erst seit 1886 eingeführt.
Ganz besonders wichtig ist die Verstärkung des Sehwellenquerschnittes auf eine Länge
von je 300mm unter den Sitzstellen der
Schienenfüſse, welche Verstärkung in der gezeichneten Art, direkt beim Walzen
ausgeführt wird.
Die eisernen Sehwellen anderer Art mit gleichmäſsigem Querschnitte sind unter den
Schienenfüſsen zuerst zerstört worden, weil sie durch die Lochung gegen Anspannungen
in der Längenrichtung und noch mehr gegen Biegungen in der Breitenrichtung gerade an
den Stellen geschwächt werden muſsten, an denen diese Beanspruchungen das gröſste
Maſs erreichten. Auſserdem verliert die Schwellendecke unter den Schienenfüſsen
theils durch Rosten, theils in Folge des Schlingerns und seitlichen Drängens der
Radflanschen durch Eindrücken der Fuſskanten an Stärke, so daſs nach erfolgter
Abflachung des Querschnittes die Zerstörung der Schwelle von den Lochkanten aus
erfolgte.
Fig. 6., Bd. 267, S. 345 Der Versuch, diesem Uebelstande dadurch zu begegnen, daſs an der unteren
Seite der Schwellendecke in der Schwellenachse eine Verstärkungsrippe von 40 bis
50mm Breite 8 bis 10mm Stärke ausgewalzt wurde, ist als ein verfehlter
zu bezeichnen, weil die Lochung durch diese Verstärkungsrippe bei gleichem
Schwellengewichte eine im Verhältnisse der Lochhöhe gröſsere Schwächung des
Querschnittes gegen Längenanspannung ergibt, wenn auch zugegeben werden muſs, daſs
die Abflachung des Querschnittes nicht mehr so leicht eintreten kann.
Eine weit glücklichere Lösung ist die gezeichnete Querschnittsverstärkung der Post'schen Schwellen, da durch sie das Material dahin
vertheilt wird, wo dasselbe nöthig ist.
Die Mehrkosten, welche durch die Verstärkung des Querschnittes beim Walzen entstehen,
beschränken sich auf den Arbeits- und Werthverlust einer gröſseren Zahl von
Ausschuſsstücken, können jedoch bei genügender Einübung und Aufmerksamkeit des
Personales fast auf Null vermindert werden. Eine gleich glückliche Idee ist das
Einschnüren des mittleren Querschnittes, weil dasselbe einen Uebelstand wirksam beseitigt hat. Die
Holzschwellen mit kurzen Köpfen muſsten in der Mitte hohl gelegt, d.h. gar nicht
oder nur wenig unterstopft werden, damit diese Mitten dem Einsinken der belasteten
Enden folgen konnten. Bei gleichmäſsiger Lagerung sanken die Enden tiefer als die
Mitten, wodurch Spurerweiterung entstand.
Die Mitte der eingeschnürten Schwelle sinkt leichter in das Bettungsmaterial ein und
die gleichzeitige Vergröſserung der Profilhöhe auf fast das Doppelte macht die
Schwelle in der Mitte so widerstandsfähig, daſs Längenbiegung und Spurveränderungen
nicht mehr eintreten können. Wenn behufs gleichmäſsiger Unterstopfung eine
horizontale Lage der Schwellenunterkante gewünscht wird, kann die Profilerhöhung
auch nach oben gelegt werden, wie in dem Querschnitt Fig.
5 punktirt angegeben ist.
Die untere, keilförmige Verstärkung der Schwellenunterkanten ermöglicht ein
leichteres Eindringen der Seitenstege in die Bettung, so daſs die Schwellen auch bei
mangelhafter Unterstopfung fast nur auf den Schwellendecken lagern, ferner ist in
Höhe dieser Verstärkung die wirksamste Seitenkraft, welche ohnedies eine Abflachung
der Schwelle erzeugen würde, aufgehoben. Beim Einsinken der Schwelle und bei einer
kleinen Querschnittserweiterung wird der Stützendruck an den äuſseren Keilflächen
der Schwellenränder vergröſsert, dagegen die aufbiegende Wirkung an den inneren
Flächen verkleinert und so eine Abflachung des Querschnittes wirksam verhindert
werden.
Noch besser würde dies bei einem mittleren Querschnitte nach Fig. 7 erreicht werden; es ist jedoch die Ausführung desselben mit
gröſseren Kosten verbunden, so daſs hiervon Abstand genommen werden muſste.
Fig. 7., Bd. 267, S. 346 Die Herstellung der jetzt ausgeführten Einschnürung kostet für 1000k etwa 2,4 M. Die in Fig.
6 gezeichnete Befestigung der Schienen ist ebenfalls eigenartig
ausgeführt.
Die Schraubenbolzen aus Martin-Stahl füllen mit je einem
länglichen rechteckigen Ansätze, dessen Kanten stark abgerundet sind, die
entsprechend geformten Löcher der Schwelle aus. Die gezeichnete Stellung entspricht
der normalen Spurweite. Durch Drehen der Bolzen um 180° an einer oder beiden
Schienen kann eine Spurerweiterung von 8 oder 16mm
ertheilt werden.
Die aus Schmiedeeisen oder ausgeglühtem Stahl gepreſsten Krempplatten umfassen von
auſsen und seitwärts je einen zweiten quadratischen Absatz ihres Bolzens. Sie sind
an ihrer Oberkante verzahnt. Eine entsprechende Verzahnung haben die unteren
Seiten der Muttern und beide horizontale Flächen der aufgespaltenen Federringe. Die
Zähne stehen so, daſs sie beim Anziehen einer Mutter über einander hinweggleiten,
jedoch eine Rückdrehung durch Eingreifen verhindern. Es fehlt jede Angabe, auf
welche Art die Verzahnung beim Losschrauben, z.B. zum Auswechseln von Schienen,
auſser Eingriff gebracht werden kann.
Das Gewicht der Schraube mit Mutter ist 0k,5,
dasjenige der Krempplatte 0k,4. Die Kosten der
Befestigung sollen nicht ganz 80 Pfennig für eine Schwelle betragen.
Die Schwellen selbst sind in 3 Längen, von 2,55, 2,6 und 2m,65, angewendet, je nach dem Bettungsmaterial,
und haben entsprechend ein Gewicht von 50, 52,5 und 55k.
Es sind bei der niederländischen Bahn Versuche mit verschiedenen Oberbauarten
angestellt worden, welche, so viel sich dies nach 4½ jähriger Dauer beurtheilen
läſst, entschieden zu Gunsten des Post'schen Oberbaues
ausgefallen sind.
In Vergleich wurden gestellt:
1) Als Grundlage der Versuche dient der Normaloberbau mit Eichenschwellen. Es sind
1120 besonders ausgewählte Schwellen von 2m,6
Länge und 280mm Breite im J. 1881 mit der Rinde
verlegt worden. Unter den Schienenfüſsen ist die Rinde entfernt und sind die
Schwellen auf 100mm Breite gerade abgearbeitet.
Die Stahlschienen haben 38k Gewicht für 1m.
2) 4133 Stück Schmiedeeisen-Schwellen, Profil Vautherin,
von 40k Gewicht das Stück, liegen seit 1881. Die
Länge ist 2m,35 bei 235mm Lagerbreite. Die Neigung 1 : 20 der Sitzstellen
ist durch Aufbiegen der Enden hergestellt, welche letzteren durch Umbiegen der Decke
abgeschlossen sind. Das Schienengewicht ist 38k
für den laufenden Meter.
3) 4001 Stück Schmiedeeisen-Schwellen, Profil Vautherin,
von 47k,5 Gewicht das Stück, liegen seit 1882. Die
Länge ist 2m,50 bei 220mm Lagerbreite. Die Neigung 1 : 20 ist durch
Aufbiegen der Sitzstellen und Zurückbiegen der Enden hergestellt. Die letzteren sind
durch eingenietete Winkeleisen abgeschlossen; auſserdem sind noch 2 Querwinkeleisen
nahe der Schwellenmitte eingenietet. Die Stahlschienen wiegen ebenfalls 38k für den laufenden Meter.
4) 2089 Stück weiche Stahlschwellen, Profil Haarmann,
wie dasselbe auf den preuſsischen Staatsbahnen eingeführt ist, von 250mm Lagerbreite und 50k Gewicht das Stück, liegen seit 1883. Die Länge ist 2m,5. Die Neigung 1 : 20 ist wie bei den
letztgenannten Schwellen, jedoch der Endabschluſs durch Umbiegen der Schwellendecke
ausgeführt. Das Schienengewicht ist auch hier 38k
für den laufenden Meter.
5) 2090 Stück weiche Stahlschwellen wie vorstehend, jedoch von 52k Gewicht das Stück und mit noch 2
Querabsteifungen aus -Eisen nahe der Schwellenmitte, liegen seit 1883.
6) 11680 Stück weiche Stahlschwellen, Profil Vautherin,
von 220mm Lagerbreite, 2m,600 Länge und 43k,4 Gewicht das Stück, liegen seit 1884. Die Neigung 1 : 20 ist gepreſst
nach dem Systeme Hösch-Lichthammer und der Endabschluſs
durch Umbiegen der Decke hergestellt. Die Stahlschienen wiegen 33,7 oder 38k für den laufenden Meter.
7) 47338 Stück weiche Stahlschwellen, Profil Post, mit
verschiedenem Querschnitte, jedoch ohne Einschnürung der Mitte, mit einer
durchgehenden Breite von 235mm, sonst wie die oben
beschriebenen Schwellen, liegen seit 1884 und 1885, und weitere 50000 Stück seit
1886. Die Länge ist 2m,55 und 2m,65 in Curven u.s.w., und das Gewicht 50 oder
55k. Das Gewicht der Stahlschienen ist 33,7,
38 oder 40k für den laufenden Meter.
8) Eine kleinere Anzahl weiche Stahlschwellen wie die vorstehende, jedoch nach Fig. 7 in der Mitte vollständig eingeschnürt bis die
Profilkanten zusammenstoſsen, liegen als Versuch seit 1886 und 1887.
9) Wie vorstehend, jedoch nach der Zeichnung Fig. 1
bis 5.
10) Wie vorstehend, jedoch mit gerader Schwellenunterkante, wie dies in Fig. 5 oben skizzirt ist.
Von der Gesammtzahl der seit 1863 in Betrieb genommenen Metall: schwellen ist bis
jetzt kein Stück aufgenommen worden.
Gleichzeitig mit diesem Versuche ist die Schienenbefestigung einer Untersuchung
unterzogen worden.
A) Beim Legen 1880, 1883 und 1884 sind excentrische Eisenbolzen von 0k,48 Gewicht das Stück und 19mm Bolzenstärke bei den unter 2, 4, 5 und 6
vorstehend angeführten Oberbauten angewendet worden, welche Spurerweiterungen von 0,
2, 4, 6, 8, 12, 14 und 16mm durch Anwendung in
anders gedrehter Stellung gestatteten. Die eisernen Krempplatten hatten 0k,23 Gewicht das Stück, und es kamen Federringe
(Verona) von 5mm Höhe zur Verwendung.
B) Beim Legen der oben unter 3 angeführten Schwellen im J. 1882 kamen Stahlbolzen wie
die vorstehenden Eisenbolzen, jedoch mit gebohrten Muttern (System Ibbotson), zur Verwendung, mit Krempplättchen aus Eisen
und einer Sicherung nach dem Systeme Roth und
Schüler.
C) Beim Legen von Ende 1884, 1885, 1886 und 1887 für die unter 7, 8, 9 und 10 oben
angeführten Oberbauten ist die in Fig. 6 gezeichnete
und dort beschriebene Schienenbefestigung angewendet. Diese Befestigung ist nicht
patentirt, kann demnach auch anderwärts versucht worden.
Die verschiedenen angeführten Oberbausysteme sind nicht nur sorgfältig gelegt, so
daſs die Schwellen keine Verbiegung erlitten hatten, sondern auch, besonders in der
ersten Zeit, mit peinlicher Aufmerksamkeit unterhalten und beobachtet worden, indem
alle 4 Tage die Kosten des Hebens, Richtens und Stopfens und der Untersuchung der
Befestigungstheile notirt werden muſsten. Jedes gebrochene oder beschädigte Stück der Befestigung
u.s.w. wurde sofort nachgewiesen. Es liegen bis jetzt nur Resultate über die
Oberbauten unter 1 bis 7 vor. Dieselben liegen in 21 Strecken, von denen 12 auf der
Linie Lüttich-Limburg mit schwersten Locomotiven von 50t und schwersten Achsen von 13t,5
befahren werden.
Das Stopfmaterial besteht aus Asche, Sand und Kies. Auf den anderen Versuchsstrecken
fahren Locomotiven von 68t mit Achsen von 13t,9 und Züge im Maximum von 1000t Gewicht. Die gröſste Geschwindigkeit für alle
Linien ist 75km in der Stunde und die Zahl der
Züge wechselt zwischen 14, 25 und 29 für den Tag. Der mittlere Lohn eines
Bahnarbeiters ist 1,75 M.
Die Unterhaltungskosten der meist beanspruchten Strecken erreichen in keinem Jahre
1,60 M. und betrugen im J. 1887 höchstens 1,06 M. für 1 Tag und 1km. Selbst bei den im sumpfigen Terrain liegenden
5 Strecken mit dem Oberbau ad 3 oben sind die Durchschnittskosten für 1 Tag und 1km nur 74 Pf. und für das Jahr 1887 nur 76 Pf.
Diese Strecken haben gleiche Dienstverhältnisse mit dem Holzschwellenoberbau (ad 1
oben), dessen Unterhaltungskosten im Durchschnitt für 7 Jahre nur 48 Pf. und für
1887 51 Pf. für 1 Tag und 1km betragen.
Die Durchschnittskosten für den Post'schen Oberbau (ad 7
oben) betrugen für 3 Jahre bei fast gleichem Dienst nur 5,12 Pf. und im J. 1886 als
Maximum 6,25 Pf. für 1 Tag und 1km.
Ueber die neueren Ausführungen (ad 8, 9 und 10 oben) liegen noch keine ausreichenden
Resultate vor, es kann jedoch nach dem Verhalten derselben seit ihrer Verlegung fast
mit Bestimmtheit vorhergesagt werden, daſs sie die letztgenannten Resultate noch
übertreffen werden.
Bei den billigen Stahlpreisen im J. 1886 ist zwischen Tilburg und Breda versuchsweise
ein Mustergleis gelegt. Die Schienen haben 138mm,7
Höhe, 12m Länge und 40k Gewicht für den laufenden Meter. Auf eine Schienenlänge kommen 14 Post'sche Schwellen, wie oben gezeichnet, jedoch von
60k,2 Gewicht das Stück. Die
Befestigungsschrauben haben 25mm Schaftstärke.
Dieser Oberbau wiegt 159k und kostet 15,11 M. für
1m frei Breda ohne Verlegen. Er soll sich
gegenüber allen oben angeführten Versuchsstrecken sehr sanft befahren.
(Fortsetzung folgt.)