| Titel: | Herstellung einer zusammengesetzten Kurbelwelle ohne besondere Werkzeugmaschinen. |
| Fundstelle: | Band 260, Jahrgang 1886, S. 298 |
| Download: | XML |
Herstellung einer zusammengesetzten Kurbelwelle
ohne besondere Werkzeugmaschinen.
Mit Abbildungen.
Wheeler's Herstellung einer zusammengesetzten
Kurbelwelle.
N. W.
Wheeler beschreibt im Engineer, 1884 B. 58 * S. 145 ein Verfahren der
Herstellung einer groſsen Schiffskurbelwelle aus Theilen von verschiedenem Material
(vgl. 1886 259 * 533) ohne die Benutzung von besonderen
Werkzeugmaschinen zur Bearbeitung. Die Zusammensetzung und die Hauptabmessungen
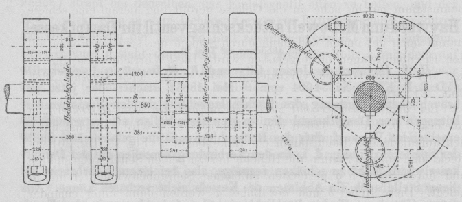
dieser Kurbelwelle sind aus den nachstehenden Abbildungen zu entnehmen.
Textabbildung Bd. 260, S. 298 Die Zapfen sind aus Stahl, die Kurbelarme aus Schmiedeisen, die
Gegengewichte aus Guſseisen und an den Kurbelarmen mit Schrauben angebolzt. Die
hauptsächlich bei der Bearbeitung benutzte Maschine war eine Planscheibendrehbank
von 1m,83 Scheibendurchmesser, auf welcher die
Kurbelarme gebohrt und abgedreht wurden. Die Drehbank selbst wurde vor der
Inangriffnahme der Arbeit auf ihre Genauigkeit geprüft und die gefundenen Abweichungen ausgeglichen. Die
Kurbelzapfen sind mit doppelten Sitzen versehen, welche beide auf Anzug abgedreht
sind. Hierbei ist es aber nöthig, in den Kurbelnaben, da, wo die beiden Sitze auf
einander stoſsen, kleine Aussparungen zu lassen für das beim Zusammenziehen der
Theile zurückgedrängte Oel u.s.w. Die für das Zusammenziehen angewendete Presse
bestand aus zwei 0m,3 starken Schraubenbolzen mit
entsprechenden Querriegeln. Der Schraubenschlüssel wurde durch einen Rammbär
angezogen. Nach dem Zusammensetzen schlug nur der vordere Zapfen um nicht ganz 0mm,1. (Vgl. auch das Schmieden von Schiffskurbelwellen 1882 243 *
102. 1885 257 * 349.)