| Titel: | Elektrische Deckung von Drehbrücken. |
| Fundstelle: | Band 256, Jahrgang 1885, S. 351 |
| Download: | XML |
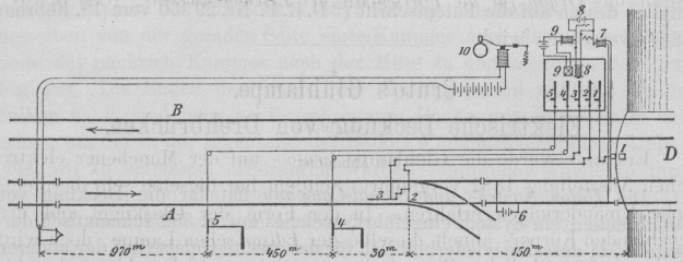
Elektrische Deckung von Drehbrücken.
Mit Abbildung.
Elektrische Deckung von Drehbrücken.
Die Union Switch- und Signal-Company hat für die Deckung
von Drehbrücken ein System eingeführt, welches auf S. 352 schematisch dargestellt
ist; dasselbe wiederholt sich für das zweite Geleise auf der anderen Seite der
Drehbrücke D in genau gleicher Weise.
Der ganze Apparat besteht zunächst aus dem Brückenriegel 1 nebst Hebel 1, welcher nur nach völligem
Schlusse der Brücke bewegt werden kann, durch deren geringste Bewegung aber
verriegelt wird. Der Schluſs des Brückenriegels gibt den Hebel 2 für die Stellung der Entgleisungsweiche 2 frei, welche 150m
vor der Brücke D liegt und deren Schlieſsung auf das
Hauptgeleise den geschlossenen Brückenriegel verriegelt. Ist also die Weiche für das
Hauptgeleise gestellt, so ist die Brücke unbeweglich. Durch die Weichenstellung auf
das Hauptgeleise wird die vor der Weiche liegende Saxby und
Farmer'sche sogen. Pedalschiene 3 nebst Hebel
3 frei gegeben, mittels deren der ankommende Zug
die etwa auf halb gestellten Zungen der Entgleisungsweichen fest anlegt. Die
Einstellung der Pedalschiene 3 auf Weichenschluſs
verriegelt die Weiche auf das Hauptgeleise und gibt das Weichenortssignal 4 frei, das vorher auf „Gefahr“ verriegelt war
und dessen Stellung auf „freie Fahrt“ einerseits die Pedalschiene 3 festriegelt, andererseits das Vorsignal 5 aus der verriegelten Stellung „Gefahr“ auf
„freie Fahrt“ verstellbar macht; dessen Umstellung verriegelt ferner das
Ortssignal und es ist
schlieſslich nur das Vorsignal beweglich. Es ist noch möglich, daſs, wenn ein Zug an
dem Vorsignale vorbeigefahren und in die Weiche gelangt ist, die Rückstellung der
Hebel zu früh begonnen wird, wodurch dann ein Theil des Zuges in die Entgleisung
geführt werden kann.
Es ist daher vorgesehen, daſs die erste Achse, welche die Weiche durchfährt, die
Pedalschiene 3 nebst Hebel 3 so verriegelt, daſs sie und folglich auch die Weiche 2 selbst nach Rückstellung der Signale 4 und 5 nicht eher bewegt
werden kann, bis die letzte Achse auf die Brücke gerollt ist. Zu dem Zwecke ist an
ein isolirtes Geleisstück zwischen Weiche und Brücke eine schwache Batterie 6 angeschlossen, welche durch die Schienen und den
Stromkreis des Elektromagnetes 7 den Stromkreis des
Elektromagnetes 8 schlieſst und dadurch eine zweite
Verriegelung des Pedalschienenhebels 3 frei hält. Rollt
eine Achse auf das isolirte Geleisstück, so wird die Batterie 6 kurz geschlossen, der Elektromagnet 7 verliert den Strom, wodurch der Stromkreis 8 unterbrochen und die Verriegelung der Pedalschiene
3 eingerückt wird. Diese wird erst dann durch 6 wieder gelöst, wenn die letzte Achse das isolirte
Geleisstück nach der Brücke zu verlassen hat. Um die Verriegelung von 3 aber auch unabhängig vom Geleise einrücken zu können,
ist an den Stromkreis 8 noch der Ausschalter 9 angeschlossen, dessen Strom mittels Magnet 9 den Stromkreis 8
schlieſst. Endlich befindet sich 1600m vor der
Brücke D gleichfalls ein isolirtes Geleisstück, dessen
Berührung durch die erste Achse den Strom der Weckerglocke 10 schlieſst und so dem Signalwärter den kommenden Zug anmeldet.
Textabbildung Bd. 256, S. 352 Wie oben gesagt, befindet sich dieser ganze Apparat für das zweite Geleise
B oder bei Vorhandensein nur eines einzigen Geleises für die andere Fahrrichtung auf
der anderen Seite der Brücke. Kommt nun ein Zug von A,
so gibt derselbe zuerst das Wecksignal an 10. Kann der
Wärter nun wegen geöffneter Stellung der Brücke den Hebel 1 für den Riegel nicht bewegen, so sind demselben auch alle anderen Hebel
festgestellt und der Zug findet „Halt“ am Vorsignale, läuft in die offene
Entgleisung, wenn dieses Signal und das Ortssignal 4
nicht beachtet wird. Der Sturz in die Brücke kann also auch von einem nachläſsigen
oder böswilligen Führer nicht erreicht werden. Ist die Brücke aber geschlossen, so kann der Hebel 1, aber nur dieser allein bewegt werden, wodurch die
Brücke verriegelt und die Fahrstellung der Weiche 2
ermöglicht wird. Diese verriegelt wieder den Hebel 1
und gibt die Pedalschiene frei, welche ihrerseits die Weiche verriegelt und das
Ortssignal 4 frei macht. Durch dessen Fahrstellung wird
der Hebel 5 verriegelt und das Vorsignal 5 beweglich, dessen Stellung schlieſslich 4 und damit alle vorhergehenden festlegt. Findet also
der Zug bei seiner Ankunft das Vorsignal auf freie Fahrt, so muſs alles in Ordnung
sein. Böswillige Rückstellung der Hebel 5, 4, 3 und 2, während der Fahrt von 5
nach 4, kann den Zug nun zwar noch in die Entgleisung
führen; ist aber die richtig stehende Weiche einmal zurückgelegt, so ist wegen der
Verriegelung von 3 und damit 2 und 1 durch 6,
7 und 8 selbst dem Böswilligen die Oeffnung
der Brücke während der Fahrt von 2 zur Brücke unmöglich
gemacht. Der Sturz in die offene Brücke ist somit unter allen Umständen
ausgeschlossen. (Nach der Railroad-Gazette, 1884 S. 273
durch das Organ für die Fortschritte des
Eisenbahnwesens, 1885 S. 107.)